桐乡农科所应浙江省数字畜牧应用发展规划,要求要强化湖羊发源地理标识,提高湖羊品牌知名度,扩大湖羊育种发展。桐乡作为国内湖羊的重要原产地和养殖第一大县,聚焦湖羊地方特色产业发展需求,上线“兴羊富民”应用并助推富民产业。安徽瑞佰创物联科技有幸参与桐乡农科所数字农场试验基地共同研讨“兴羊富民”的发展计划,通过科学规范化养殖,建立标准化养殖管理体系,落实追溯养殖过程及监督,实现对育种、繁育、防疫、追溯等全流程化、数字化管理的目标。

按照桐乡农科所需求计划,安徽瑞佰创物联科技依据《数字种羊管理系统合同》、《数字种羊管理系统方案》和《数字种羊管理系统需求说明书》的相关要求为浙江省桐乡农科所数字农场试验基地开发了符合当地养殖环境和需求的湖羊管理系统。PC端相关羊只管理功能可以轻松实现湖羊养殖的信息化管理,通过湖羊产业大脑的后台大屏显示,方便管理人员快速了解桐乡地区的乡、镇、村的养殖情况,搭配我司开发的移动端程序,在人力分配方面也大大提高了工作效率,一个人就可以实现对一个养殖场的羊只信息录入和羊只健康管理。

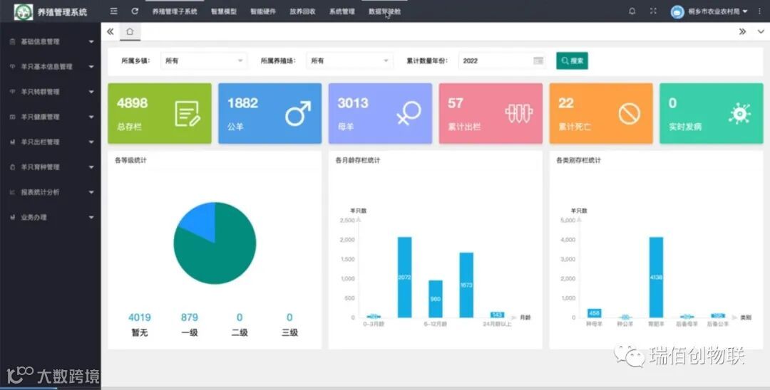
1、软件验收——PC端
包括基础信息管理、羊只基本信息管理、羊只转群管理、羊只健康管理、羊只出栏管理、羊只育种管理、报表统计分析、业务办理、预警配置管理、通知管理、传感器管理、用户管理、角色管理、日志管理和管理驾驶舱。

2、移动端
包括养只基本信息管理、羊只健康管理、羊只育种管理、羊只转群管理、羊只出栏管理、预警信息管理、通知信息管理和系统控制。

3、硬件验收
包括电子耳标、耳标钳、手持终端PDA46、体尺测量设备、羊只系普窝称、移动式盘点通道、羊只转栏称重车。
(1)电子耳标

(2)手持终端PDA46

(3)羊只系谱窝称
智能系谱窝称针对有RFID标识的羔羊进行称重,得到羔羊耳号、重量数据,并与母号关联完成系谱信息。

(4)羊只转栏称重车
转栏车结合RFID射频识别技术和动态称重技术于一体,可在转栏过程对羔羊进行精准个体称重或群体平均称重,并自动上传相关数据。

(5) 移动式盘点通道
盘点通道利用RFID技术,用于大批量牲畜转群、出栏、配种检测等日常业务操作,提高工作效率和准确性。

(6)体尺测量设备
根据现场情况勘察,对每一只羊的体重量、体尺数据自动采集、存储、分析,进而计算出该个体的日增重情况、体尺增长等情况。

桐乡作为“兴羊富民”的试点城市,该项目也将成为我司在全国政府畜牧数字化转型的典型案例,共同建立标准化养殖管理体系,实现“一个码、多场景、一张图”管理,助推产业兴旺向强村富民跃升向共同富裕蝶变。未来也期待与全国更多的畜牧大县一起共建畜牧养殖、屠宰管理平台,实现畜牧数字化转型、食品安全溯源的共同目标。
安徽瑞佰创物联科技与浙江省桐乡农科所数字农场试验基地合作的数字湖羊系统建设项目成功验收,也标志着桐乡“兴羊富民”的第一期合作完美落幕。后续第二期合作也在筹划中,未来可期。