创瑞云通讯管理平台3.0( www.cr6868.com)于今年6月底正式上线。
用户纷纷提问:新平台的运行速度会不会更快?界面操作上是否有变化?上线了哪些新功能?笔者今日就为大家做一次集中解答啦!(ღ( ´・ᴗ・` )比心)

站在技术角度,本次新平台采取了前后端分离技术,使平台运行速度提升数倍,采取集群、负载均衡等技术使得服务高可用,24小时不间断提供服务。
数据存储方面,新平台采用了高可用、分布式等多种技术手段,使得数据读写的速度、安全性等多方面得到极大的提升。

与此同时,新平台优化了界面、内容和体验三大部分,融入了精准发送、使用向导、行业模板和接口文档在线测试等功能,获取信息、接口对接更加便捷,为用户带来极致体验。
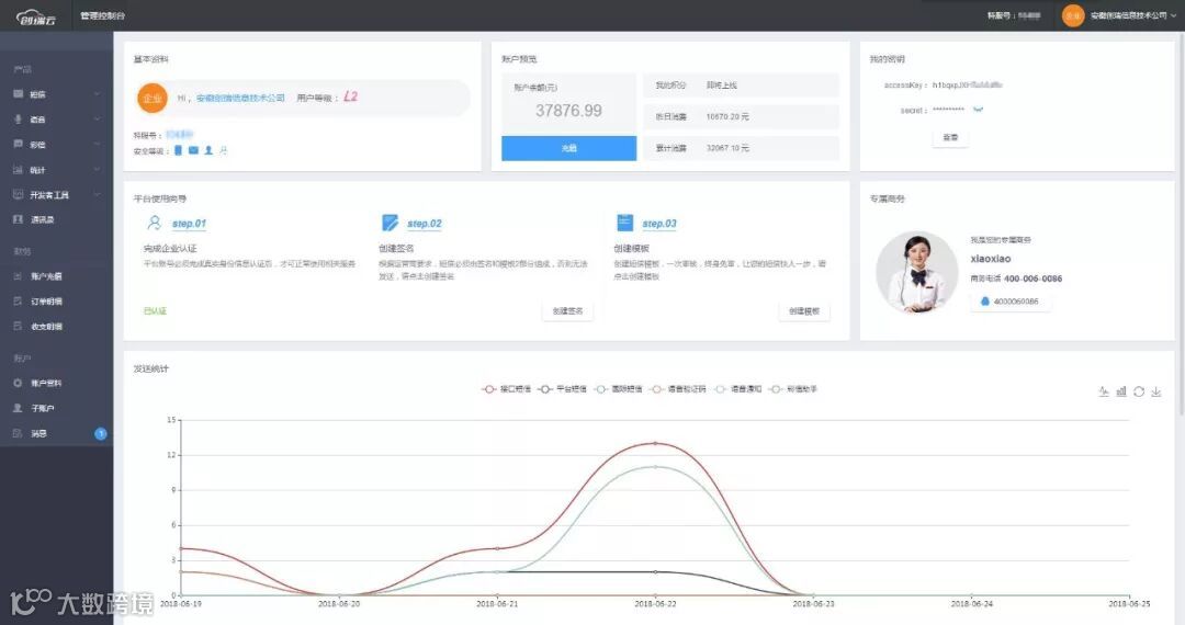
新平台对界面全新升级,以品牌色为基调,设计简洁而不失时尚感。

管理控制台大气而直观,分为三部分功能:产品(管理云产品)、财务(充值、订单、收支)、账户(资料设置、子账户)。最大化展现信息的方式,使用户获取内容的时间成本大大降低。
新版本新增“精准发送”功能,用户可自主选择通讯传输中发送的类别和地域,让您的信息在一分钟即时发送,一瞬间万人传播的同时,营销更精细化,以满足您的低耗高效需求。

同时,我们也为您提供了可参考的行业模板,有助于您取其精华,编辑出更吸引人、更个性化的短信文案。
新版本增添了平台使用向导、接口文档在线测试和子账户等功能。

降低了用户认知、学习、操作平台成本,实现了更快捷地短信接入,填写接口参数值即可达到测试目的,同时,子账户模块被独立设定,使得通讯账户的管理情况清晰了然。
更多详情,请浏览创瑞官方网站(www.cr6868.com),创瑞,期待您的关注!

安徽创瑞信息技术有限公司,自2005年成立以来,专注短信行业13年,赢得16万企业用户的信赖,业务覆盖全球231个国家与地区。
自主研发短信平台,国家专业认证,正规的电信许可商,专业短信平台、短信接口服务,以质保证!


