园区科学决策三部曲:多源数据聚合、精准研判模型、多维专题呈现。
但随之而来的问题是:
数据从哪儿来?
如何让数据产生价值(即:建立科学的指标体系)?
不同决策层的差异化诉求又该怎么满足?

BiPark 运营看板可以很好地解决如上难题:
1、内置数据源,自动获取90%以上客户数据,如企业工商、股东、人力资源等实时数据,形成详实的客户画像;
2、构建围绕园区产业发展、招商、资产经营、服务4大主题涵盖50+园区运营核心指标体系;
3、为单一园区、集团总部或区域管委会,以及园区各部门各层级的管理者提供差异化的决策看板;
做到有数据、有指标、有应用,才能真正帮助园区管理者深入了解园区运营现状,掌控现在、评价过去、规划未来!
园区管理者的“掌上晨报”
科学决策,唯“快”不破。
BiPark 运营快报定期推送,让园区管理者瞬息之间就能全面、精准了解园区当前实时运行状态,并迅速注意到预警事项,高效做出决策,真正体现“互联网速度”。

集团总部和区域管委会则可以轻松查看分布在全国乃至全球,各个省市园区当前的运营状态,实现多分园、多基地的统筹管理。
全面掌握园区实时运行状态
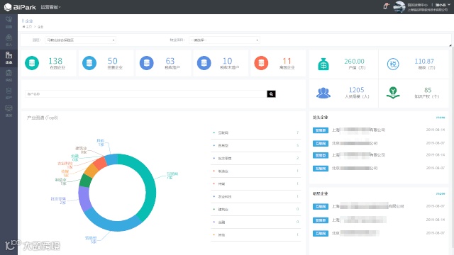
产业发展:产业集群情况一目了然
围绕园区的主导产业、呈现产业链各环节上下游企业集聚情况,产业分布、经济贡献等指标,让管理者轻松掌握目前园区的产业发展现状,为今后统筹招商提供科学依据。

园区招商:助力科学制定招商战略
通过招商漏斗,帮助园区管理人员及时洞察重大招商项目进展动态,统筹园区整体招商方向,加速重大项目落地。

资产经营:实时了解园区资产经营现状
随时掌握园区土地、项目、楼宇、房间等资源的利用情况,进行精准的销控分析,呈现实时的收缴率和应实收金额,准确预测近期可用资源,提醒预招商,提升出租率。

园区服务:实现园区服务效能提升
专业化服务运营需要数据支撑,查看企业服务诉求变化趋势、服务处理效能以及增值化收益,为园区优化服务资源配置,提升服务能效提供依据。

基于电子沙盘呈现园区发展全貌
基于地图展示园区当前的功能区域规划、服务配套、产业集聚、企业分布、重点项目、龙头企业、经济贡献等方面的关键指标。
可在写字楼大厅、展厅、会议室等场所放置数据大屏,在招商推介、行业交流、领导来访时,全面呈现园区规划蓝图、核心优势、配套资源和发展趋势,增强园区的品牌影响力。

让数据真正产生价值
数据自动归集:内置数据源,实现自动建库,全面集成空间、招商项目、企业、人才、服务、资源、合同、费用、智能硬件等多条线、碎片化数据,为园区运营动态的持续更新提供支撑;
内置指标体系:围绕产业发展、园区招商、资产经营和园区服务,构建了全面科学的四大主题核心指标体系,涵盖50+园区运营指标;
精准决策应用:通过维度设定、权限设置,精准满足单一园区、集团总部或区域管委会,以及园区各部门各层级管理层的差异化决策需求。


