
金色九月,秋韵荡漾,全国各地高校陆续开学。高校通过信息化手段,扛起迎新、返校的支撑保障工作,做好师生在校的全生命周期覆盖和场景联动,确保校园安全可防可控。
众所周知,在高校日常的教学、科研、管理、服务中,数据正在扮演着愈发重要的角色,基于数据的新场景、新应用、新需求也随之爆发,智慧校园加速开启新局面。智慧校园建设的一小步,可能是社会未来发展的一大步。未来五年,教育信息化在推动教育现代化发展进程中必将发挥更为重要的基础性、引领性作用。
作为数字化领域的开创者和持续领导者,亿信华辰在教育行业深耕多年,目前产品应用于清华大学、 北京交通大学、北京科技大学、国防科技大学、电子科技大学、天津财经大学、华南师范大学、湖北大学等高校,提供数据分析、数据治理服务,助力实现数据化、网格化、协作一体化的教学、科研、管理和生活服务。
清华大学数据分析平台通过大数据的综合应用,建立对各项教育和管理工作的分析和判断,应用到实际工作中,从各个方面推动学校全面创新。主要基于“学生”、“教师”、“办学条件”三块业务,进行分析和统计。
通过全方位、快速、生动的展示学生的总和特征,涵盖生源信息、成绩分析、选课情况、日常行为特征等,同时挖掘出影响学业成绩的各项因素,用于教学管理决策参考。
通过对教学数据、教学效果、考勤记录、个人数据、管理数据进行综合分析,建立科学的、真实客观的教师绩效评价体系,改变传统人为评价的主观性,让大数据选出真正优秀的教师。
通过对宿舍分配、教室使用、网络消耗、食堂消费、图书馆利用等办学条件进行综合分析,建立各资源利用率指数,实现数据可视化,引导管理工作的精细化和管理的扁平化。

高校信息化的建设与发展不断更新迭代,已形成了“人、财、物”为管理对象的各种业务管理系统,也因此积累了海量的业务数据。但传统的各业务系统建设或多或少都有各自的数据分析与展示后台,由于系统之间的壁垒,数据无法实时共享,导致数据的分析展示作用、查看权限受限。
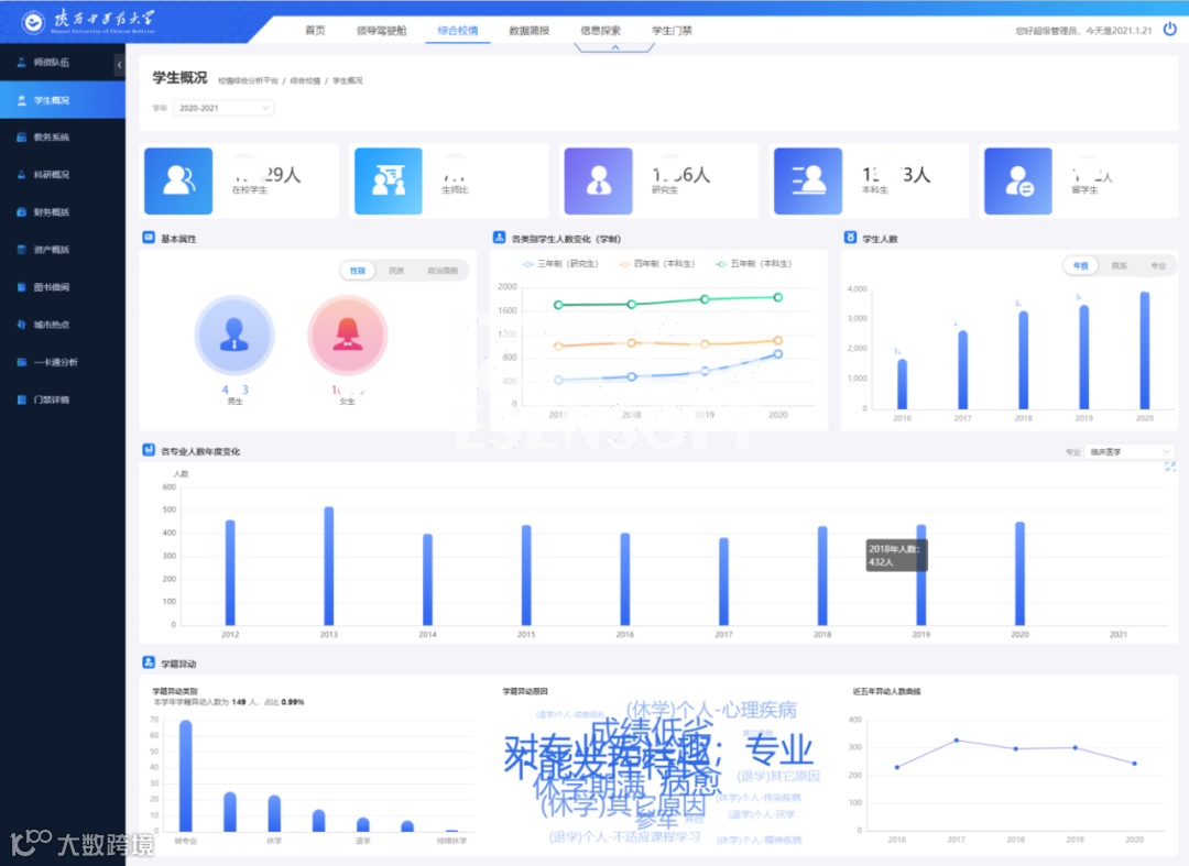
陕西中医药大学利用亿信ABI建设了统一的校情综合分析平台,涉及内容包括首页、领导驾驶舱、综合校情、数据简报、信息探索和学生门禁等各项内容。通过数据化运营改进数据收集和管理方式,用数据驱动业务,对业务数据进行可视化分析,以提升学校管理水平和服务能力。
在综合校情查询与主题分析角度,对教务教学、科研、资产、财务、人事与学生管理、一卡通等业务,进行结构、趋势、分布等综合分析,让各级领导一屏在手,掌握全局,多种指标实时随地呈现,助力科学决策。



为辅助校领导在宏观层面掌握校园数据,分别从招生就业、学生工作、国有资产、图书典藏、科研成果、后勤服务、发展规划、财务、教务、人事以及全校核心数据等11个方面全面展示有效信息,并且横向覆盖各学院及各部门的数据信息和工作内容。通过对接校方数据中心保证数据事实的准确性、及时性,为管理团队科学决策提供了有效的数据支撑。



基于亿信ABI软件,中山大学打造可视化大屏项目,可以全局掌握整个学校的学校概况、师资队伍、教学资源、科学研究、学生发展、就业情况和日常运营情况。通过师生分析,来展现学校的整体的实力,对校内师资力量进行全局展示。通过院系分析,实时掌控院系整体建设情况。通过专业建设分析,掌控全校一流专业设点,双一流专业的获奖情况,体现校内校外优势专业的整体实力。



通过亿信华辰数据采集软件i@Report和数据分析软件亿信ABI,中山大学开发了一表通系统,面向师生采集数据,审核、发布、归档,打通各业务部门数据壁垒,完成数据可视化展现,为决策层提供数据决策支持,实现数据价值。
中山大学一表系统具有校情分析 ,办学效益, 数据查询等内容,不同业务部门登录后,可快速掌握校情各项指标和学校运行现状,查询全校共享数据,获得业务数据等。该平台上线以后,中大各业务部门直接登录该平台即可进行数据的录入填报,数据统一采集之后,大大减少了数据采集的流程和人员投入;各业务部门以及校领导也可直接登录系统查阅共享数据,不仅可快速掌握全校校情现状,还能基于数据的可视化呈现提供实时决策支撑。

本项目总体需求主要分为以下四类:数据集市规划,校情辅助决策,自定义主题建设,以及权限体系的建立。
数据集市规划会对各类数据进行标准的制定,并基于此标准进行数据的建模,然后基于此标准获取相关数据。校情辅助决策内容与自定义主题则是对数据仓库内容进行展现,包含了学生,教师,资产等业务主题,通过对统计图、地图、钻取、分析报告、拖拽式多维分析,数理统计模型等多种展现手段的综合利用,来全面展现业务主题内容。最后还需要对平台的权限进行合理的规划与划分,形成严谨的权限体系。
基于科学的信息资源标准,严谨的数据管理体系,对各类基础数据进行合理整合,形成数据仓库各类业务分析主题。本平台功能划分可以分为学生、教师、教学、资产、财务5个功能模块,每个模块下有多张分析报表,对该类业务主题进行全方位分析,于此同时,还包括2个自定义主题,该业务主题将在项目实施过程中由实施方与校方共同建设完成。

研究生安全预警与服务系统是基于一卡通、门禁、上网信息以及研究生基本信息的数据进行加工处理,分析得到学生的在校情况,以便学校更好的对学生安全进行管理。主要包括:实际不在校学生预警、应在校学生列表、学生异常状态预警、关注类学生异常列表以及邮件推送。
研究生安全预警与服务系统根据基础数据通过科学的建模与数据统计方法的应用,对不在校人员进行管理并掌握存在安全隐患的学生信息;管理者通过对异常数据的占比作为考核指标,对辅导员的学生管理工作进行监控与考核,同时通过邮件及短信提醒等方式为管理人员提供更人性化的数据推送服务。


