
较而言,PMM监控更加全面,安装配置也更加简单。
一、Server端安装
server端安装非常简单,采用docker的方式来部署。
1.拉取镜像
docker pull percona/pmm-server:latest
2.创建PMM数据容器
docker create \
-v /opt/prometheus/data \
-v /opt/consul-data \
-v /var/lib/mysql \
-v /var/lib/grafana \
--name pmm-data \
percona/pmm-server:latest /bin/true
3.创建PMM服务器容器
docker run -d -p 80:80 \
--volumes-from pmm-data \
--name pmm-server \
-e SERVER_USER=test \
-e SERVER_PASSWORD=test \
-e ORCHESTRATOR_ENABLED=true \
--restart always \
percona/pmm-server:latest
4.查看服务启动
[root@db-monitor-01 tmp]# ps -ef|grep docker
root 8531 1 0 10:38 ? 00:00:05 /usr/bin/dockerd-current --add-runtime docker-runc=/usr/libexec/docker/docker-runc-current --default-runtime=docker-runc --exec-opt native.cgroupdriver=systemd --userland-proxy-path=/usr/libexec/docker/docker-proxy-current --seccomp-profile=/etc/docker/seccomp.json --selinux-enabled --log-driver=journald --signature-verification=false --storage-driver overlay2
root 8538 8531 0 10:38 ? 00:00:03 /usr/bin/docker-containerd-current -l unix:///var/run/docker/libcontainerd/docker-containerd.sock --metrics-interval=0 --start-timeout 2m --state-dir /var/run/docker/libcontainerd/containerd --shim docker-containerd-shim --runtime docker-runc --runtime-args --systemd-cgroup=true
root 9095 8531 0 10:56 ? 00:00:00 /usr/libexec/docker/docker-proxy-current -proto tcp -host-ip 0.0.0.0 -host-port 80 -container-ip 172.17.0.2 -container-port 80
root 9100 8538 0 10:56 ? 00:00:00 /usr/bin/docker-containerd-shim-current 7c5656534fed82420cba57ec9ab3f929b242802dae2dcf3fbb400859d2517b6d /var/run/docker/libcontainerd/7c5656534fed82420cba57ec9ab3f929b242802dae2dcf3fbb400859d2517b6d /usr/libexec/docker/docker-runc-current
root 9660 2640 0 11:25 pts/1 00:00:00 grep --color=auto docker
二、Client安装
1.安装rpm包
rpm -ivh pmm-client-1.9.1-1.el7.x86_64.rpm
2.连接server
pmm-admin config --server server_ip --bind-address=client_ip --client-address=client_ip --server-user=admin --server-password=xxx --client-name=xxx
3.收集数据
pmm-admin add mysql --user=pmm --password=xxxx --port=3306
三、常用操作命令
PMM Client相关
[root@Mariadb-04 tmp]# pmm-admin --help
Usage:
pmm-admin [flags]
pmm-admin [command]
Available Commands:
config Configure PMM Client. 配置PMM客户端
add Add service to monitoring. 增加监控
remove Remove service from monitoring. 删除监控服务
list List monitoring services for this system. 列出监控服务
info Display PMM Client information (works offline). 打印PMM客户端信息
check-network Check network connectivity between client and server. 检查网络
ping Check if PMM server is alive. ping server端
start Start monitoring service.开启服务
stop Stop monitoring service.停止服务
restart Restart monitoring service.重启服务
show-passwords Show PMM Client password information (works offline).显示客户端密码
purge Purge metrics data on PMM server.删除PMM server端监控信息
repair Repair installation.重新安装
uninstall Removes all monitoring services with the best effort.删除所有服务
help Help about any command
Flags:
-c, --config-file string PMM config file (default "/usr/local/percona/pmm-client/pmm.yml")
-h, --help help for pmm-admin
--verbose verbose output
-v, --version show version
Use "pmm-admin [command] --help" for more information about a command.
Docker相关
[root@db-monitor-01 tmp]# docker --help
Usage: docker COMMAND
A self-sufficient runtime for containers
Options:
--config string Location of client config files (default "/root/.docker")
-D, --debug Enable debug mode
--help Print usage
-H, --host list Daemon socket(s) to connect to (default [])
-l, --log-level string Set the logging level ("debug", "info", "warn", "error", "fatal") (default "info")
--tls Use TLS; implied by --tlsverify
--tlscacert string Trust certs signed only by this CA (default "/root/.docker/ca.pem")
--tlscert string Path to TLS certificate file (default "/root/.docker/cert.pem")
--tlskey string Path to TLS key file (default "/root/.docker/key.pem")
--tlsverify Use TLS and verify the remote
-v, --version Print version information and quit
Management Commands:
container Manage containers
image Manage images
network Manage networks
node Manage Swarm nodes
plugin Manage plugins
secret Manage Docker secrets
service Manage services
stack Manage Docker stacks
swarm Manage Swarm
system Manage Docker
volume Manage volumes
Commands:
attach Attach to a running container
build Build an image from a Dockerfile
commit Create a new image from a container's changes
cp Copy files/folders between a container and the local filesystem
create Create a new container
diff Inspect changes on a container's filesystem
events Get real time events from the server
exec Run a command in a running container
export Export a container's filesystem as a tar archive
history Show the history of an image
images List images
import Import the contents from a tarball to create a filesystem image
info Display system-wide information
inspect Return low-level information on Docker objects
kill Kill one or more running containers
load Load an image from a tar archive or STDIN
login Log in to a Docker registry
logout Log out from a Docker registry
logs Fetch the logs of a container
pause Pause all processes within one or more containers
port List port mappings or a specific mapping for the container
ps List containers
pull Pull an image or a repository from a registry
push Push an image or a repository to a registry
rename Rename a container
restart Restart one or more containers
rm Remove one or more containers
rmi Remove one or more images
run Run a command in a new container
save Save one or more images to a tar archive (streamed to STDOUT by default)
search Search the Docker Hub for images
start Start one or more stopped containers
stats Display a live stream of container(s) resource usage statistics
stop Stop one or more running containers
tag Create a tag TARGET_IMAGE that refers to SOURCE_IMAGE
top Display the running processes of a container
unpause Unpause all processes within one or more containers
update Update configuration of one or more containers
version Show the Docker version information
wait Block until one or more containers stop, then print their exit codes
Run 'docker COMMAND --help' for more information on a command.
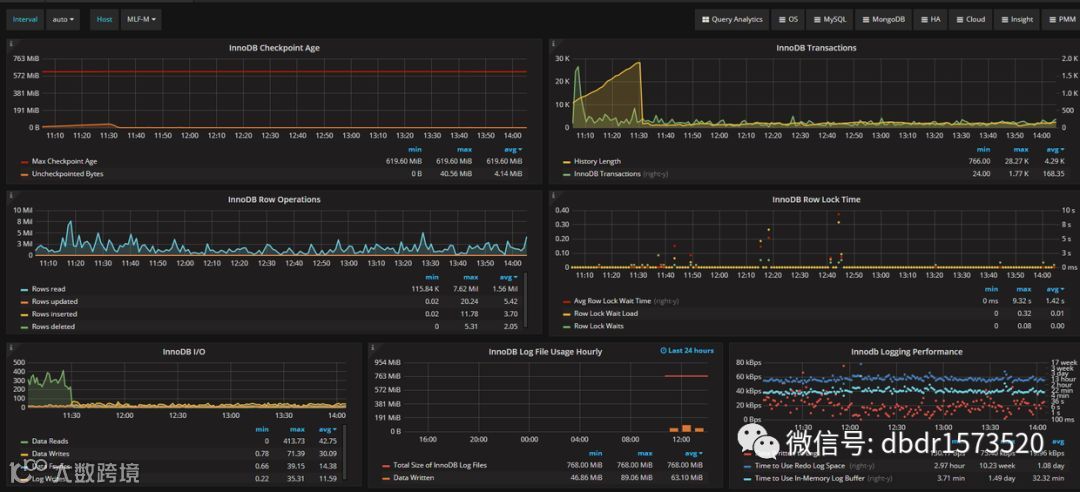
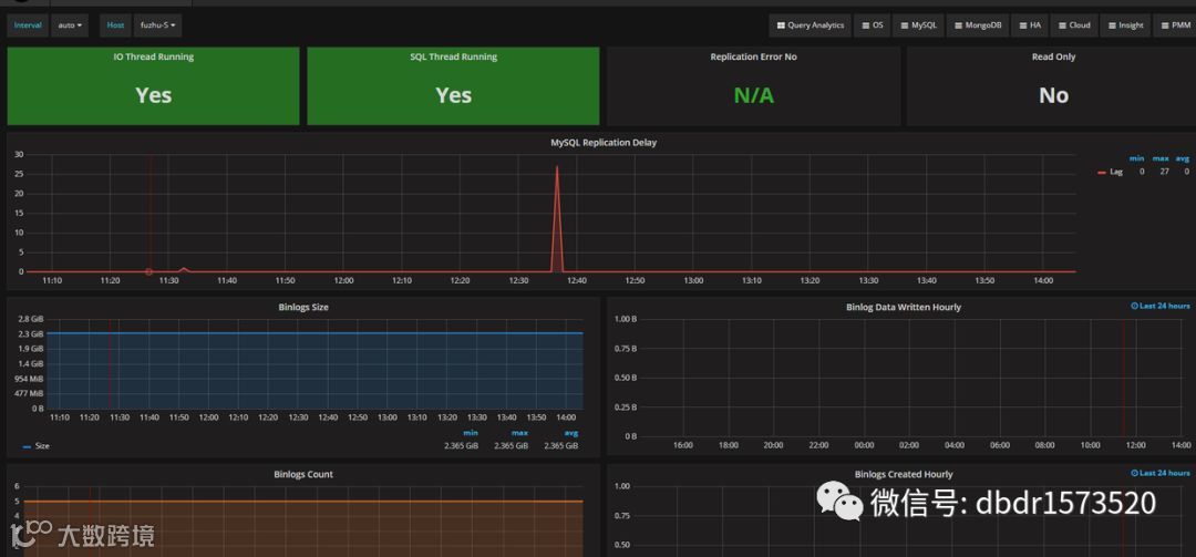
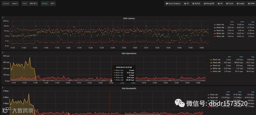
四、监控界面





五、排错
Aug 17 21:07:24 localhost dockerd: time="2016-08-17T21:07:24.864612251+08:00" level=error msg="Attempting next endpoint for push after error: Get https://192.168.41.80:5001/v2/: dial tcp 192.168.41.80:5001: getsockopt: connection refused"
Aug 17 21:07:24 localhost dockerd: time="2016-08-17T21:07:24.864884008+08:00" level=error msg="Attempting next endpoint for push after error: Get https://192.168.41.80:5001/v1/_ping: dial tcp 192.168.41.80:5001: getsockopt: connection refused"
类似于如上错误解决方法:
vim /etc/docker/daemon.json
{ "insecure-registries":["myregistry.example.com:5000"] }
Restart docker daemon
systemctl restart docker.service

