
项目官网 :https://hfish.net/
工作原理

部署架构
安装步骤 项目提供一键安装
https://hfish.net/#/2-0-deploy
增加节点 按生成的一键包安装即可

特色功能
1、云端高交互蜜罐,由Hfish提供云端环境进行渗透过程记录

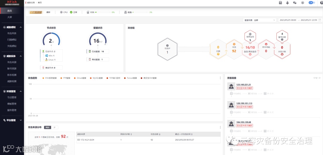
2、攻击态势大屏
云容灾备份安全治理
项目官网 :https://hfish.net/
工作原理

部署架构
安装步骤 项目提供一键安装
https://hfish.net/#/2-0-deploy
增加节点 按生成的一键包安装即可

特色功能
1、云端高交互蜜罐,由Hfish提供云端环境进行渗透过程记录

2、攻击态势大屏