ZabbixWatch - 运维监控可视化大屏
📋 项目概述
ZabbixWatch 是一个基于 Zabbix 监控数据的可视化平台,系统提供传统的监控大屏功能,集成了智能告警系统和AI分析引擎,提供通用的运维监控解决方案。
核心亮点: zabbix监控大屏 | Web站点监控 | 灵活告警规则|AI智能告警分析
项目地址:
gitee: https://gitee.com/root-pu/zabbixwatch--demo
github: https://github.com/zlpu/zabbixwatch-demo.git
📈 版本历史
🆕 v1.1 2025-09-14(当前版本)
-
💚 扩展Zabbix版本支持(5.x、6.x、7.x) -
💚 基础监控大屏-自定义资产组显示 -
✅ 基础监控大屏-实时数据展示 -
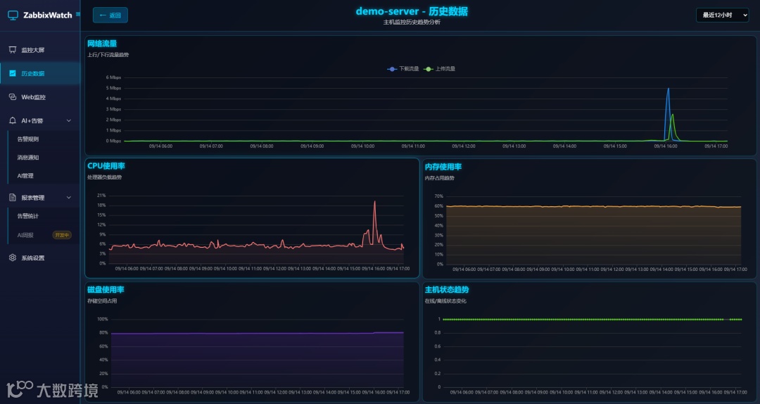
💚 历史数据趋势图 - [支持自定义时间段查询] -
✅ Web站点监控(不依赖zabbix) -
✅ AI+告警(告警规则+AI分析+webhook消息配置[企业微信、飞书、钉钉]) -
✅ 容器化部署 -
💚 zabbix只需要配置监控项的描述字段,不再需要调整主机群组
v1.0 2025-08-29
-
✅ 基础监控大屏-实时数据展示 -
✅ 历史数据趋势图 - [预设时间范围查询] -
✅ Web站点监控(不依赖zabbix) -
✅ AI+告警(告警规则+AI分析+webhook消息配置[企业微信、飞书、钉钉]) -
✅ 容器化部署 -
✅ 仅支持Zabbix 7.x版本 -
✅ zabbix需配置主机群组、监控项描述字段
🔄 版本功能对比
|
|
|
|
|
|---|---|---|---|
|
|
|
|
|
|
|
|
|
|
|
|
|
|
|
|
|
|
|
|
|
|
|
|
|
✨ 系统功能
📊 可视化大屏: 基础监控指标实时大屏
📈 历史数据展示: 支持自定义时间范围查询历史数据
🌐 Web监控: 独立的Web站点监控模块,支持HTTP/HTTPS可用性检测
⚡ 实时告警: 灵活的告警规则配置,支持多渠道通知(企业微信、飞书、钉钉)和白名单管理
🤖 AI智能分析: 集成先进AI模型,对告警数据进行智能分析和优化建议
🔧 易于部署: 支持Docker容器化部署
🚀 功能介绍
🖥️ 实时监控大屏
-
美观的可视化界面: 现代化设计风格,支持深色主题 -
实时数据更新: 自动刷新 -
自定义资产组: 支持自定义显示资产组信息,灵活配置监控范围
📈 历史数据展示
-
主机监控: CPU、内存、磁盘、网络等系统指标实时展示 -
告警管理: 实时告警展示和历史告警统计 -
趋势分析: 支持多时间维度的数据趋势图表 -
自定义时间段: 支持用户自定义时间范围查询历史数据
🔔 智能告警系统
-
告警规则配置: 灵活的告警阈值设置,支持主机和Web监控告警 -
告警统计分析: 完整的告警历史记录查询、筛选和统计功能 -
AI智能分析: 集成AI模型对告警进行智能分析和建议 -
多渠道通知: 支持多种消息通知方式(开发中) -
白名单管理: 支持主机白名单,避免误报告警
🌍 Web站点监控
-
HTTP/HTTPS监控: 支持网站可用性和响应时间监控 -
多站点管理: 批量添加和管理监控站点 -
性能分析: 响应时间、状态码、可用率统计 -
告警集成: Web监控异常自动触发告警通知
🛠️ 系统管理
-
公司信息: 自定义公司名称 -
数据管理: 自动数据清理和存储优化 -
登录日志: 记录用户登录日志
💻 系统要求
🖥️ 硬件要求(建议部署在zabbix服务器上)
|
|
|
|
|---|---|---|
|
|
|
|
|
|
|
|
|
|
|
|
📦 软件要求
-
操作系统: Linux (X86_64) -
Docker、Docker Compose: 若未安装,可使用下面的脚本联网一键安装,若已安装请忽略。
bash <(curl -sSL https://linuxmirrors.cn/docker.sh)
-
网络: 能够访问Zabbix服务器
🔌 端口要求
|
|
|
|
|---|---|---|
|
|
|
|
🚀 docker部署
🔍 1. 环境检查
# 检查Docker版本
docker --version
docker-compose --version 或 docker compose version
📥 2. zabbixwatch部署
第一次部署或重新部署
# 克隆项目
git clone https://gitee.com/root-pu/zabbixwatch--demo.git
# 进入项目目录
cd zabbixwatch--demo
bash deploy.sh
🔄 升级部署
重要说明: 从 v1.1 版本开始,不再提供离线镜像包,改为在线拉取最新镜像部署。
# 1. 进入项目目录
cd zabbixwatch-demo
# 2. 停止当前服务(保留数据)
docker compose -f docker-compose/docker-compose.registry.yml down
或
docker-compose -f docker-compose/docker-compose.registry.yml down
# 3. 清理旧镜像
docker rmi registry.cn-chengdu.aliyuncs.com/pzl_devops/zabbix-watch-web:latest registry.cn-chengdu.aliyuncs.com/pzl_devops/zabbix-watch-api-en:latest
docker image prune -f
# 4. 启动升级后的服务
bash deploy.sh
升级注意事项:
-
✅ 数据库数据会自动保留(使用 Docker 卷存储) -
✅ 配置文件会自动保留 -
✅ 日志文件会自动保留 -
⚠️ 如遇到镜像拉取失败,请检查网络连接或稍后重试 -
⚠️ 升级过程中服务会短暂中断(约1-2分钟)
🌍 3. 访问
-
前端访问:http://你的服务器ip:8088 -
账号密码:使用自己的zabbix账号密码登录(注意要使用有管理员权限的账号)
🔗 Zabbix集成
ZabbixWatch与Zabbix监控系统深度集成,通过标准API接口获取监控数据:
-
版本支持: 支持Zabbix 5.x、6.x、7.x版本 -
无缝对接: 支持Zabbix标准API,需简单修改现有监控配置 -
实时同步: 自动同步主机、监控项、告警等信息
⚙️监控项描述配置(必须)
确保监控项描述与系统要求一致,系统通过描述字段匹配监控数据:
|
|
|
|
|---|---|---|
|
|
|
|
|
|
|
|
|
|
C:磁盘使用率 |
|
|
|
|
|
|
|
|
|
|
|
|
|
|
|
|
|
📅 版本规划
✅ 当前版本特性
-
基础监控大屏 -
实时数据展示 -
Web站点监控 -
AI+告警
🔮 未来版本规划
-
更多图表类型
🤝 技术支持
提供完善的技术支持和文档

