前言
企业对数据同步的需求日益增长——不仅要快,还要稳、要简单。然而,市面上很多同步工具要么配置复杂,要么依赖繁重,动辄需要专业运维介入,让大家望而却步。
本文推荐一款面向企业级场景的轻量级数据同步工具,它不追求大而全,而是聚焦"开箱即用”核心体验。通过深度集成 Apache SeaTunnel 引擎,将强大的数据同步能力封装在简洁直观的界面之下,即便是非技术人员,也能在几分钟内完成跨库数据迁移或实时同步任务。
项目介绍
项目覆盖数据同步全生命周期的功能模块。可以从零开始创建数据源,定义同步任务,系统会自动识别表结构并完成目标端建表;支持单表或多表同步,任务可按需设置调度策略,比如定时执行或手动触发。
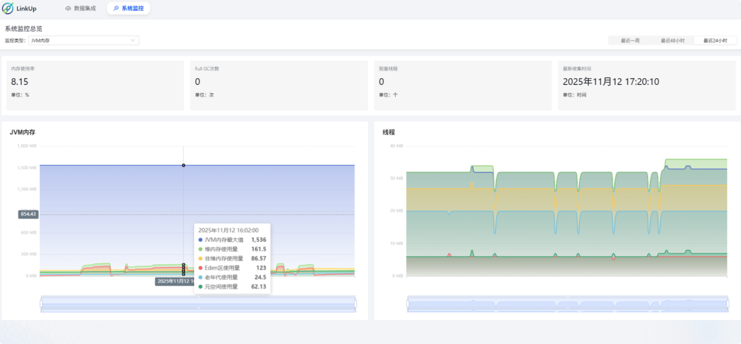
运行过程中,所有日志、状态、错误信息都一目了然,配合内置的资源监控面板,CPU、内存、任务吞吐等关键指标实时可见,真正做到"看得见、管得住"。
项目定位
项目定位为轻量级工具,聚焦核心功能。为保持其简洁与高效,我们暂不内置用户、权限等系统级模块,以便开发更灵活地自行集成。
项目功能
1、极简配置
低代码界面,配置数据同步像填表单一样简单。
2、插件扩展
支持自定义插件扩展,无缝对接各类数据源与业务系统。
3、调度管理
内置高可用调度引擎,精准控制任务生命周期与执行策略。
4、隔离冲突
采用类加载器隔离技术,根治第三方驱动JAR包冲突。
5、轻量高并发
精简架构,支撑万级QPS,资源最低需2Core 4G。
6、可控不超标
应对亿级数据同步,内存占用坚决低于1GB。
7、内置可观测
集成开箱即用的监控可视化,无需复杂集成Prometheus与Grafana。
项目数据源支持情况
当前已支持的 15 种数据源在 Source(源端)和 Sink(目标端)的兼容性:
|
|
|
|
|---|---|---|
|
|
|
|
|
|
|
|
|
|
|
|
|
|
|
|
|
|
|
|
|
|
|
|
|
|
|
|
|
|
|
|
|
|
|
|
|
|
|
|
|
|
|
|
|
|
|
|
|
|
|
|
|
|
|
|
|
|
|
|
注:以上所有数据源均实现双向同步能力(即既可作为数据源读取,也可作为目标写入)。更多数据库类型正在持续接入中,敬请期待后续更新。
项目技术
后端架构:Spring Boot 2.7
数据存储:MySQL 8.0
前端技术:Antd5.x
项目体验
体验地址:https://linkup.ocean-zhc.com.cn/data-integration/connector
项目效果
开箱即用的数据同步工具!深度集成 Apache SeaTunnel 核心引擎,极简可视化操作 + 20种数据源兼容。支持单表同步、自动建表,搭配灵活任务调度、实时资源监控与完整日志查看,毫秒级响应 + 99.9% 稳定运行,数据同步全程零门槛。
数据源管理
项目源码
Gitee:https://gitee.com/wei_fu_wan/link-up
总结
一款企业级数据同步工具,以其独特的优势和全面的功能,为企业提供了高效、准确、灵活的数据同步解决方案。它不仅降低了数据同步的门槛和成本,还提高企业的数据流转效率和决策能力。
关键词
#数据同步、#低代码、#插件扩展、#调度管理、#隔离冲突、#轻量高并发、#内置可观测、#开源项目、#数字化转型、#Apache SeaTunnel、#自动建表、#任务调度、#多数据源、#资源监控、#类加载器隔离、#开箱即用
作者:小码编匠
出处:gitee.com/smallcore/DotNetCore
声明:网络内容,仅供学习,尊重版权,侵权速删,歉意致谢!
方便大家交流、资源共享和共同成长
纯技术交流群、需要的小伙伴请扫码
有收获?不妨分享让更多人受益
关注「程序员开源栈」,共同提升技术实力

