空压站的主设备为空气压缩机,空气干燥器,配套过滤器,储气罐,连接管道和阀门等组成一供气系统。大型空压站通常拥有多套设备,以保证不同负荷的需求。确保合格的供气品质,满足稳定的气源压力,供气流量的自动调节等是空压站自动化的基本任务。随着自动化水平的不断提高,建设无人值守空压站的要求已是一个发展趋势,所以该监控系统必须满足一下要求:
安全、可靠性:各种故障检测和保护措施保证系统能够长时间安全可靠运行
扩展性: 可根据用户的不同需求,对软硬件系统进行合理的设计,使系统具备良好的可扩展性和灵活性,
易用性:良好的人机界面显示,支持多语言,操作简单、方便,操作员无需很高的专业知识,稍加培训后即可熟练操作。

图1.现场设备图
一、选型配置
1、C7触摸屏:
7寸TFT屏,800x480分辨率,A8 CPU,4G Flash,512M RAM。
智能管理,支持云端/ 手机端访问控制,操作性强;
集成Haiwell Cloud云服务、内置Haiwell 云引擎;可以远程实现手机APP、电脑云网站和远程上下载HMI和PLC程序
2、PLC:T48S2T-e+S04XA+S01RS+S01RS
T系列标准型PLC,可扩展7个模块,自带一个RS232,一个RS485口;
程序永久保存,程序容量48K,指令丰富,完全满足现场逻辑控制需求;
模拟量不用写任何转化程序。现场温度、压力采集所见即所得。
一个485口上可以同时带不同波特率、资料格式的下位机

图2组网示意图
二、控制方案介绍
空压站一般是由是压缩空气站,由空气压缩机、储气罐(分为一级、二级储气罐)、空气处理净化设备和冷干机组成,从控制上来说可以分为数据采集(排气压力 、管线压力和主机温度等)、变频器控制(根据设定压力和实际压力差由PLC内部PID控制,实现自动调节)、运行设置(其中包括定时设置、运行参数设置和辅机设置)。
除了上述控制,还有必不可少的人机交互界面,则要实现以下控制要求:
参数监控:HMI界面实时显示压力值、温度和变频器运行参数,以及控住系统的手自动切换和修改,并显示流程工艺图;
远程控制:可以实现电脑、手机和网页端访问,以及远程修改参数;
报警信息可以在电脑和指定手机上接收到和查询历史故障参数;控制运行过程中的压力的数据记录和保存,并制成曲线图。
三、现场控制照片

图3 电脑网页运行HMI工程界面和本地HMI端

图4 海为云APP访问2#空压机控制画面

图5海为云APP访问运行监控画面
四、部分程序
部分HMI程序

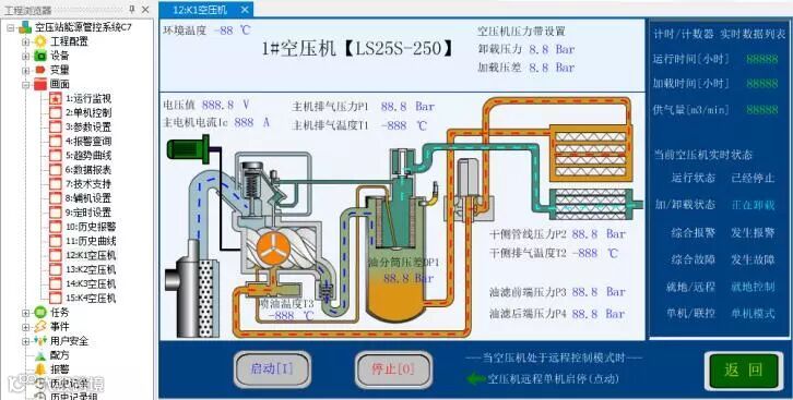
图6空压机控制画面

图7参数设置画面

图8趋势曲线画面

图9报警画面
五、方案总结
HMI支持海为云平台,智能管理,支持云端/ 手机端访问控制,操作性强;
集成Haiwell Cloud云服务、内置Haiwell 云引擎;让访问安全可靠,让远程安全放心;
海为PLC 485通信支持不同波特率、不同协议、不同资料格式同时通信,通信程序不需要处理时序,大大节省了工程师的编程时间;
现场选用以太网PLC,以太网PLC支持多个上位机同时访问,同时以太网口也可以作为主站去访问其他设备,可主可从,方便调试;
通过海为触摸屏还可以远程对HMI程序进行上下载,固件升级,历史数据记录导出等操作;
通过海为触摸屏还可以远程对PLC程序进行上下载,固件升级,监控和PLC信息诊断。

