智启工业
汇聚未来
United Service Technology
物联网开发平台
全面接入,简易开发
我们的物联网开发平台,支持多网络版本与协议,实现不同设备的无缝接入。通过拖拽式配置简易开发,加速数“智”升级,让技术不再是障碍,而是推动企业前进的动力。平台的安全性和稳定性,得益于边缘计算能力和TLS协议的双重保障,确保数据处理既安全又迅速。
丰富插件,协议自适应
我们的平台配备了丰富的协议解析插件,支持私有协议开发,以适应多样的行业定制需求。这意味着无论您的企业处于哪个行业,我们的解决方案都能提供个性化的技术支持,满足您的特定需求。
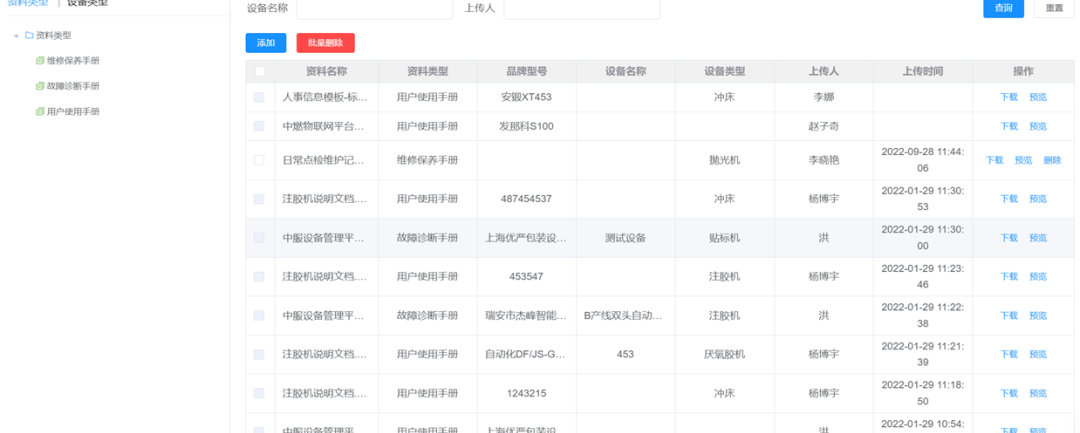
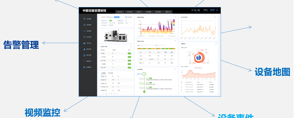
设备全生命周期管理系统
主动管理,降本提效
通过UST的设备全生命周期管理系统,企业可以实现设备的前瞻性管理,利用AI与大数据技术,优化成本效益。预测性维护功能能够智能诊断与故障预测,提前预警,保障生产的连续性,减少不必要的停机时间。
预测性维护,减少停机
智能诊断与故障预测系统,能够提前发现潜在问题,及时预警,确保生产流程的顺畅。这种预测性维护不仅减少了停机时间,也提高了生产效率和产品质量。
移动监控,即时响应
移动端小程序的开发,让设备监控与维护变得更加便捷与快速。无论您身在何处,都能实时掌握设备状态,快速响应,确保生产不受影响。
UST智慧工厂解决方案,不仅仅是技术的集成,更是对未来制造业的深刻洞察。我们相信,通过我们的解决方案,企业能够在这个快速变化的时代中,保持竞争力,实现可持续发展。
如果您对我们的创新生态感兴趣
请扫描上方二维码
或发送邮件至
UST-Marketing@unitedservice.com.hk
与我们联系
我们专注于发掘并培育具有颠覆性创新潜力的科技型企业。通过构建数字化生态,提供跨界资源整合、技术深度融合以及资金支持,助力创业者将创新技术转化为市场竞争力,推动技术突破和商业增长。
我们希望合作伙伴深入理解数字创新生态,推动跨界融合和创新发展,为生态体系注入新的活力和价值。
我们期待与具有创新精神、开放心态和共同价值观的企业或机构建立紧密合作关系。
联系我们,共同探索合作可能,携手塑造数字经济未来,共创辉煌!

