
“千里之堤,溃于蚁穴。”
信息化、数字化使得企业对IT系统的依赖性越来越强,IT已经成为很多企业业务运行的基础。
为此不少企业配备了最好的IT硬件基础设施。但是大多数企业并不重视这些基础设施的监控管理,或者仅把监控作为一个可有可无的选项。
这样做的后果是一旦出现故障,无法及时报警及预判,将会给企业带来无法估量的损失,企业“千里之堤”因小小的“蚁穴”而崩塌。
伴随企业信息化进程的不断深入,企业IT系统愈加复杂,IT系统的运营、维护和监管难度随之加大,传统的IT运维面临诸多挑战。
➤ IT设备种类多、跨平台、跨厂商、监控无法统一
➤ 业务IT系统众多,事件管理混乱
➤ IT运维人力成本高,工作效率低
➤ 无法实时了解核心系统的运行状况
➤ 故障排查时间长,无法及时准时定位
➤ 传统数据分析僵化,选择对象受限,只能按监控种类统计
信息化、数字化大背景下企业IT面临着多种问题,您需要一个主动、统一、科学的全栈式IT运维监控系统,帮您杜绝“蚁穴”隐患。
联合服务UST IT运维监控系统 是一款专业的运维监控系统,集IT资源于一身集中管理,从网络、机房、业务等多视角分析,包含性能监测、事件管理、准确告警、故障定位、报表统计等完整规范的功能模块。通过海量数据,可视化动态展现、图形化视图、综合分析数据等,搭建规范的运维流程和人员管理体系,实现IT运维效率全面提升。
.
1
网络设备监控
支持监控的主要指标:
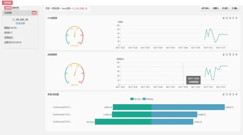
● CPU使用率
● 内存使用率
● 端口管理和运行状态
● 流入流出量、流入和流出使用率
● 单播接收和发送包数量
● 网络流量和带宽
● 网络链路联通性等。
.
2
主机操作系统监控
支持监控的主要指标:
● 进程监测
● TCP端口、
● 重要日志文件、
● 内存、CPU、分区
.
3
服务器底层硬件监控
支持监控的主要指标:
● 处理器、内存状态
● 物理硬盘状态
● 电源、电压状态
● 服务器品牌、型号、SN、PN
● 温度、风扇状态
● 硬件报错日志(Error log、event log…)
.
4
存储设备监控
支持监控的主要指标:
● y磁盘空间,可用率,运行状态;
● 电源,风扇状态;
● 控制器状态;
.
5
数据库监控
支持监控的主要指标:
主流数据库,包括Oracle、Oracle RAC、
DB2、SQL Server、Mysql、达梦数据库等;
.
6
虚拟化监控
支持监控的主要指标:
● 宿主机的基础信息
● 物理资源状态及使用情况
● 虚拟机一览表
● 磁盘读写、网卡流量曲线图
● 虚机漂移等
.
7
网络拓扑管理
快速的全网拓扑发现,网络链路连接关系一目了然。
可灵活选择指定网段、路由IP进行拓扑发现,
自动发现完的拓扑,拓扑元素能够灵活自定义。
拓扑图上的元素状态实时显示,有异常闪烁提醒;可显示端口之间的链路流量;
.
8
统计分析持续优化
海量数据存储,无等待响应;
历史数据可追溯,能够选择任意时间段查看;
多种对比分析模式,持续优化服务水平。
。
9
智能巡检
联合服务UST拥有十余年的IT专业服务经验,业务覆盖了亚太地区超过16个国家以及地区,为超过150家《财富》全球500强企业提供IT专业服务,从中联合服务UST形成了一套独特的、行之有效的方法论和全新的业务管理模型,为企业提供创新型的IT服务,以满足客户新需求。
通过重组和整合众多合作伙伴与供应商的资源,UST IT Monitor为企业构建立体化的IT运维监控系统,实现实时告警,打破数据孤岛;保障数据中心及IT系统的正常运转,增强安全性;搭建运维流程和人员管理体系,提升企业现有IT资源利用率。
作为亚太地区最具影响力的IT服务供应商之一,联合服务UST扮演着忠实的合作伙伴和行业先锋的角色,希望借助联合服务UST丰富的行业经验与对IT新技术发展趋势的了解,提供满足企业业务发展的规划和蓝图,携手展望未来。

