
SmartOps SaaS版本,针对客户对用云、管云的各种痛点,提供统一管理,集中运营、调度、分析、优化、自动化运维、监控等功能,助力企业快速构建云环境。
SmartOps SaaS版 V3.26 客户端针对费用管理、监控管理、工单管理、服务设计和消息通知功能进行了升级优化。监控管理新增用户自定义仪表盘,可以满足不同客户对于监控内容和监控对象的复杂要求。通过企业微信开放消息通知入口,更加贴合移动互联网模式下用户的使用习惯。

01
【费用管理】针对阿里云,账单页的账单统计功能,支持“账单类型”:

02
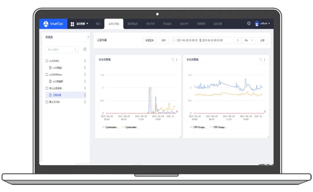
【监控管理】新增自定义监控,用户可以根据自己的需要,将自己关注的监控指标、资源,放在同一个监控页,甚至同一个仪表盘,使监控管理更加灵活和高效。(监控仪表盘):

用户可自定义监控仪表盘,根据自身需要,选择不同监控指标(数据来源、指标项和监控对象等),根据不同监控指标,可选择对应的图表类型(如:折线图、条形图等)
上下滑动查看↓
支持SmartOps自带的agent监控,以及主流云厂商的监控(目前支持云服务器、云硬盘、云数据库(Mysql)以及负载均衡的所有云厂商监控指标)

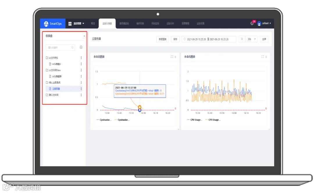
以文件夹的形式管理监控仪表盘,分类管理图表和分类展示图表;

仪表盘的图表展示支持动态拖动位置和占比,并支持全屏显示及数据定时刷新功能

支持SmartOps-agent与腾讯云数据同框展示,支持多指标、多对象统一监控

03
【工单管理】新增“分类看板”并支持邮件推送操作工单:
列表改版,新增“分类看板”,以待我处理、正在处理中、全部工单、未评价工单四种类型展示

邮件通知工单优化信息并支持工单审批操作

04
【服务统计】
服务统计(事件数量、工单数量趋势、工单满意度等)优化图表展示;
服务统计模块服务响应SLA、工单处理SLA算法升级;

05
【消息通知】终端用户可以直接通过企业微信接收通知消息。SmartOps还会继续在企业微信上开放更多功能,将企业微信作为既能“监”又能“管”的云管理平台“新入口”:
支持企业微信机器人实时发送监控告警消息;
支持企业微信机器人发送工单(内部工单、服务工单)处理情况;
支持企业微信机器人发送审批流程(工单、发布变更、服务申请)处理情况;
支持企业微信机器人发送资源开通及删除通知;


【客户管理】“添加机器人”功能,为客户企业微信机器人,支持列表详情展示、修改、移除关联的企业微信机器人;



