
如果你曾经面对一堆复杂的数据报告或是没完没了的图表发愁,那么你一定能体会到糟糕设计的仪表盘有多让人崩溃。其实,一个好的仪表盘应该是帮你省事的,而不是让你更头疼。
烂仪表盘的问题

可惜的是,很多仪表盘都做得不太好,充满了凌乱的视觉元素和无头绪的数据,搞得人摸不着头脑。
优秀仪表盘的力量

而一个真正高效的仪表盘,它不光是数据的展示板,更是一件让你能理解数据、快速做出决策的工具。它帮助你抓住重点信息,让你有底气做出判断。
这篇指南就是要帮你把仪表盘设计提升到更高的水平。不管你是带团队、管理项目,还是负责整个公司的决策,你都需要一个能让你一眼看穿数据、直达要点的仪表盘。
实用的设计指南
接下来,我们会一起探索如何设计出不仅美观而且实用的仪表盘。目标是做出既清晰又有用的视觉展示,让用户找到他们最需要的洞见。
1. 目的明确:数据可视化的核心

一个明确的目的,是设计有效仪表盘的基础。如果没有清晰的目标,仪表盘就很容易变成数据的“垃圾场”。我们的目标是创造能让用户迅速得出结论的可视化界面。因此,设计前你需要问自己几个关键问题:
-
谁:谁是这个仪表盘的目标用户?了解用户的需求可以帮助你定制设计。 -
为什么:为什么这个用户需要看到这些数据?他们要通过这些数据做出什么决策? -
什么:哪些关键指标能为他们的决策提供支持? -
如何:用户将如何使用这个仪表盘?是用于整体的监控,还是需要深入细节? -
何时:这个仪表盘会在什么时候使用?是每天查看,还是只在特定场合参考? -
设计:怎么设计才能让用户顺理成章地理解数据?
这些问题能帮你把仪表盘设计得更加有针对性,让每个元素都能发挥作用。
2. 谁:针对不同用户设计仪表盘
不同的用户有不同的需求,你的仪表盘也需要因人而异。通常有两类仪表盘是给不同用户群体用的:

-
监控类仪表盘(面向管理者):提供业务表现的整体视图,关注关键绩效指标(KPI),例如销售额、利润和支出。这类仪表盘适合快速查看公司的运营状况。

-
可操作类仪表盘(面向市场团队):帮助分析问题根源,指导下一步行动。比如,它会细分销售数据到产品类别或客户群体,帮助市场团队了解不同策略的效果并快速采取行动。

针对不同用户量身定制仪表盘,才能真正发挥它的作用,不论是展示业务健康度还是推动实际决策。
3. 为什么:理解数据的影响力

-
重要性:这个数据和公司的核心目标有关吗?例如收入、用户留存或客户获取。 -
上下文:这些数据和当前的业务重点是否一致?现在是不是关注这些指标的合适时机? -
资源:收集和展示这些数据需要什么资源?值得投入吗? -
影响力:这些数据能带来实际的洞见吗?还是只会增加复杂性?
4. 什么:挑选合适的指标

仪表盘上不是每个指标都能带来价值。挑选那些能真正帮助决策、带来清晰洞察的指标:
-
相对指标:展示时间变化或类别间的变化,帮助你跟踪趋势和发现规律。 -
比例指标:展示不同数据点之间的关系。 -
可操作的指标:聚焦于能够驱动特定行动的指标,往往是核心业务结果的先行指标。
5. 如何:通过比较得出洞见

数据可视化的核心优势在于它可以让你更轻松地进行比较和分析。通过对比不同指标,用户能更快地找到数据中的有用信息。

-
与平均值或类似类别对比:用整体平均值或相似类别来评估你的表现。
6. 何时:时间框架的重要性

选择合适的时间范围可以让数据更加有意义:
-
小时级别:适合实时监控,比如服务使用情况。 -
每日:适合解决即时业务需求,比如订单量监控。 -
每周:适合标准的运营监控,比如市场活动效果。 -
每月:适合战略评估,比如公司财务健康情况。
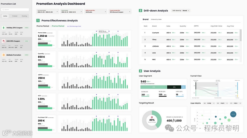
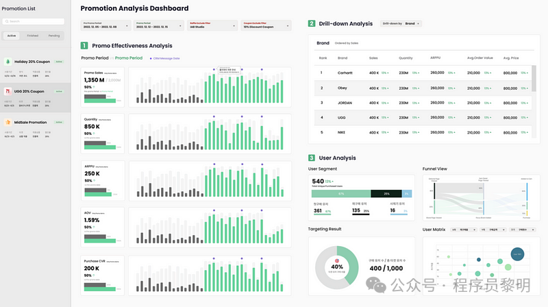
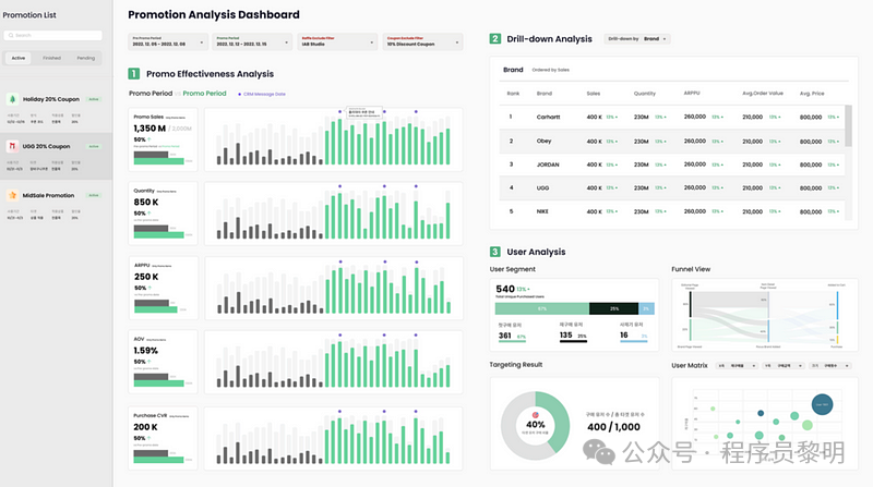
7. 结构化仪表盘以最大化效果

确定了目的和关键指标后,接下来就要思考如何结构化仪表盘,让用户能顺畅地找到他们需要的信息。

-
关键绩效指标(KPI):放在仪表盘的最上方,让用户第一眼就能看到最重要的数据。 
-
数据概览:用漏斗图、树状图等元素,提供趋势的整体视图,让用户先掌握全貌。

-
深入分析:把分析分层,逐步深入。 
-
交互性:让用户可以根据需求过滤和深入查看数据。 
-
可操作的洞见:提供一个区域,把数据和可能的行动联系起来,提出建议。
-
详细数据:给需要更深入分析的用户提供详细的行级数据,支持导出。 
结论:以目的为导向的设计是关键
一个设计良好的仪表盘,不只是视觉效果好看,它是你做决策的好帮手。只要从明确的目的出发,挑选对的指标,并合理地组织数据展示,你就能设计出既有用又有影响力的仪表盘,让数据真正为你服务。好的,本期我们就到这里啦,感谢观看!我们下期再见!


