点击“终码一生”,关注,置顶公众号
每日技术干货,第一时间送达!
1
当某个应用程序在生产环境中运行时,监控其运行状况是必要的。通过实时了解应用程序的运行状况,你能在问题出现之前得到警告,也可以在客户注意到问题之前解决问题。
在本文中,我们将创建一个Spring Boot应用程序,在Spring Actuator,Micrometer,Prometheus和Grafana的帮助下来监控系统。其中,Spring Actuator和Micrometer是Spring Boot App的一部分。
简要说明了不同组件的目的:
-
Spring Actuator:在应用程序里提供众多 Web 接口,通过它们了解应用程序运行时的内部状况。有关更多信息,请参见Spring Boot 2.0中的Spring Boot Actuator。 -
Micrometer:为 Java 平台上的性能数据收集提供了一个通用的 API,它提供了多种度量指标类型(Timers、Guauges、Counters等),同时支持接入不同的监控系统,例如 Influxdb、Graphite、Prometheus 等。Spring Boot Actuator对此提供了支持。 -
Prometheus:一个时间序列数据库,用于收集指标。 -
Grafana:用于显示指标的仪表板。
下面,我们将分别介绍每个组件。本文中使用的代码存档在GitHub上。
2
首先要做的是创建一个可以监控的应用程序。通过Spring Initializr,并添加Spring Boot Actuator,Prometheus和Spring Web依赖项, 我们创建了一个如下所示的Spring MVC应用程序。
@RestController
public class MetricsController {
@GetMapping("/endPoint1")
public String endPoint1() {
return "Metrics for endPoint1";
}
@GetMapping("/endPoint2")
public String endPoint2() {
return "Metrics for endPoint2";
}
}
启动应用程序:
$ mvn spring-boot:run
验证接口是否正常:
$ curl http://localhost:8080/endPoint1Metrics for endPoint1$ curl http://localhost:8080/endPoint2Metrics for endPoint2
验证Spring Actuator接口。为了使响应信息方便可读,我们通过python -mjson.tool来格式化信息。
$ curl http://localhost:8080/actuator | python -mjson.tool
...
{
"_links":{
"self":{
"href":"http://localhost:8080/actuator",
"templated":false
},
"health":{
"href":"http://localhost:8080/actuator/health",
"templated":false
},
"health-path":{
"href":"http://localhost:8080/actuator/health/{*path}",
"templated":true
},
"info":{
"href":"http://localhost:8080/actuator/info",
"templated":false
}
}
}
默认情况下,会显示以上信息。除此之外,Spring Actuator可以提供更多信息,但是你需要启用它。为了启用Prometheus,你需要将以下信息添加到application.properties文件中。
management.endpoints.web.exposure.include=health,info,prometheus
重启应用程序,访问http://localhost:8080/actuator/prometheus从Prometheus拉取数据,返回了大量可用的指标信息。我们这里只显示输出的一小部分,因为它是一个很长的列表。
$ curl http://localhost:8080/actuator/prometheus
# HELP jvm_gc_pause_seconds Time spent in GC pause
# TYPE jvm_gc_pause_seconds summary
jvm_gc_pause_seconds_count{action="end of minor GC",cause="G1 Evacuation Pause",} 2.0
jvm_gc_pause_seconds_sum{action="end of minor GC",cause="G1 Evacuation Pause",} 0.009
...
如前所述,还需要Micrometer。Micrometer为最流行的监控系统提供了一个简单的仪表板,允许仪表化JVM应用,而无需关心是哪个供应商提供的指标。它的作用和SLF4J类似,只不过它关注的不是Logging(日志),而是application metrics(应用指标)。简而言之,它就是应用监控界的SLF4J。
Spring Boot Actuator为Micrometer提供了自动配置。Spring Boot2在spring-boot-actuator中引入了micrometer,对1.x的metrics进行了重构,另外支持对接的监控系统也更加丰富(Atlas、Datadog、Ganglia、Graphite、Influx、JMX、NewRelic、Prometheus、SignalFx、StatsD、Wavefront)。
更新后的application.properties文件如下所示:
management.endpoints.web.exposure.include=health,info,metrics,prometheus
重启应用程序,并从http://localhost:8080/actuator/metrics中检索数据。
$ curl http://localhost:8080/actuator/metrics | python -mjson.tool
...
{
"names": [
"http.server.requests",
"jvm.buffer.count",
"jvm.buffer.memory.used",
...
可以直接通过指标名来检索具体信息。例如,如果查询http.server.requests指标,可以按以下方式检索:
$ curl http://localhost:8080/actuator/metrics/http.server.requests | python -mjson.tool
...
{
"name": "http.server.requests",
"description": null,
"baseUnit": "seconds",
"measurements": [
{
"statistic": "COUNT",
"value": 3.0
},
{
"statistic": "TOTAL_TIME",
"value": 0.08918682
},
...
3
Prometheus是Cloud Native Computing Foundation的一个开源监控系统。由于我们的应用程序中有一个/actuator/Prometheus端点来供 Prometheus 抓取数据,因此你现在可以配置Prometheus来监控你的Spring Boot应用程序。
Prometheus有几种安装方法,在本文中,我们将在Docker容器中运行Prometheus。
你需要创建一个prometheus.yml文件,以添加到Docker容器中。
global:
scrape_interval:15s
scrape_configs:
- job_name: 'myspringmetricsplanet'
metrics_path: '/actuator/prometheus'
static_configs:
- targets: ['HOST:8080']
-
scrape_interval:Prometheus多久轮询一次应用程序的指标 -
job_name:轮询任务名称 -
metrics_path:指标的URL的路径 -
targets:主机名和端口号。使用时,替换HOST为主机的IP地址
如果在Linux上查找IP地址有困难,则可以使用以下命令:
$ ip -f inet -o addr show docker0 | awk '{print $4}' | cut -d '/' -f 1
启动Docker容器并将本地prometheus.yml文件,映射到Docker容器中的文件。
$ docker run \
-p 9090:9090 \
-v /path/to/prometheus.yml:/etc/prometheus/prometheus.yml \
prom/prometheus
成功启动Docker容器后,首先验证Prometheus是否能够通过 http://localhost:9090/targets收集数据。
如上图所示,我们遇到context deadline exceeded错误,造成Prometheus无法访问主机上运行的Spring Boot应用程序。如何解决呢?
可以通过将Docker容器添加到你的主机网络来解决此错误,这将使Prometheus能够访问Spring Boot应用程序。
$ docker run \
--name prometheus \
--network host \
-v /path/to/prometheus.yml:/etc/prometheus/prometheus.yml \
-d \
prom/prometheus
再次验证,状态指示为UP。
现在可以显示Prometheus指标。通过访问http://localhost:9090/graph,在搜索框中输入http_server_requests_seconds_max并单击“执行”按钮,将为你提供请求期间的最长执行时间。
4
最后添加的组件是Grafana。尽管Prometheus可以显示指标,但Grafana可以帮助你在更精美的仪表板中显示指标。Grafana也支持几种安装方式,在本文中,我们也将在Docker容器中运行它。
$ docker run --name grafana -d -p 3000:3000 grafana/grafana
点击 http://localhost:3000/,就可以访问Grafana。
默认的用户名/密码为admin/admin。单击“登录”按钮后,你需要更改默认密码。
接下来要做的是添加一个数据源。单击左侧边栏中的“配置”图标,然后选择“Data Sources(数据源)”。
单击Add data source(添加数据源)按钮。
Prometheus在列表的顶部,选择Prometheus。
填写可访问Prometheus的URL,将HTTP Access设置为Browser,然后单击页面底部的Save&Test按钮。
一切正常后,将显示绿色的通知标语,指示数据源正在工作。
现在该创建仪表板了。你可以自定义一个,但也可以使用开源的仪表板。用于显示Spring Boot指标的一种常用仪表板是JVM仪表板。
在左侧边栏中,点击+号,然后选择导入。
输入JVM仪表板的URL https://grafana.com/grafana/dashboards/4701,然后单击“Load(加载)”按钮。
为仪表板输入一个有意义的名称(例如MySpringMonitoringPlanet),选择Prometheus作为数据源,然后单击Import按钮。
到目前为止,你就可以使用一个很酷的Grafana仪表板。
也可以将自定义面板添加到仪表板。在仪表板顶部,单击Add panel(添加面板)图标。
单击Add new panel(添加新面板)。
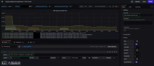
在Metrics 字段中,输入http_server_requests_seconds_max,在右侧栏中的Panel title字段中,可以输入面板的名称。
最后,单击右上角的Apply 按钮,你的面板将添加到仪表板。不要忘记保存仪表板。
为应用程序设置一些负载,并查看仪表板上的http_server_requests_seconds_max指标发生了什么。
$ watch -n 5 curl http://localhost:8080/endPoint1$ watch -n 10 curl http://localhost:8080/endPoint2
5
在本文中,我们学习了如何为Spring Boot应用程序添加一些基本监控。这非常容易,只需要通过将Spring Actuator,Micrometer,Prometheus和Grafana组合使用。当然,这只是一个起点,但是从这里开始,你可以为Spring Boot应用程序扩展和配置更多、更具体的指标。
PS:防止找不到本篇文章,可以收藏点赞,方便翻阅查找哦。
往期推荐

