点击“终码一生”,关注,置顶公众号
每日技术干货,第一时间送达!
1
SpringBoot的应用监控方案比较多,SpringBoot+Prometheus+Grafana是目前比较常用的方案之一。它们三者之间的关系大概如下图:

关系图
2
首先,创建一个SpringBoot项目,pom文件如下:
<dependency>
<groupId>org.springframework.boot</groupId>
<artifactId>spring-boot-starter-actuator</artifactId>
</dependency>
<dependency>
<groupId>org.springframework.boot</groupId>
<artifactId>spring-boot-starter-web</artifactId>
</dependency>
<dependency>
<groupId>org.projectlombok</groupId>
<artifactId>lombok</artifactId>
<optional>true</optional>
</dependency>
<dependency>
<groupId>io.prometheus</groupId>
<artifactId>simpleclient_spring_boot</artifactId>
<version>0.8.1</version>
</dependency>
<dependency>
<groupId>org.springframework.boot</groupId>
<artifactId>spring-boot-starter-security</artifactId>
</dependency>
注意:这里的SpringBoot版本是1.5.7.RELEASE,之所以不用最新的2.X是因为最新的simpleclient_spring_boot只支持1.5.X,不确定2.X版本的能否支持。
MonitorDemoApplication启动类增加注解
@EnablePrometheusEndpoint
@EnableSpringBootMetricsCollector
@SpringBootApplication
public class MonitorDemoApplication {
public static void main(String[] args) {
SpringApplication.run(MonitorDemoApplication.class, args);
}
}
配置文件application.yml
server:
port: 8848
spring:
application:
name: monitor-demo
security:
user:
name: admin
password: 1234
basic:
enabled: true
# 安全路径列表,逗号分隔,此处只针对/admin路径进行认证
path: /admin
# actuator暴露接口的前缀
management:
context-path: /admin
# actuator暴露接口使用的端口,为了和api接口使用的端口进行分离
port: 8888
security:
enabled: true
roles: SUPERUSER
测试代码TestController
@RequestMapping("/heap/test")
@RestController
public class TestController {
public static final Map<String, Object> map = new ConcurrentHashMap<>();
@RequestMapping("")
public String testHeapUsed() {
for (int i = 0; i < 10000000; i++) {
map.put(i + "", new Object());
}
return "ok";
}
}
这里的逻辑就是在请求这个接口后,创建大量对象保存到map中增加堆内存使用量,方便后面测试邮件报警。
启动项目后,可以在IDEA中看到有很多Endpoints,如图:

开始我的IDEA是不显示这个Endpoints,后来发现是我使用的idea版本太老了,还是2017.1的,
而这个需要 idea2017.2版本以上才能看到。
后来只好重新下载安装,弄了好久。
启动完毕,访问http://localhost:8888/admin/prometheus就可以看到服务暴露的那些监控指标了。

监控指标
注意:
由于开启了安全认证,所以访问这个URL的需要提示输入账号/密码,如果提示404请检查下你的请求地址是否正确,如果不设置management.context-path则默认地址是http://ip:port/prometheus
3
本文下载的是Windows版本prometheus-2.17.2.windows-amd64.tar.gz。
下载地址:https://prometheus.io/download/
解压后修改prometheus.yml文件,配置数据采集的目标信息。
scrape_configs:
# The job name is added as a label `job=<job_name>` to any timeseries scraped from this config.
# - job_name: 'prometheus'
# metrics_path defaults to '/metrics'
# scheme defaults to 'http'.
# static_configs:
# - targets: ['localhost:9090']
- job_name: 'monitor-demo'
scrape_interval: 5s # 刮取的时间间隔
scrape_timeout: 5s
metrics_path: /admin/prometheus
scheme: http
basic_auth: #认证信息
username: admin
password: 1234
static_configs:
- targets:
- 127.0.0.1:8888 #此处填写 Spring Boot 应用的 IP + 端口号
更多配置信息请查看官方文档。
现在可以启动Prometheus了,命令行输入:
prometheus.exe --config.file=prometheus.yml
访问http://localhost:9090/targets,查看Spring Boot采集状态是否正常。

采集目标信息
4
本文用到的是Windows版本grafana-6.3.3.windows-amd64.zip。
下载地址:https://grafana.com/grafana/download
解压后运行bin目录下的grafana-server.exe启动,游览器访问http://localhost:3000即可看到登录页面,默认账号密码是admin/admin。
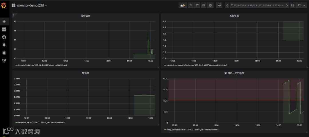
现在开始创建自己的可视化监控面板。
1.设置数据源

2. 创建一个Dashboard


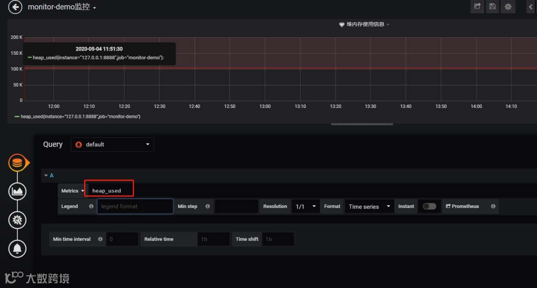
3. 填写采集的指标点

注意:这里的指标点不能随便填,必须是已有的可以在 Prometheus看到。

4.选择图表样式

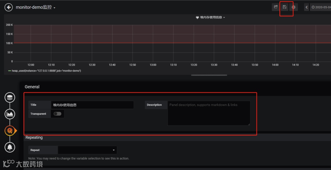
5.填写标题描述

最后点击右上角的保存,输入Dashboad的名称即可。

Tips: 这里的图表布局是可以用鼠标拖动的
5
在实际项目中当监控的某的个指标超过阈值(比如CPU使用率过高),希望监控系统自动通过短信、钉钉和邮件等方式报警及时通知运维人员,Grafana就支持该功能。
第一步:点击[Alerting]——>[Notification channels]添加通知通道


这里的Type有很多选项,包括webhook、钉钉等,这里以邮件为例。
第二步:邮箱配置
Grafana默认使用conf目录下defaults.ini作为配置文件运行,根据官方的建议我们不要更改defaults.ini而是在同级目录下新建一个配置文件custom.ini。
以腾讯企业邮箱为例,配置如下:
################### SMTP / Emailing ###################
[smtp]
enabled = true
host = smtp.exmail.qq.com:465
user = xxxx@ininin.com
# If the password contains # or ; you have to wrap it with triple quotes. Ex """#password;"""
password = XXX
cert_file =
key_file =
skip_verify = true
from_address = xxxx@ininin.com
from_name = Grafana
ehlo_identity = ininin.com
然后需要重启Grafana,命令
grafana-server.exe -config=E:\file\grafana-6.3.3\conf\custom.ini
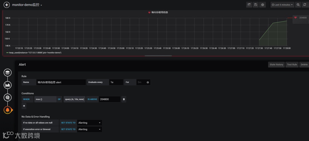
第三步:为指标添加alert


功能说明:
Evaluate every
表示检测评率,这里为了测试效果,改为1秒
For
如果警报规则配置了For,并且查询违反了配置的阈值,那么它将首先从OK变为Pending。从OK到Pending Grafana不会发送任何通知。一旦警报规则的触发时间超过持续时间,它将更改为Alerting并发送警报通知。
Conditions
when 表示什么时间,of 表示条件,is above 表示触发值
同时,设置了is above后会有一条红线。
If no data or all values are null
如果没有数据或所有值都为空,这里选择触发报警
If execution error or timeout
如果执行错误或超时,这里选择触发报警
注意:下一次触发,比如10秒后,它不会再次触发,防止报警风暴产生!
第四步:测试
请求http://localhost:8848/heap/test接口后,内存升高大于设置的阈值,然后就收到报警邮件。

报警邮件
这里图片没有显示出来,搞不懂为什么。
6
这套监控功能还是挺强大的,就是Prometheus的表达式有点多。
文档:
https://prometheus.io/docs/introduction/first_steps/
https://grafana.com/docs/grafana/latest/
https://github.com/2YSP/monitor-demo
来源:https://www.cnblogs.com/2YSP/p/12827487.html
PS:防止找不到本篇文章,可以收藏点赞,方便翻阅查找哦。
往期推荐

