您知道这些国民级应用背后,藏着什么质量保障的秘密武器吗?
在产品质量成为企业核心竞争力的今天,大厂们都在默默使用一款强大的测试管理工具—优测。它不仅服务于互联网行业的顶级应用,也是众多行业头部企业的选择。
今天,我们就来为您揭秘,大厂研发团队如何通过高效的测试管理工具保障应用质量!
“
用例管理的困境
在敏捷开发模式下,测试团队普遍面临"用例管理困境":一个需求对应多个版本,每个版本又有数十个测试用例,传统工具无法有效管理用例与版本的关联关系,导致用例复用率低下,且维护成本越来越高,让用例不再是资产而是负债。
“
测试管理工具揭秘:让用例"活"起来
作为自研的测试管理工具,优测测试管理平台已积累超过380万条的测试用例资产,通过构建“需求-用例-执行-报告”的全流程闭环机制,在日常中支持大型、多端产品的测试过程管理。
全流程测试活动整合
为实现规模化管理和跨团队协作,优测测试管理工具将产品开发测试全生命周期的流程和标准固化至工具平台中,覆盖从需求到用例、评审、测试计划编排、测试报告、质量度量、用例健康度治理等全流程。

AI智能生成用例
在智能化方面,工具支持自然语言智能生成用例。用户输入需求文档或描述业务逻辑,AI自动解析语义并生成测试用例。平台内置了丰富的提示词Prompt工程,考虑等价类划分、边界值分析等测试方法论,提升用例的覆盖度;支持输入、上传项目文件作为知识库文件,通过RAG提升用例采纳率。
脑图式用例与版本追溯
针对敏捷开发的快速迭代需求,优测测试管理工具采用“脑图式用例结构视图”结合版本追溯,以可视化图形呈现模块关系,支持层级展开与编辑。通过符合思维模式的设计,用户可直观地进行复杂测试用例的快速梳理。
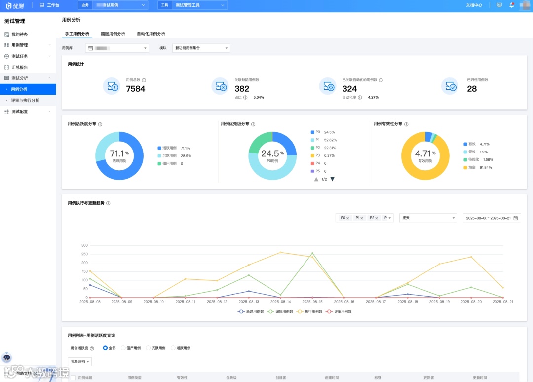
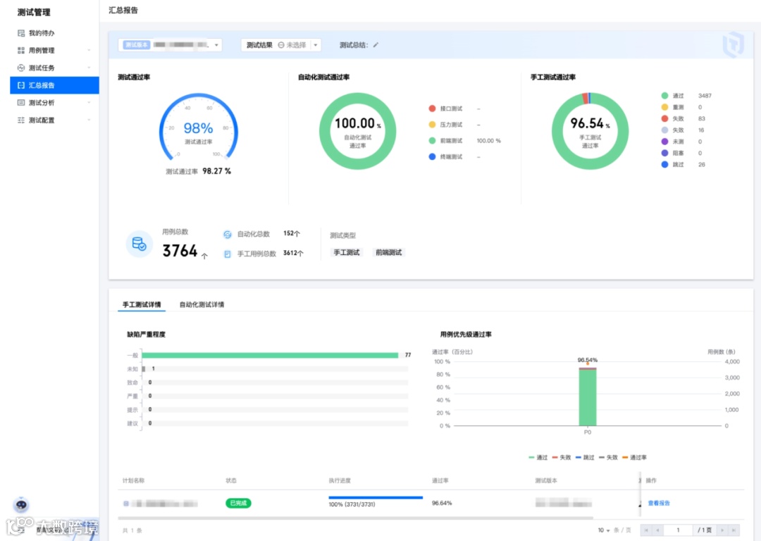
可视化动态看板
动态报告功能将测试数据转化为直观的进度视图与质量指标。全局看板可实时展示跨项目进度,自定义过滤器与分层视图支持多维度数据分析,帮助不同岗位的相关决策人快速定位质量问题。
产品细节剖析
在用例管理细节上,工具支持按照模板规范编写用例,使用灵活的层级模块,轻松组织测试用例库等等。这些细节的差异和构思,也成为整个测试活动中为用户节省时间的关键。
“
TA们的使用反馈
“
欢迎体验
扫描二维码,即可申请优测测试管理工具的演示与体验,还可以收获最新功能动态和使用指导!


