编者语
核心数据一致性达99.99%、开发效率提升50%、运维成本降低70%——这是中控技术采用 Apache SeaTunnel 构建数据采集框架及相关数据服务体系后的实测成效。
上周 Apache SeaTunnel 线上 Meetup 上,中控技术工程师崔俊乐分享了这家大型工业 AI 平台型公司的实践经验。我们已将视频内容整理成文,供行业同仁参考借鉴。
崔俊乐
中控技术股份有限公司数据技术主管。拥有多年数据领域工作经验,深度参与集团级数据平台的规划、建设与技术演进。在大数据技术的采集、存储与计算方面具备深厚的架构与实践经验。作为SeaTunnel的深度实践者,他将分享如何利用该工具在企业内部构建高效、统一的数据链路,驱动数据技术方向的落地与创新。
中控技术 1993 年创立于杭州,三十年一直围着流程工业转,今天给自己的新定位是"驱动流程工业的工业 AI 平台型公司",客户主要是化工、电力、制药园区的 DCS、PLC、MES 系统。换句话说,装置里每一度电、每一滴酸、每一次阀门动作,都要先过公司的采集层,才能往后谈工艺优化、碳排计算和 AI 预警。
困境:业务与技术的双重枷锁
困境:业务与技术的双重枷锁
业务侧最怕"起点掉链子"。数据采集作为数据工作的起点与基石,采集的稳定性和效率,直接影响数据资产的价值密度。采集一旦不稳,后面所有数据资产直接贬值。
业务侧把这些问题拆成三句话:
-
数据质量不佳,影响市场判断; -
数据应用落地慢、数据接入效率低。 -
实时数据应用存在延迟,影响业务运行。
而这与公司在技术侧遇到的挑战分不开:
-
采集挑战:入湖成本高、周期长,无法快速交付。 -
开发挑战:需要开发不同的代码,影响开发效率。 -
运维挑战:技术组件多,运维成本高。
破局:为何选择SeaTunnel
破局:为何选择SeaTunnel
为了解决这些问题,中控技术进行了数据采集工具的技术选型。内部打分只看结果,在经过多方对比之后,中控技术选择了拥有众多优势的 Apache SeaTunnel:
- 全面的连接能力
拥有丰富的Connector生态,官方支持上百种数据源/目的地的读写。 - 集群高可用与稳定性
分离模式架构,即使单个Master或者Woker节点异常,也不会影响采集任务的持续性。 - 数据一致性保障
支持Exactly-Once语义,并能通过CheckPoint机制实现任务异常后的自动断点续传。 - 强劲的吞吐性能
具备出色的分布式数据处理能力,通过简单配置即可调整并行度。 - 可观测的运维体验
提供了丰富的监控指标,并可集成 Prometheus、Grafana和AlertManager。
还有不可忽略的一点是,Apache SeaTunnel 学习门槛比 Flink 低,上手较快。经过评估技术后,Apache SeaTunnel 成为中控技术新的采集底座。
整体框架
实践:核心实施细节
为了使 Apache SeaTunnel 更贴合中控技术在流程工业领域的业务场景需求,公司对其进行了深度优化,围绕工业数据采集的高实时性、强稳定性及多协议适配性等核心诉求,开展了一系列针对性增强,充分发挥其在工业 AI 平台数据服务体系中的支撑作用。
关键优化
-
jvm_master_options
例如围绕内存管理和 GC(垃圾回收)开展的优化。在内存管理上,限制元空间大小并配置堆内存 Dump 以分析 OOM;GC 方面,选用 G1 收集器,通过日志、停顿时间、堆占用率、字符串去重、线程数、分区大小等参数调优,平衡 GC 开销与应用性能,保障内存使用效率与应用稳定性。
-
hazelcast-master.yaml
hazelcast-master.yaml优化涵盖多方面:通信上设最大重试与端口重试次数保障稳定;线程和日志配置提升资源利用与追溯性;调心跳间隔、故障检测阈值增强集群故障感知;启用Map持久化,用HDFS存储,配S3信息确保数据可靠存储访问。
延迟处理
针对Oracle-CDC延迟问题,中控技术从三方面进行了优化。
首先,关注Logminer日志切换频率,建议将其控制在每小时十次左右,过于频繁的切换易引发长时间延迟。
其次,对于QPS值极高的表,考虑将其拆分到新的SeaTunnel任务中,以减轻单任务压力。
最后,进行参数优化,涉及connection.pool.size、log.mining.strategy、log.mining.batch.size、log.mining.sleep.time等参数,通过合理调整这些参数来提升Oracle-CDC的性能,减少延迟情况的发生。
任务示例
-
MySQL-CDC 数据同步任务配置
-
Oracle-CDC 数据同步任务配置

运维体系
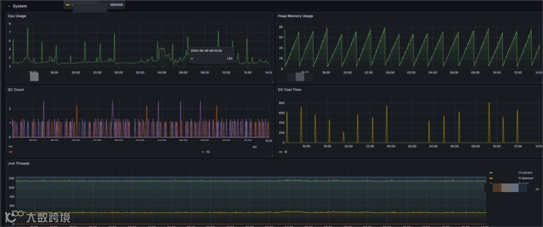
在运维体系上,中控技术也进行了一系列优化,用 Prometheus 和 Grafana 进行可视化集群监控和任务监控。
集群监控
✅节点状态:需实时监控节点状态,确保Worker节点无异常下线,保障集群处理能力;
✅集群吞吐:监控集群整体的SourceReceivedQPS和SinkWriteQPS,掌握数据流入与流出速率,评估集群负载;
✅资源状态:监控集群节点的CPU、内存,为资源扩容或优化提供依据;
✅网络健康度:通过监控内部心跳与通信延迟,确保集群网络状况良好。
任务监控
✅任务运行状态:要实时检查所有任务的运行状态(Running/Failed/Finished),这是监控的最基本要求;
✅数据同步量:监控任务的SourceReceivedCount和SinkWriteCount,实时掌握每条数据流水线的吞吐量;
✅延迟时间:这是CDC任务最关键的指标之一,当采集端发生持续延迟时发送告警。

页面还是熟悉的Grafana,只是数据源换成了 Apache SeaTunnel 自带的 Metrics API。
产品集成
集成 Apache SeaTunnel 后,中控技术构建了自己以指标管理平台为核心的数据服务架构。
该数据服务架构由数据中台(InPlant ED-DMP)提供数据调度任务管理、流计算服务管理、数据开发、离线 / 实时入湖等能力为底座支撑,依托大数据计算引擎和分布式存储运行;同时涵盖数据标准与质量、资产、主数据、元数据管理等模块。
指标中心(InPlant ED-metric)为上层提供基础支撑,指标管理平台基于此构建,具备自助报表、数据门户、数据大屏、指标市场、指标分析、预警监控等功能,最终向上输出多租户能力、私有云化、规范管理、智能决策四类数据服务,形成从数据底层到服务应用的完整运行逻辑。
成效:收获了什么
成效:收获了什么
基于 Apache SeaTunnel 构建专属数据采集框架与数据服务体系后,中控技术取得了显著成效,核心收获集中体现在以下维度:
- 稳定性:从“疲于奔命”到“高枕无忧”
任务故障率明显降低,核心数据一致性也达到了 99.99% 的较高水平,集群可用性大幅提升。 - 效率:开发运维效能的倍增
开发效率提升 50%,运维成本降低 70%,数据时效性提升,这些都是实实在在的数据提升 - 架构:资源优化与统一框架
统一了技术栈,不仅架构更清晰,还降低了学习成本。
一句话总结:Apache SeaTunnel 让数据采集彻底摆脱瓶颈束缚,成为驱动业务创新的核心引擎。
若你正深陷 Sqoop+Canal 架构的痛点困境,中控技术的这些实践经验或许能为你照亮前路,助你少走弯路、高效破局。
Apache SeaTunnel
Apache SeaTunnel是一个云原生的多模态、高性能海量数据集成工具。北京时间 2023 年 6 月1 日,全球最大的开源软件基金会ApacheSoftware Foundation正式宣布Apache SeaTunnel毕业成为Apache顶级项目。目前,SeaTunnel在GitHub上Star数量已达8k+,社区达到6000+人规模。SeaTunnel支持在云数据库、本地数据源、SaaS、大模型等170多种数据源之间进行数据实时和批量同步,支持CDC、DDL变更、整库同步等功能,更是可以和大模型打通,让大模型链接企业内部的数据。
同步Demo
新手入门
最佳实践
测试报告
源码解析

