- 项目简介
- 项目进度
- v0.2.0 发布内容
- 快速体验
- 数据的发送
- 数据的查询
- Trace
- Metrics
项目简介
Mocha 是一个基于 .NET 开发的 APM 系统,同时提供可伸缩的可观测性数据分析和存储平台。
项目地址:https://github.com/dotnetcore/mocha
注意:使用 git clone --recursive 克隆本仓库以及子模块。
项目进度
目前项目处于早期阶段,已经完成了对 Trace 和 Metrics 的基础支持,可以通过 OTel SDK 上报数据到 Mocha Distributor,然后通过 Grafana 展示。目前仅支持通过 docker-compose 进行简单体验。
v0.2.0 发布内容
-
支持 OTel Metrics 数据上报 -
支持通过 Grafana 展示 Metrics 数据
快速体验
在项目根目录下的docker目录中,执行以下命令启动项目:
docker-compose up -d
启动成功后,可以看到以下容器:
-
distributor: 提供用于接收 OTLP 数据的 gRPC API -
query: 提供用于接收查询协议的 HTTP API -
mysql: 用于存储数据 -
grafana: 用于展示数据
数据的发送
将 SDK 的 OTLP exporter 配置为 http://localhost:4317 即可将数据发送到 distributor。
数据的查询
Trace
配置 Jaeger 数据源
我们实现了支持 Jaeger 查询协议的 API,因此可以直接在 Grafana 中配置 Jaeger 数据源。
访问 http://localhost:3000/ 即可看到grafana的登录页面。用户名和密码都是admin。
登录后,点击左侧的菜单,选择 Data Sources,然后点击 Add data source。
选择 Jaeger。
配置 Jaeger 数据源的 URL 为 http://query:5775/jaeger。
点击 Save & Test,如果显示如下信息,则说明配置成功。
如果还没往 distributor 发送过数据,会显示如下警告信息。
Trace 数据的查询
点击左侧的菜单,选择 Explore,然后选择 Jaeger 数据源,即可看到 Trace 数据。
Metrics
配置 Prometheus 数据源
我们实现了支持 PromQL 查询协议的 API,因此可以直接在 Grafana 中配置 Prometheus 数据源。
访问 http://localhost:3000/ 即可看到grafana的登录页面。用户名和密码都是admin。
登录后,点击左侧的菜单,选择 Data Sources,然后点击 Add data source。
选择 Prometheus。
配置 Prometheus 数据源的 URL 为 http://query:5775/prometheus。
配置 HTTP Method 为 POST。
点击 Save & Test,如果显示如下信息,则说明配置成功。
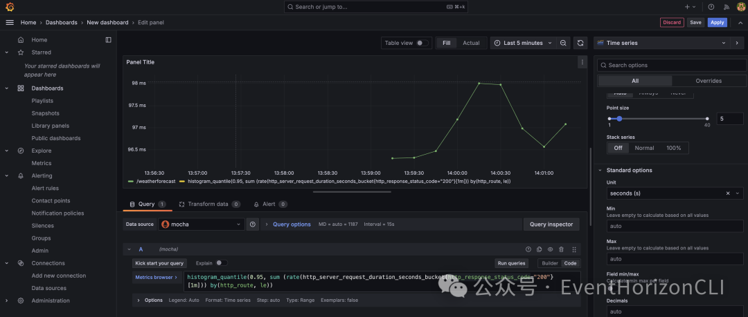
Metrics 数据的查询
点击左侧的菜单,选择 Explore,然后选择 Prometheus 数据源,即可看到 Metrics 数据。
点击左侧的菜单,选择 Dashboards,即可创建一个 Dashboard。
选择我们刚刚创建的 Prometheus 数据源。
接下来就可以根据需要添加 Panel,展示 Metrics 数据了。
目前的限制
目前 Mocha 支持的 Prometheus 的查询语法有限,更完整的支持需要等待后续版本。
目前支持的 function 主要有: abs, absent, histogram_quantile, increase, rate, avg_over_time, min_over_time, max_over_time, sum_over_time, count_over_time, stdvar_over_time, stddev_over_time
目前支持的 aggregation 主要有: sum, min, max, avg, count, stdvar, stddev, count, count_values, topk, bottomk, quantile

