

一场活会议活动的举办在外行人看来水到渠成。但是很多“圈内人士”都知道,在整个会议活动过程中各种管理问题,流程问题,细节问题等等分分钟可以就可以让我们的实施者原地爆炸。参与人员寥寥无几,签到现场秩序混乱如同菜市场,互动环节观众云里雾里开飞机,活动数据乱七八糟、杂乱无章。Emmmm....盟主强行脑补了一下画面,不禁打了个寒颤,不过也别灰心,这些东西宜盟统统能帮您解决,让您的会议活动管理轻松愉快。

1
会议活动精准推广
宜盟无需繁琐复杂的操作,只需要在手机或者电脑简单点点点10分钟即可轻松创建会议活动。轻松实现活动(会)前的全流程,全方位推广、活动中(会)中的放松项目,数据等实时把控、活动(会)后的各种数据汇总导出、分析。宜盟致力于让您创办的活动更加专业,更加有效率。

2
签到多样化,质的体验
说道电子签到,宜盟的签到方式可以说是多元化的了!根据不同的活动规模,活动场地,活动类型等,我们推出了不同类型的签到方式。扫码签到,wifi签到,实时位置签到让您的签到更加灵活,除此之外后续我们也会增加闸机签到,RFID签到等科技感十足,速度极快且识别准的高效率签到方式,让您的活动档次十足,十分有面子,当然我们也提供定制化签到设计,可根据主办方的要求DIV签到,给参与人员带来更好的体验,形成良好的企业风向。

3
创意互动,欢乐无限
告别传统的互动方式,根据“互动抽奖”+“商务互动”量大方向推出独树一帜的互动方式,引动全场。
目前商务互动,我们有“照片上墙”,“签约上墙”,后续会增加“大屏聊天”等信息数字化的奇特互动玩法,微互动赋予新意。同时与会人员可以同时下载会议活动启动仪式视频。互动抽奖我们可以实现微信签到让所有参与人员的微信头像实时同步到大屏幕组成特殊的LOGO,通过筛选微信头像进行抽奖互动环节,强烈激发参与人员的参与感,同时也为公众号吸粉。
4
数据分析,全面掌控
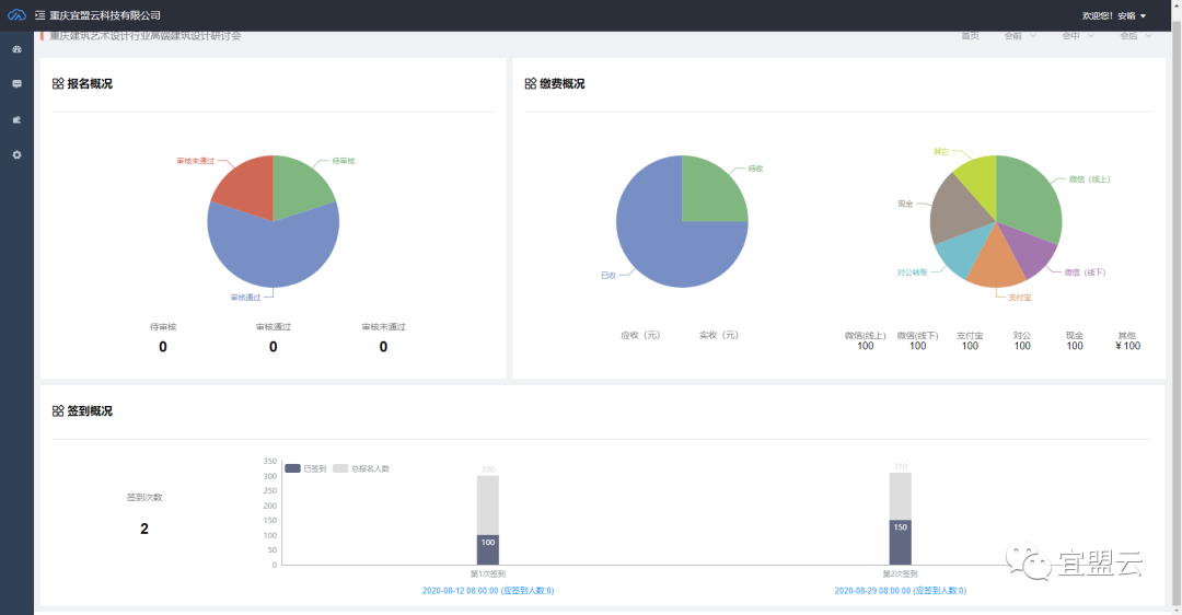
活动结束后可自动生成当场活动的数据表全面的进行数据分析,让您实时了解会议活动前的报名数据、短信通知数据,会议活动中的签到情况、缴费审核情况和会后的发票数据等总体数据信息。此外后续还支持对所有会议活动参与人的行为数据进行联通实现标签化管理,形成精准的用户画像。为后续会议活动实现分类发送短信通知邀请等,实现对企业的粘度。

《宜盟活动助手》适用场景灵活多变,操作简单易懂,数据安全可靠,如果您有这方面的需求可以点击下方的阅读全文进行详细了解。

END


