近期,天拓四方成功为南美某铁矿海水淡化项目预装式变电站提供了包括高压配电、综保系统、PLC软硬件控制系统及低压变频器等整体西门子解决方案。今天我们就通过这个项目来了解一下预装式变电站整体西门子电控系统解决方案在水行业中的应用。
首先我们先来了解一下,什么是海水淡化?
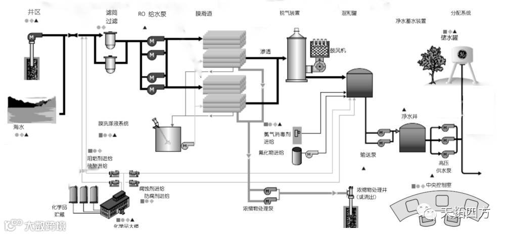
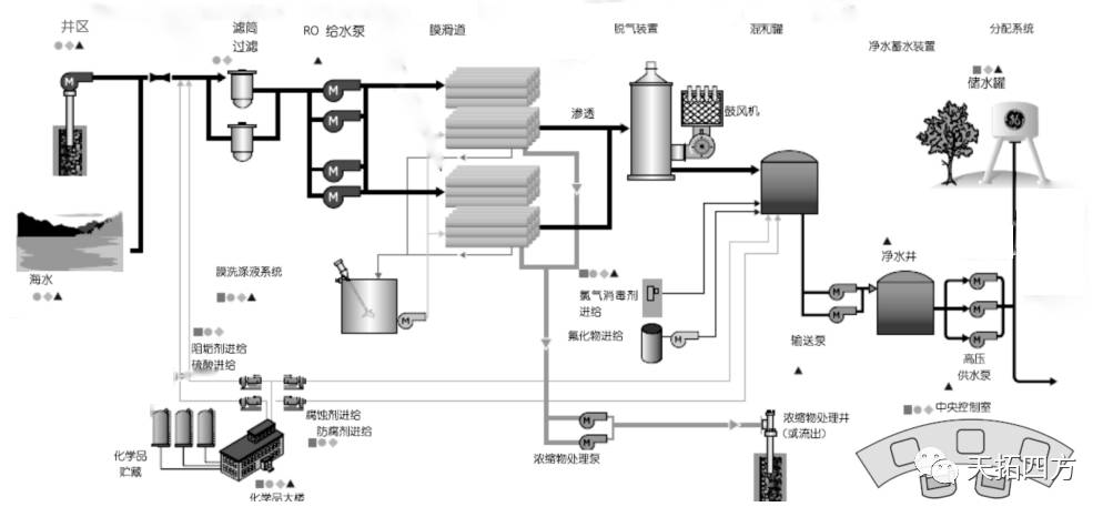
海水淡化即利用海水脱盐生产淡水。是实现水资源利用的开源增量技术,可以增加淡水总量,且不受时空和气候影响,可以保障沿海居民饮用水和工业锅炉补水等稳定供水,从海水中取得淡水的过程叫海水淡化。工艺流程如下:

西门子自动化海水淡化典型方案如下:

以本次项目为例,业主预计在2019年增产细粉产量1000万吨,为此,需要配套建设一座产能为20000立/天的新反渗透海水淡化厂。在综合考虑用户现场实际运行特点和产品技术的先进性、可靠性以及高性价比,我们的技术工程师为该海水淡化厂预装式变电站推荐了西门子最优项目解决方案。
首先我们了解到该项目控制系统主要由客户端-服务器网络结构构成,根据工艺控制要求,基础自动化控制系统(L1)共需要PLC控制设备2套,其中取水泵站区域设一套S7-412(非冗余)系统,海淡主体区域设一套S7-414冗余系统;人机操作接口(HMI)2套;工程师占1套,冗余HMI服务器一套。
基础自动化系统主干网络要求采用以太网,100M Ethernet,TCP/IP协议,光纤或双绞线介质,完成各系统内部各级之间的数据通讯任务。利用开放的系统结构特点,及与将来增加过程控制管理计算机进行数据通讯的可能,预留通讯接口。

我们推荐采用西门子3AE系列真空断路器,以保障高压供配电、7SJ系列综保系统为高压配电保驾护航、SINAMICS G120/G 130系列变频器为低压电机提供稳定的可调速的动力系统。在本项目中,西门子良好口碑和天拓四最优的项目解决方案及优质的技术服务获得了客户的高度认可。
天拓四方多年来与西门子同心协力,为各行业提供西门子整体解决方案。水行业做为天拓四方重点关注的行业之一,可为客户提供污水处理、供水、海水淡化全流程生产链完整的西门子电控系统解决方案,10余年的海内外大型项目经验已让天拓四方成长为水行业解决方案权威技术应用专家!
如需了解更多行业案例,可以关注“天拓四方”公众号,微信留言或点击“天拓四方”公众号菜单栏,点击行业案例查看,欢迎垂询!
如果您的工厂有智能制造转型升级的想法,如果您的设备有远程运维和大数据采集分析的需求,如果您对智能制造、数字化工厂、工业互联网和工业大数据应用感兴趣,有技术创新、售后疑难问题或智能制造发展知识分享的意愿,欢迎微信搜索“数网星官微”或搜索数网星公众号ID:swxpingtai关注数网星官微公众号。最前沿的智能制造应用技术,最系统的智能制造解决方案、最权威的智能制造信息解读,更多精彩请关注数网星官微,我们不见不散!
>>天拓人物专访:一位30年技术老师傅见证直流调速系统的时代变革
>>让愿景走进现实:天拓四方受邀参观“西门子数字化体验中心”
>>保护生命之源---410SMART控制系统为“生命之源”保驾护航


