【公众号回复 “1024”,免费领取程序员赚钱实操经验】
大家好,我是章鱼猫。
今天推荐的这个项目是「AYA」,是一款可轻松控制安卓设备的桌面应用,可视为 ADB(安卓调试桥)的图形界面(GUI)封装工具。
之前也推荐过类似的项目:字节跳动开源的这款工具集厉害了
目前支持的系统版本:
Windows x64(64 位 Windows)
Mac arm64(搭载 ARM 芯片的 Mac)
Mac x64(64 位 Intel 芯片的 Mac)
Linux x86_64(64 位 Linux)
功能特性
1、屏幕投射
支持高质量、低延迟投射,可通过键盘和鼠标控制设备,同时具备录屏与截屏功能。
2、文件管理
可浏览设备目录,支持文件的查看、上传与下载操作。
3、应用管理
提供应用安装 / 卸载、数据清除、启动 / 停止应用,以及 APK 导出功能。
4、进程管理
实时查看设备进程,一键结束异常进程。
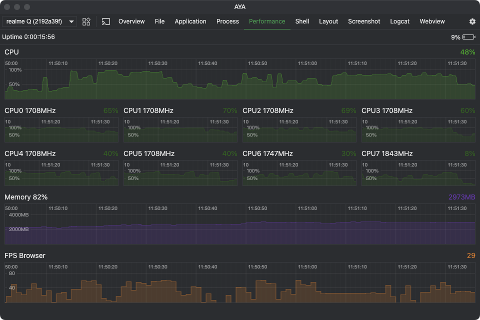
5、性能监控
实时监控设备的 CPU 占用、内存使用及 FPS(帧率)数据。
6、终端
提供类 ADB Shell 的操作体验,支持多会话管理。
7、布局检查器
查看应用布局信息,一键保存布局数据。
8、截屏
一键截屏,支持截图的保存与复制功能。
9、日志查看
图形化 Logcat 工具,支持按日志级别 / 标签筛选,且可导出日志。
体验地址:https://aya.liriliri.io/
开源项目地址:https://github.com/liriliri/aya
开源项目作者:liriliri
最近,章鱼猫建了一个「GitHub 精选交流群」,欢迎大家一起交流优秀开源项目,也可以宣传自己的开源项目,在 「GitHub 黑板报」公众号后台回复【加群】邀请你入群。
点击下方公众号卡片,即可关注我,每天为大家推送优质开源项目,在对话框回复关键字,即可加群。

