又到了一年一度的双11大促筹备期,复盘去年东南亚市场双11大促当天,不少卖家便拿下上千、甚至上万的销量。据Shopee官方报道,去年11.11大促开局5分钟售出1100万件商品,首2小时平台访问量涨至平日5.5倍。当天CPAS广告为卖家带来的曝光较过往大促日上涨了299%,投产比较之平日提升超过3倍!在一年比一年高的成交量的趋势来说,或许今年双11大促将迎来新的销量巅峰!那么,大促的筹备关键点是什么?
电霸数据分析软件不仅能帮助商家选品、运营,还能帮助商家“对症下药”做关键词广告,不浪费一分直通车费用。
打开电霸数据分析软件Shopee版官网-选词分析-直通车精准选词,在右侧输入大词(比如女装),获取各类直通车精准选词的搜索量及品质分数。精选出来的词用作大促期间使用关键词广告能让店铺粉丝增长、单品销量翻升,是卖家打造爆款产品,并为店铺带来大促后长线盈利的绝佳机会!

图源:电霸SHP版数据分析软件
某美妆品类新卖家的店铺在9.9大促前使用了一个月的关键词广告充分预热,9.9当天单量破千,大促后店铺获得全面提升,粉丝数增长了120%,日单量提升了170%!这就是很好的一个例子!
某箱包品类成熟老卖家的店铺在大促期间利用广告配合爆款降价,在秒杀资源稀缺的情况下用广告突破店铺瓶颈并达成爆单成就,大促后日单量提升40%!
某竞争激烈品类的卖家在大促期间单量跑赢大盘,得益于清晰的爆款矩阵规划和首屏流量狙击,店铺在大促后仍保持强劲竞争力,单量较大促前翻升80%。
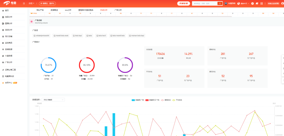
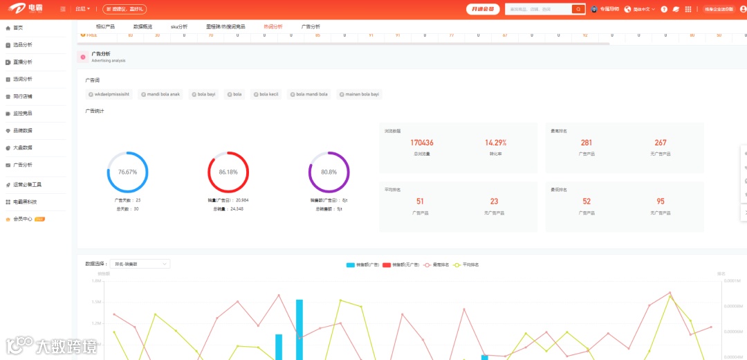
使用电霸广告分析功能,点击产品直通车\店铺直通车获取竞品店铺的各类操作,比如竞品用了什么搜索词、哪天用了哪个热搜词开广告。不仅如此,电霸还能一键获取竞店的广告分析……

图源:电霸SHP版数据分析软件
电霸这款数据分析软件有70+个实用功能,而且目前也还在根据Shopee店铺的玩法研发新功能中……总有几十个功能能让您频繁使用。
目前电霸官方将下架终身版会员,现在购买不仅有3.?折,还赠送近2700元豪礼。3.?折,还买一送三的机会仅此一次!
10月28日前联系导师购买即
享
大额电霸终身折扣码
送
价值399东南亚选品运营解析1份
价值899店商眼插件1年使用权限
价值1399VIP干货运营直播课90+

目前不仅大促将至,东南亚跨境电商仍处于一片蓝海,还处于一种高速发展的状态。没入场的商家,在当下入场也不晚。入场的商家应当着力在将至的大促中。电霸Shopee软件不仅有1对1导师帮您从开店-运营前中后期,还有精准的数据支持。如果您想要购买,扫描下方二维码获取专属导师领取3.?折扣优惠!


