360°旋转棒球帽收纳架:高利润潜力与市场竞争分析
这是一款可360°旋转的开放式棒球帽收纳装置,设计可容纳超过40顶帽子。开放式结构有助于空气流通,有效防止湿气和异味,保持帽子干净清爽。

产品挂钩采用圆角设计,末端光滑,避免刮伤帽檐;坚固金属框架搭配高级表面处理,确保耐用性。除家庭使用外,也适用于手工艺品展销会、市集及供应商展示场景。

销量表现
根据卖家精灵数据,该产品目前有1个变体,上架41天即实现销售转化,近30天父体销量达235单,显示出较强的市场接受度。

关键词竞价情况
反查结果显示,主要流量来源为广告投放。核心关键词“hat organizer”PPC竞价为1.06美元,“hat rack”为0.98美元,整体广告成本处于合理区间。

利润分析
当前售价27.99美元,平台佣金4.2美元,FBA费用7.31美元,国内同款采购加头程物流成本约5美元,账面利润率超41%(数据仅供参考),具备较高盈利空间。

专利风险提示
经睿观专利检索,该产品存在类似外观专利,其他类型专利未查,侵权风险尚不明确,建议谨慎评估。


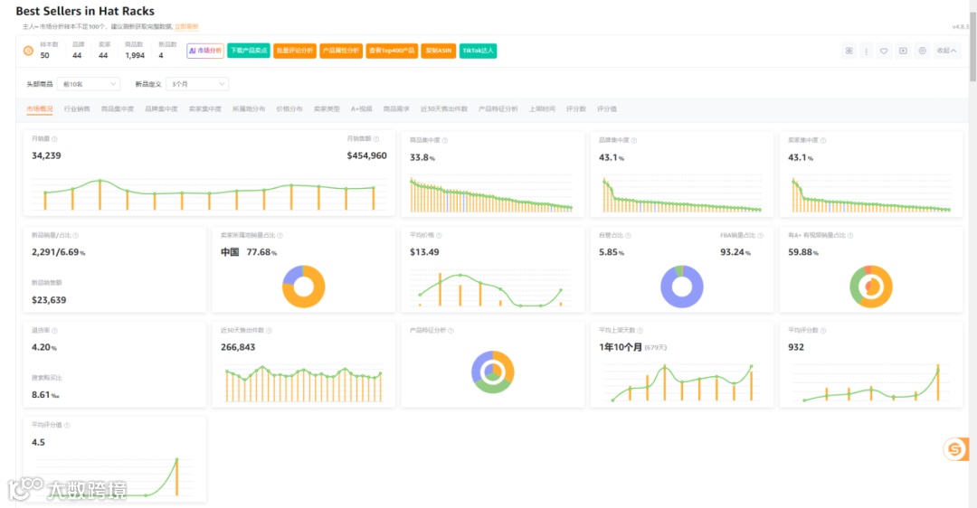
市场格局分析
市场数据显示,在50个样本中,新品数量为4个,新品销量占比6.69%,商品集中率33.8%,品牌与卖家集中度均为43.1%,中国卖家占比高达77.68%,类目退货率为4.2%。市场竞争激烈,但仍有新品突围机会。

综合点评
欧美市场对棒球帽需求旺盛,该收纳架兼具家用与商业展示功能,属细分刚需品类。当前利润率可观,PPC竞价适中,新品有一定增长空间。
但需注意其存在外观专利风险,且中国卖家占比较高,竞争激烈。建议有经验的卖家评估改款可行性与合规风险,新手谨慎入场。


