可定制木制书页支撑器产品分析
这是一款可定制的书页支撑器,尺寸为3.54×1.26×0.5英寸,配合拇指使用可轻松翻页,提升阅读体验。产品两侧(顶部和正面)支持个性化刻字,可添加姓名、引语或祝福语,既实用又具纪念意义,适合作为阅读爱好者、教育工作者的礼品。

书页夹采用环保榉木或胡桃木制成,质地坚固,纹理自然。边缘打磨光滑,贴合书籍与手指,使用舒适,是书迷理想的阅读辅助工具。

销量表现
据卖家精灵数据显示,该产品目前有1个变体,上架仅24天即开始出单。近30天父体销量达759单,市场反馈迅速。

评论数据分析
尽管销量增长较快,但用户评价数量稀少,评论数据稀疏,存在人为操作或链接合并的可能,需警惕运营手段对真实反馈的干扰。

关键词竞价情况
反查结果显示,产品流量主要依赖广告获取。核心关键词中,“book page holder”PPC竞价为1.17美元,“bookmark”为0.66美元,“book holder”为0.85美元,推广成本处于中等水平。

利润测算
当前售价为6.99美元,平台佣金1.05美元,FBA费用2.48美元,国内同款采购及头程物流成本约1美元。初步估算账面利润率约为35%(数据仅供参考)。

专利风险评估
经睿观专利检索,该产品目前未发现外观专利登记,其他类型专利未深入排查,侵权风险尚不明确,建议上线前进行完整知识产权核查。


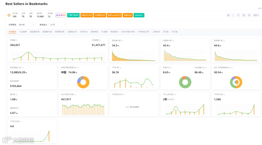
市场环境分析
市场数据显示,在100个样本中,新品占比12个,新品销量贡献率为6.29%。商品集中度34.3%,品牌集中度42.4%,卖家集中度44.6%,中国卖家占比高达74.06%,类目退货率为1.88%,整体竞争格局较为集中,中国供应链优势明显。

总结
该产品数据模型存在一定局限性,但书籍周边品类在欧美市场拥有稳定消费群体。叠加个性化定制元素,有助于规避专利风险并提升利润空间。理论上具备一定发展潜力,建议有相关资源的卖家关注测试机会。

