今天小伙伴发来新人们较喜欢的厨房类目用具,一起来看看它的市场数据。
这是一款多功能不锈钢开罐器,将它放在盖子上,轻转动把手并提起,就可快速打开难以用手拧开的密封罐和瓶。

产品使用高强度不锈钢制成,设计配备防滑握把,提供稳固抓握力,非常适合老年人、关节炎患者、手部力量有限者或长指甲的人使用,是家庭厨房必不可少的用品。

销量数据
卖家精灵数据显示,这产品有3个变体,当前刚上架13天,上架即出单,目前近30天父体销量314单。

关键词竞价
反查结果显示,所有流量词几乎都是广告流量。其中主要流量词kitchen的ppc竞价0.46美金,主要流量词jar opener的ppc竞价1.16美金,主要流量词jar openers top rated for seniors暂无ppc的参考竞价。

利润情况
当前店铺售价为25.88美元,佣金3.88美元,FBA费用是3.25美元,国内类似同款产品采购价加头程物流,总成本约3.5美金,整体账面利润率超过58%(数据仅供参考)。

产品专利
睿观专利检索发现,这个产品有外观专利。其他专利没有查,风险未知。


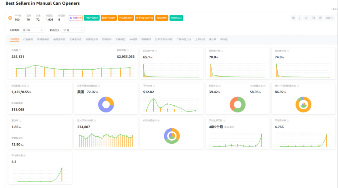
市场分析
市场数据显示,100样本中新品有6个,新品销量占比0.55%,商品集中率65.1%,品牌集中度70%,卖家集中度74.9%,美国卖家占比72.02%,类目退货率1.86%。

小编总结
罐头是欧美家庭厨房常见的食品,开罐器有稳定的需求,特别在老龄化严重的欧洲市场。刚需大、高利润、无外观专利,新品销量占比也足见市场潜力。
难处在于美国卖家占比过大,广告流量词过多且市场竞争激烈,对运营者有较大的挑战。有相应资源的小伙伴,可以小批量做些尝试。




