
从数据上显示目前约80%的关键词已出现多变体自然位现象,覆盖多数类目。尤其是头部卖家可通过多子体模式占据多个首页自然位,形成“霸屏”效果,然后对中小卖家来说,就不那么友善了!意味着自然流量空间被压缩,生存通道更窄了!
从SIF关键词插件抓取的数据来看,亚马逊在今年的7月的PD结束后就开启小范围测试,10月扩大覆盖范围,现在黑五期间彻底在美国、英国、德国、日本等多站点全面普及了。
在过去
我们推变体的时候,总是会顾虑,多变体下的子体与子体之间会相互抢流量,因为在过去⼀个关键词下多个变体只能拥有⼀个⾃然位,所以不得不分优先级推广,或者是直接拆开推广,这就造成了推广费用的大大增加。
而现在
⼀个关键词下多个变体可以直接抢占多个⾃然位,让同一父体下的多个子体在不同自然位展示,大大提升产品曝光和流量同时,还大大节约了我们的推广成本。
那么面对亚马逊 “多变体⾃然位” 新规,我们如何在黑五这个黄金期快速撬动多自然位和曝光呢?这也是一波肉眼可见的流量红利呀?
其实我们可以借助Sif的独家功能【查多变体自然位】来查看,自己的产品到底有没有占到这些坑位?吃到这波流量的红利,以及及时做出相应的调整

首先,打开Sif工具-点到「查多变体自然位」页面,输入你的ASIN,就能知道你的listing下所有变体抢占自然位的全部情况了。

深绿色柱子:原来单自然位时候的自然流量
嫩绿色柱子:因多个自然位,额外获得的自然流量(这部分就是变革的新变化)
折线:有多个变体自然位的关键词数量,譬如:我们可以看到这个Asin有146个词有多个自然位置
你也可以点击右上角按钮,只看额外新增的自然流量。然后再结合我们当前的广告策略,同时把几个变体的子体都推上自然位

绿色背景的“增”,表示这是当天相对于上一天新获得的额外自然位。

红色背景的“丢”,,代表的是昨天有,但是今天没有的额外自然位。

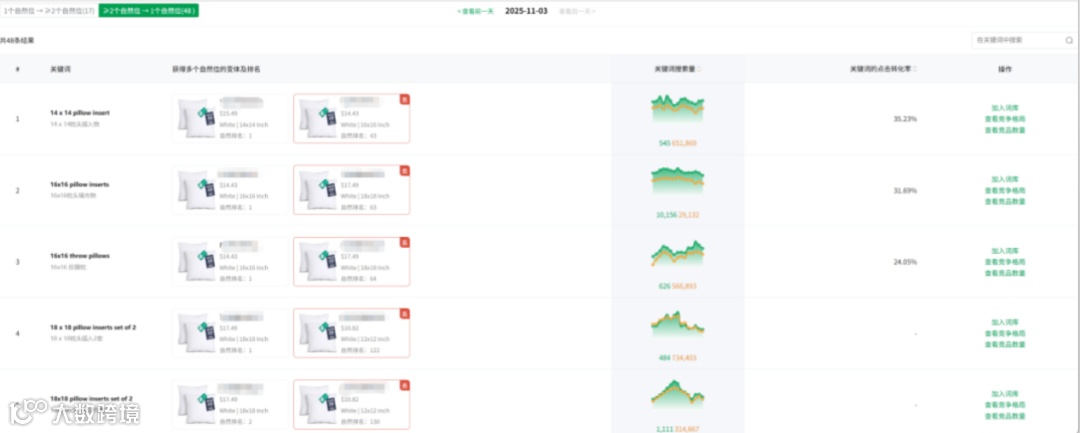
回到页面,继续向下滑,展现的是在选中时间段内,获得过多个自然位的关键词及相关信息。从多维度数据明细中可以知道,变体中那个子体有拿到自然位,本别排在第几页第几位,那个关键词正在拉动着多个变体出单,那个子体需要单独“开小灶”。做到心中有数。
譬如
如果排名靠前(第⼀⻚前排):重点维护现有排名优势,同时通过其他占位变体构建防御矩阵,实现⻚⾯占位最⼤化。
• 如果排名相对靠后(第⼆三⻚):优先进⾏产品基础优化,系统提升⾃然排名,同时参考竞品成功案例调整运营策略。
锁定高价值关键词与潜力变体,同步优化链接和广告
亚⻢逊"多变体⾃然位"规则不仅是流量分配机制的升级,更是平台推动精细化运营的重要信号。面对新规,与其被动适应,不如主动出击
最后
临阵磨枪,不快也光,希望大家黑五利用这个新规则,来个临门一脚,爆单助力!
祝大家旺季大卖!
今天分享就到这里,另外,我这边建了一个卖家交流,如果你是一名亚马逊卖家,可以一起进群交流哦,感兴趣的朋友,欢迎私信,简单介绍一下自己,就可以加入,拒绝服务商进入,进去也会被踢,感谢理解,如果是服务商就不要加了哈,免得引起不好的误会就不要了。
如果我分享的内容对你有所帮助,记得关注+点赞+在看+分享给更多需要的朋友~,码字不易。我是安妮,你的互联网电商搭子,专注亚马逊运营8年+

