戳蓝色字“山西晋路同创信息技术有限公司”关注我们哟!

全文共:2027字 阅读时间:1分钟
近年来,人工智能浪潮席卷全球各行各业,智慧水务领域为了破除传统运营模式束缚、人工经验主导决策、系统维护又难又贵、数据价值难以挖掘等痛点,积极寻求智慧水厂智能化升级解决方案。
亚控科技作为国际领先的智慧水务解决方案供应商,积极融合前沿科技并率先破局,将自主研发的KingWater智慧水务生产管控平台与DeepSeek AI大模型深度绑定,打造一站式智慧水务解决方案。目前,亚控合作伙伴已将该解决方案成功应用在湖南常德某国资自来水厂,不仅解决了数十万居民的用水难题,更开启了智慧化AI供水管理的全新模式,为广大用户树立了可复制的行业标杆。
湖南常德某国资自来水厂,地处长江经济带与洞庭湖生态经济区,坐拥沅江、澧水等丰富水资源。该智慧水厂建成后,可满足周边20万居民的用水需求,还是当地城乡供水一体化改革的“关键一环”。为了规避传统定制开发周期长、难维护、成本高的尴尬困境,业主方委托湖南某知名设计院从全国范围内遴选智慧解决方案产品供应商,经过长达4个月的严格测试,最终亚控的KingWater智慧水务生产管控平台脱颖而出,看中的正是其“开发快、维护易、成本低”的优势,借此打造真正贴合水务管理需求的智能系统。
在常德水厂项目中,亚控充分发挥KingWater智慧水务生产管控平台“组态化、低代码”的核心优势,深度融合DeepSeek大模型的AI能力,搭建起一套覆盖水厂生产、管理、运维全业务流程的智能体系。该平台以模块化设计为基础,将复杂水务需求拆解为七大核心功能模块,每个模块均针对行业常见的运营痛点精准设计,既保证功能的全面性,又实现各环节的协同联动:
平台通过部署经过额外训练且拥有大量水务资料的DeepSeek,对设备、工艺、水质等数据进行深度训练,协助运营人员进行精准的预测性分析,并提供具有决策价值的建议。部署后的大模型不仅能实现秒级对话响应,还能有效助力用户进行高效的数据分析,从而大幅降低人工成本。
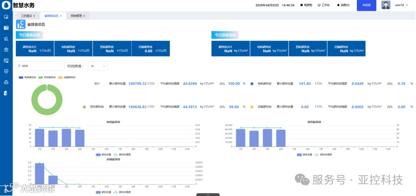
自带高端驾驶舱模板,可视化智能看板通过BS平台实时展示全厂运行数据;提供生产、设备、能耗等专题看板,数据可通过数值、曲线、柱状图等形式呈现,结合AI智能问答可以瞬间掌握全局。
实验室管理仪器信息、维护记录全跟踪,还能导出分析;样品采样、检测数据线上录,检测结果用图表直观展示,水质管控更精准。通过AI智能提醒,可以让用户及时处理待维护任务。
在资产管理模块中,设备台账已融入健康度智能分析功能,并可建立专属的故障知识库;设施维保工单实现自动关联,库存一旦低于预警值即自动提醒,有效降低运维成本。
智能报表管理功能能够实现工单的智能分配与报表的自动生成,精确统计碳排放量并详尽记录用户操作日志,有效解决了人工处理效率低下和数据统计繁杂的问题,显著提升了日常运营效率。
该模块支持导入obj、fbx、gltf等3D模型,快速构建水厂三维场景,实现二三维度深度融合展示,支持自由漫游、路径漫游与沉浸式漫游,直观呈现厂区布局与设备运行状态,方便管理人员远程巡检与场景化管理。
多态融合GIS智能服务创新性地将瓦片静态绘制与动态绘制技术相结合,打造智能化快速定位解决方案。平台提供的低代码GIS开发工具,支持加载在线地图及导入离线瓦片图,实现水厂级GIS展示、标记点呈现、动态路径绘制及距离/面积测量,助力空间信息高效管理与快速定位。
这套智能系统落地后,湖南常德某国资水厂的变化肉眼可见,三大维度交出亮眼“答卷”:
可视化看板让数据“说话”,管理人员不用跑现场就能做决策,响应速度快了50%以上;AI助手接手故障咨询、能耗分析,1-5秒就能出结果,人工重复劳动少了很多。
模块化开发省去定制化费用,维护成本直降40%;设备健康度预警让故障停机时间缩短30%,能耗精准监控还能省能耗开支,运营成本“一减再减”。
实验室数据电子化,避免人工统计误差,水质管控更精准;安全风险动态盯防、人员权限清晰划分,管理漏洞少了,供水安全更有保障。
随着“AI+水务”融合不断加深,亚控科技将以KingWater+DeepSeek为核心,持续推动水务行业智能化升级向更深层次、更广范围迈进。
未来,亚控将进一步优化平台与大模型的协同能力,让AI不仅能完成基础的咨询与分析,还能主动学习水厂工艺逻辑与设备特性,实现软件功能自主迭代、设备异常提前预判、突发状况智能处置,推动水厂从“自动化运行”向“自主化管理”跨越。同时,亚控将不断拓展平台的适配场景,从自来水厂延伸至污水处理、工业供水、净水工程等领域,打通“水源-水厂-管网-用户”全链路数据通道,构建一体化智慧水务管理生态,助力整个行业实现安全、高效、绿色的可持续发展,用科技守护每一处水源,保障每一户用水。
若要了解更多详细信息
欢迎联系服务专线
联系我们
电话
:400-069-030
: 601454066
微信
:山西晋路同创信息技术有限公司
官网
:http://sxjltc.com
推 荐 阅 读
来都来了,点个在看再走吧~~~

