跨境运营中,不少卖家常陷入“忙而无果”的困境:每天刊登上百款产品,却不清楚出单率如何;想优化发品策略,却缺乏“业务员效率”“店铺转化”等核心数据支撑,决策全凭经验。
现在,店小秘ERP全新上线“刊登报表”功能,支持TikTok Shop平台从业务员、平台、时间、店铺、SKU五大核心维度,查看全链路发品数据,帮卖家精准洞察运营真相,让每一次发品都“有的放矢”,每一项策略调整都“有据可依”。
五大维度
拆解刊登全链路
五大维度构建完整分析框架,实现“人员可考核、平台可优化、趋势可预判、店铺可精细、产品可筛选”,覆盖从执行到策略的多层需求:
业务员维度
聚焦绩效核心指标,数据直观且细节完备,直接服务于人员考核管理。
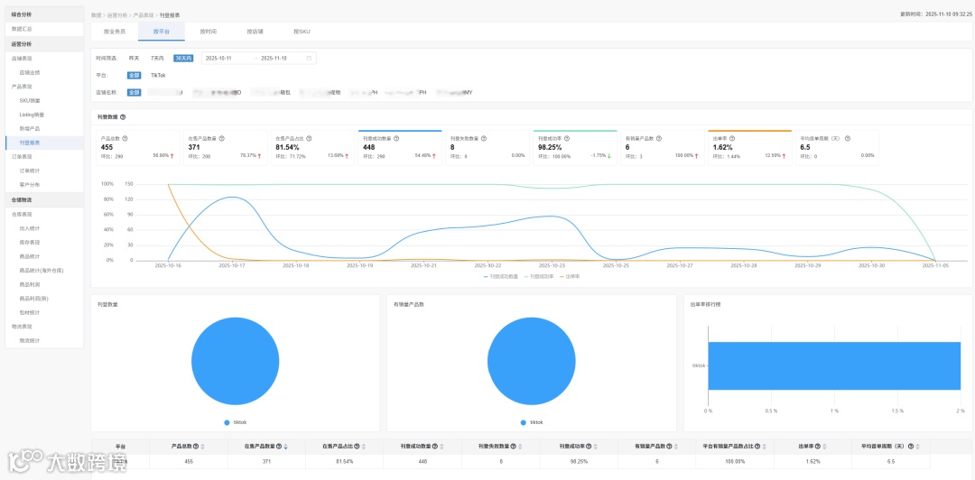
平台维度
指标全面覆盖运营全流程,既支撑运营调整,又衔接生产与需求端,是策略优化的核心依据。
时间维度
动态追踪发品趋势,为灵活调整刊登数量提供数据支撑,精准适配市场变化。
店铺维度
细化平台视角下的资源分配,避免资源浪费,实现店铺精细化运营。
SKU维度
微观切入单品表现,直接关联选品、库存等核心业务,是产品层面决策的关键。
各维度均以柱状图、饼图、趋势图等图表直观呈现核心数据,辅以详细表格列明明细。数据默认展示最近30天,时间筛选无范围限制,满足多样化分析需求。
三步直达
快速查看维度数据
三步直达,快速查看维度数据👇
登录店小秘ERP,进入首页
上方导航栏【数据】→【运营分析】→【刊登报表】或在【数据】→【运营分析】→【产品表现】→【刊登报表】进入
进入页面后选择目标维度,设置筛选条件,即可查看刊登成功数量、成功率、出单率、平均首单周期等核心指标
三大核心场景
解锁数据价值
锁定出单率下滑根源:从时间、店铺、业务员、产品多维度拆解数据,快速定位下滑节点、低效店铺及负责人,明确低出单率产品类目,针对性调整挽回业绩。
“高潜力产品”快速铺满全平台:在SKU分析中筛选销量、出单率超均值的爆品,查看其店铺分布,通过店小秘“产品复制”功能同步至全平台店铺,最大化收益。
精准判断高盈利市场:同产品多站点投放后,通过店铺维度对比各站点出单率、首单周期,聚焦需求旺盛市场,优化广告投放与库存储备,提升整体盈利。
权限精细管控
功能普惠全员
精细化权限设置:主账号默认拥有全部查看权限,可在管理权限中为子账号“授权刊登报表查看权限”。
无VIP限制,全用户免费使用:本次上线的“刊登报表”功能,无任何VIP等级门槛,免费版与付费版用户均可完整使用所有维度数据分析功能,真正实现功能普惠。
卖家用好刊登报表功能,精准调整发品策略、锁定高潜力产品不再难!除此以外,店小秘ERP更提供“选品-刊登-订单-物流-财务”全链路解决方案,以数据驱动打通跨境运营全流程,实现各环节高效协同与成本精准管控。

