大数跨境
0
0

解读卖家精灵的市场分析报告

解读卖家精灵的市场分析报告 鱼跃跨境手记
2025-10-31
45
导读:今天分享一下如何分析卖家精灵的市场分析报告。数据大家都有,难得的是数据解读的能力。

今天分享一下如何分析卖家精灵的市场分析报告。数据大家都有,难得的是数据解读的能力。

下面以ice maker为例

在bsr排行榜中可以直接用插件下载市场分析报告
当然也可以直接用插件查看整体情况。解读一下含义。
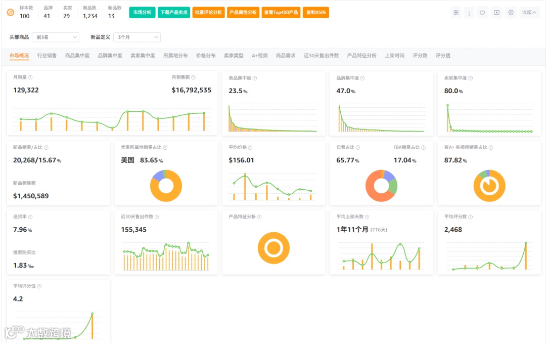
月销量129322,月销售额16792535,属于中等偏大市场。
商品集中度23.5%,品牌集中度47%,垄断程度不严重。
买家集中度80%,垄断较为严重。
新品占比15.67%,新品占比大,对新品友好。
平均价格156.01,是高客单价市场。
退货率7.96%,搜索购买比1.83%,数据表现尚可。
平均上架天数1年11个月,算是新兴市场。
平均评分数2468,对评价资源有要求。平均评分值4.2,市场反应较好。

01

具体板块分析
行业销售
制冰机是一个结节性产品,因此全年有浮动。7.8.9月为销售高峰,其余为淡季。但是和我们的日常认知不同的是,11,12月销售额回升。究其原因,①是因为11-12月是节日季,包括感恩节,圣诞节,导致派对和聚会的需求激增,②而美国人是习惯喝冰水,③冬季美国多数使用暖气,会导致冷饮需求增加等原因。
商品集中度
商品集中度23.5%,垄断程度并不高。可以看到蓝色条为新品销量,在排名分布中属于靠前水平。
品牌集中度
品牌集中度47%,垄断程度属于中等。主要品牌是EUHOMY,Silonn等,其他品牌占比平均,曲线平滑。
卖家集中度
卖家集中度,主要是亚马逊自营和VC账号的链接,集中度达到80%,垄断程度较高。

上架时间

主要是23,24,25年上架的产品。23年的销量占比最多,24,25年销量比较平均,但24,25年销量相比于往年是增长的。平均上架天数716天,市场还算比较新颖。
评分数
平均评分数量虽然数值较大,但是查看评分数分布详情,发现大部分链接评分集中在0-300的区间,并且销量占比最高的区间集中在150的区间内,评分要求不算太高。
以上就是全部内容。想了解更多详细信息,可以直接看卖家精灵的视频解读,现在工具都很方便。
作者有话说:
有一些人留言了,我没有回复。没有回复就是我也不懂。但是我会把留言放出来,看下有没有其他老铁可以回答了。(千万不要觉得我写个公众号就很厉害了,其实我很菜的)

卖家精灵折扣码:
【YYSJ90】:包月版原价9折,368立减36,优惠价331
【YYSJ72】:单人版(1个账号)原价72折,2688立减760
【YYSJ78】:标准版(1个主账号+3个子账号)原价78折
      购买网址:https://www.sellersprite.com/cn/price

【声明】内容源于网络
0
0
鱼跃跨境手记
1234
内容 25
粉丝 0
鱼跃跨境手记 1234
总阅读188
粉丝0
内容25