今天我们来看看OMEN Gaming Hub中的灯光和系统核心这两个功能
灯光(部分机型支持)
针对配置了支持RGB灯光设备的机型,在OMEN Gaming Hub中,有灯光这一项功能,用于设置支持RGB灯光设备的灯光效果,如灯光颜色、动态效果、亮度等,灯光功能因产品的不同而有所差异。
如在OMEN Gaming Hub中看不到灯光功能,说明机器未配置支持RGB灯光的硬件设备,机器所连接的外部设备也不支持RGB灯光或其RGB灯光不支持通过OMEN Gaming Hub设置。
系统核心
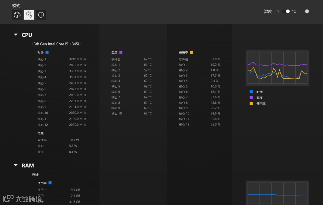
系统核心功能,分为基本视图、高级视图和系统信息三项功能。
基本视图显示当前正在使用的CPU/GPU最大性能百分比和温度、当前正在使用的最大内存百分比、硬盘使用情况、网络下载和上传速度、当前占用CPU最高的4个进程、当前性能和超频设置(仅限特定产品)。
高级视图显示CPU和GPU各个核心的实时频率、温度以及使用率情况、CPU和GPU的实时功耗、内存的详细使用情况、网络的上传和下载速度。
系统信息展示机器的型号、序列号和基本配置信息。支持复制到剪贴板和打印。
温度显示模式支持切换到华氏度单位。
左右滑动查看更多
系统核心功能某些数值显示异常怎么办?
比如异常显示为0、-1等情况。
建议更新OMEN Gaming Hub、重装OMEN Gaming Hub测试。
如何更新OMEN Gaming Hub
打开Microsoft Store,点击下载(左下角位置),点击检查更新(右上角位置),检查完成后,查看OMEN Gaming Hub右侧显示为更新还是打开,如显示为更新,则点击更新,更新OMEN Gaming Hub。
如何重装OMEN Gaming Hub
首先进入设置-应用-安装的应用,搜索找到OMEN Gaming Hub,点击三个点图标(右侧),点击卸载;
下载OMEN Gaming Hub的清理程序,双击运行完成,系统将自动重启;
打开Microsoft Store,搜索OMEN Gaming Hub,重新安装;
下载OMEN Gaming Hub SDK补丁,双击运行安装完成,系统将自动重启。
下载链接见评论区
左右滑动查看更多
以上就是今天的内容啦
还想学习什么
评论区告诉小编~

