
点击 阅读原文 或复制链接 https://s.fanruan.com/wtybz 即可免费体验在线零代码数据分析工具九数云。
有行业报告曾提过,现在超60%的企业都在搞销售数据分析,但真正能靠数据帮业绩提效的还不到30%,核心问题就是没摸透 “怎么做” 的流程,手里明明攒着客户、订单、业绩的各种数据,却不知道从哪儿下手分析。
所以今天咱就不绕圈子,直接拆销售数据分析的全流程,再讲透几个关键分析维度,教你把销售数据变成能落地的干活方案,帮助提升业绩。
一、明确分析目标与关键指标
在开始任何数据分析之前,首先要明确分析的目的。你希望解决什么问题?是提高整体销售额,还是改善特定产品的销售情况? 是要优化客户结构,还是提高销售团队的效率? 只有明确了目标,才能有针对性地收集和分析数据。
同时,需要确定关键的销售指标。 典型的指标包括:
- 销售额
衡量销售业绩最直接的指标,可以按时间、区域、产品等维度进行分析。 - 毛利率
反映产品盈利能力,是评估产品组合和定价策略的重要依据。 - 客户获取成本(CAC)
衡量获得一个新客户所花费的成本,用于评估营销活动的效果。 - 客户转化率
衡量潜在客户转化为实际客户的比例,用于评估销售过程的效率。 - 客户生命周期价值(CLTV)
预测一个客户在与企业建立关系的整个过程中所能带来的总价值。
选择与目标相关的关键指标,并设定合理的衡量标准。
二、收集并清洗销售数据
数据的质量直接影响分析结果的准确性。 因此,需要确保数据的完整性和准确性。销售数据可能来自不同的渠道和系统,例如:
- CRM系统
包含客户信息、销售机会、销售活动等数据。 - ERP系统
包含订单信息、库存信息、财务信息等数据。 - 销售报表
销售团队定期生成的销售数据汇总。 - 客户反馈
客户的评价、建议和投诉等数据。 - 市场数据
行业报告、竞争对手信息等数据。
收集到数据后,需要进行清洗,包括:去除重复值、填补缺失项、纠正错误等。清洗后的数据才能为后续的分析提供可靠的基础。
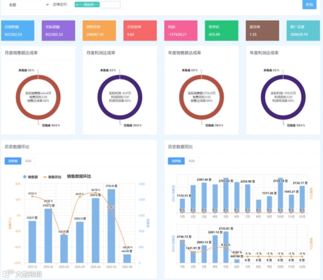
三、构建可视化报表与仪表盘
仅仅拥有原始数据是不够的,需要将数据转化为易于理解和分析的可视化形式。 可以使用各种图表、图形和表格来展示销售趋势、结构和关系,例如:
- 折线图:展示销售额随时间的变化趋势。
- 柱状图:比较不同产品、区域或渠道的销售额。
- 饼图:展示不同产品或渠道的销售额占比。
- 散点图:探索不同变量之间的关系,例如价格与销量的关系。

利用数据可视化工具,例如Excel或专业的BI工具,可以快速创建各种报表和仪表盘, 从而更直观地呈现销售数据, 方便管理层和销售团队了解销售状况。
四、多维度分析销售数据
在构建了可视化报表之后,就可以从多个维度对销售数据进行深入分析,从而发现隐藏在数据背后的规律和问题。
1、销售总览与趋势分析
对整体销售业绩进行分析,了解销售额、销量、客户数量等关键指标的总体情况。同时,进行趋势分析,将销售数据与历史数据进行对比,
例如同比(与去年同期相比)和环比(与上月相比), 从而判断销售业绩的增长或下降趋势,并识别周期性波动。时间序列分析也有助于预测未来的销售走势。
2、产品分析
分析不同产品的销售情况,识别畅销产品和滞销产品。 了解不同产品的销售额、毛利率、客户转化率等指标, 并找出影响产品销售的关键因素。 产品分析的结果可以用于优化产品组合、制定促销策略和改进产品设计。
3、客户分析
对客户数据进行细分和分析,了解不同客户群体的特征和需求。 可以使用RFM模型(最近一次购买时间、购买频率、购买金额)对客户进行分类, 识别高价值客户、潜在客户和流失客户。客户分析的结果可以用于制定精准营销策略、提高客户忠诚度和挽回流失客户。
4、销售漏斗分析
将销售过程划分为不同的阶段,例如潜在客户、销售机会、报价、成交等, 并分析每个阶段的转化率。 销售漏斗分析可以帮助发现销售过程中的瓶颈, 例如潜在客户数量不足、销售机会转化率低、成交率不高等, 从而针对性地改进销售流程,提高销售效率。
5、区域和渠道分析
按销售区域和销售渠道对数据进行细分,了解不同区域和渠道的销售业绩。 分析不同区域的市场潜力、客户特征和竞争情况, 并制定相应的销售策略。 了解不同渠道的销售成本、转化率和客户满意度, 从而优化渠道布局,提高销售效率。

五、结论与优化方案制定
在完成多维度分析之后,需要将分析结果转化为具体的行动方案。 基于数据分析的结论, 提出具体的市场、产品、客户和销售策略建议。例如:
- 调整定价
根据产品销售情况和市场竞争情况,调整产品价格。 - 优化渠道布局
将资源集中于高效率的销售渠道。 - 改进销售流程
消除销售过程中的瓶颈,提高销售效率。 - 制定精准营销策略
针对不同客户群体,制定个性化的营销方案。 - 提升客户服务质量
提高客户满意度和忠诚度。
确保优化方案与分析目标相一致, 并制定明确的衡量标准, 以评估方案的执行效果。 定期回顾和调整优化方案, 确保其始终与市场变化和企业发展战略相一致。
总结
优秀的销售数据分析是实现销售业绩飞速增长的关键。通过明确分析目标、收集和清洗数据、构建可视化报表、多维度分析销售数据, 并制定相应的优化方案,企业可以充分利用数据的力量,优化销售策略、提高效率。

点击 阅读原文 或复制链接 https://s.fanruan.com/wtybz 即可免费体验在线零代码数据分析工具九数云。


