市场理论定位
定位: 40-45万二孩家庭主力用车兼商务用车
目标用户: 一二线城市 38岁左右男性
核心竞对: 问界M8、理想L9、问界M9、理想i8
蔚来ES8的竞争力分析
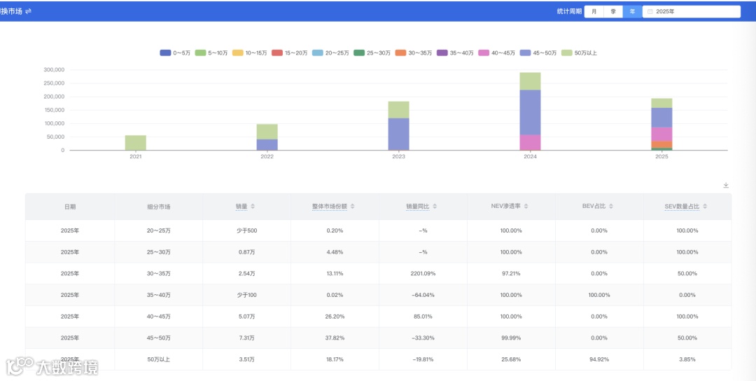
市场分析
9月20日,全新蔚来ES8正式上市,3个版型售价分别为:
六座行政豪华版 40.68万元起,租电方案29.88万元起
六座行政签名版 44.68万元起,租电方案33.88万元起
七座行政豪华版 40.68万元起,租电方案29.88万元起
外观方面,全新蔚来ES8车身尺寸为5280x2010x1800mm,轴距3130mm,定位大型纯电SUV,提供六座和七座两种座椅布局。前脸采用Sharknose设计,双层结构的Double Dash日间行车灯搭配隐藏式水切工艺和纯平侧窗,侧面通过宽舷肩线从A柱延伸至车尾形成隐藏式水切平台,车顶采用悬浮设计并配备隐藏式门把手。尾部采用等宽贯穿式三层尾灯,内部集成600颗LED与480颗SuperRed超红LED粒子,后雨刷隐藏于尾翼内。前备厢容量230L,支持电动开闭。提供极夜黑/云白/南极星蓝/曙光金/星辰绿/星澜灰6种外观色可选,其中南极星蓝为新增颜色。
座舱方面,新车采用环抱式设计,六座版标配三把零重力座椅,二排右侧座椅支持150mm横滑调节,三排座椅可放倒至130°;全舱座椅支持加热功能,前两排配备通风及按摩功能。搭载15.6英寸中控横屏+Skyline天际线屏幕+21.4英寸后排娱乐屏+38英寸AR平视显示系统,配备27扬声器蔚来天琴8.1.4.2沉浸声音响系统,8.8L车规级压缩机冰箱(-2℃至55℃),1.7平米智能调光玻璃,支持通透、遮阳、隐私三档及四区独立控制。提供帕米尔棕/珍珠贝/黛山蓝/苏木红4种内饰色可选。
智能化及辅助驾驶方面,全新ES8采用中央集成式架构,搭载蔚来自研的智驾芯片神玑NX9031 与高通骁龙 SA8295P芯片组成中央计算平台,匹配「SkyOS·天枢」整车全域操作系统以及NOMI Mate 3.0系统,支持六独立音区唤醒及全舱数据联动决策。搭载Cedar AQUILA天鹰座超感系统,配备31个高性能感知硬件,包括瞭望塔式超远激光雷达、双侧广角激光雷达及4D成像雷达。辅助驾驶系统基于蔚来世界模型NWM,实现点到点领航辅助(覆盖园区、城区道路、高速及换电站场景),支持智能防追尾RCM、紧急避让AES、高速爆胎自主靠边停车、模型化智能安全辅助(含全场景视野补盲)等功能。
动力底盘续航方面,新车基于全域900V高压架构打造,搭载蔚来神行智享底盘,前后五连杆独立悬架,标配最大行程100mm的双腔空悬+CDC;双电机峰值功率520kW,峰值扭矩700N・m,零百加速3.97s,标配102kWh 4C电池包,CLTC续航635km,百公里能耗16.6kWh。
此外,全新ES8新增了智能守卫模式,能在感知到水淹风险时主动升起悬架,还能通知车主,让车主遥控将车辆驶离。待有关法规允许后,车辆还可在遇到水灾、火灾等危险场景时自动驶离,无需遥控。
2025年12月31日(含)前下定,可享NOP+5年免费试用权、6年免费车联网服务、6年或15万公里整车质保服务、10年三电系统质保服务、终身免费道路救援。
建约EV预测是中国领先的新能源汽车市场研究和预测系统。

