大数跨境
0
0

2025有色面霜赛道新机遇!73%销量来自百元内,这两个价格带暗藏破局机会

2025有色面霜赛道新机遇!73%销量来自百元内,这两个价格带暗藏破局机会 魔镜洞察
2025-10-21
6
导读:2025有色面霜市场量增价减,销量大涨70%,百元内产品占比超七成。新品牌正通过精准价格带布局与技术轻量化实现逆势增长。

当你还在纠结有色面霜该选平价还是高端时,市场已给出新答案:

整体销量激增70%,但73%的消费者选择了百元内产品。

在192元以上高端市场收缩的同时,百元价位段的珂曼却实现销量增长307%——

这背后是消费者对“精准定位”与“极致性价比”的新追求。

传统品牌稳守基本盘,新兴品牌通过价格带卡位与技术轻量化快速崛起…...

美妆赛道正从“广覆盖”转向“精准破局”。

本文将用数据解读:下一个爆发点在哪里?品牌如何把握新机遇?

本篇数据来源魔镜CMI产品,解读及分析由AI生成,仅供参考,请自行甄别。希望能给您带来启发。



01

市场大盘分析

1.整体增速与量价背离
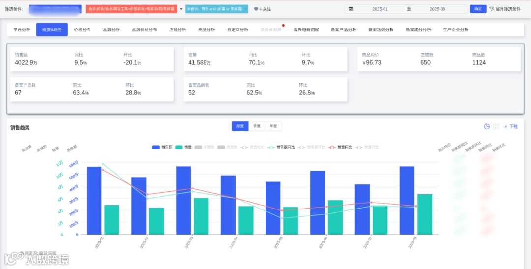
2025年1-8月底妆类目销售额同比+9.47%,但销量同比+70.07%,均价降至96.73元,呈现明显的"量增价减"特征。这反映市场竞争加剧,品牌通过降价换量策略抢占市场。销售额环比波动显著,可能与促销活动节奏相关(如618大促前后波动)。
2.结构性矛盾凸显
销量与销售额增长不同步现象突出:这表明价格竞争已侵蚀利润空间,部分品牌可能陷入恶性价格战。
3.供给端扩张压力
商品数和店铺数分别从1月391个、276家增至8月565个、365家,供给增速(商品数+44.5%)远超需求增速(销量+70.07%),预示未来竞争将进一步白热化。

02

价格段分化特征

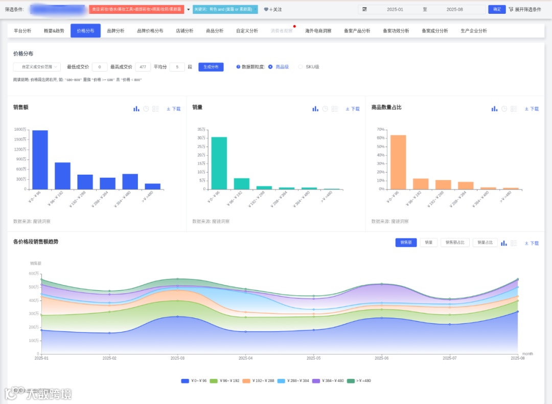
1.绝对低价主导市场
0~96元价格段销量占比73.85%,且逐月攀升(1月63.41%→8月83.22%)。消费者价格敏感度持续增强,超低价产品成主流选择。
2.中高端市场萎缩
96~192元区间销量占比从1月17.77%降至8月9.52%
192元以上高端市场合计不足10%,且部分区间(如192~288元)占比从12.79%骤降至2.14%
中高端产品接受度下降,可能与经济环境承压有关。
3.品牌策略两极分化
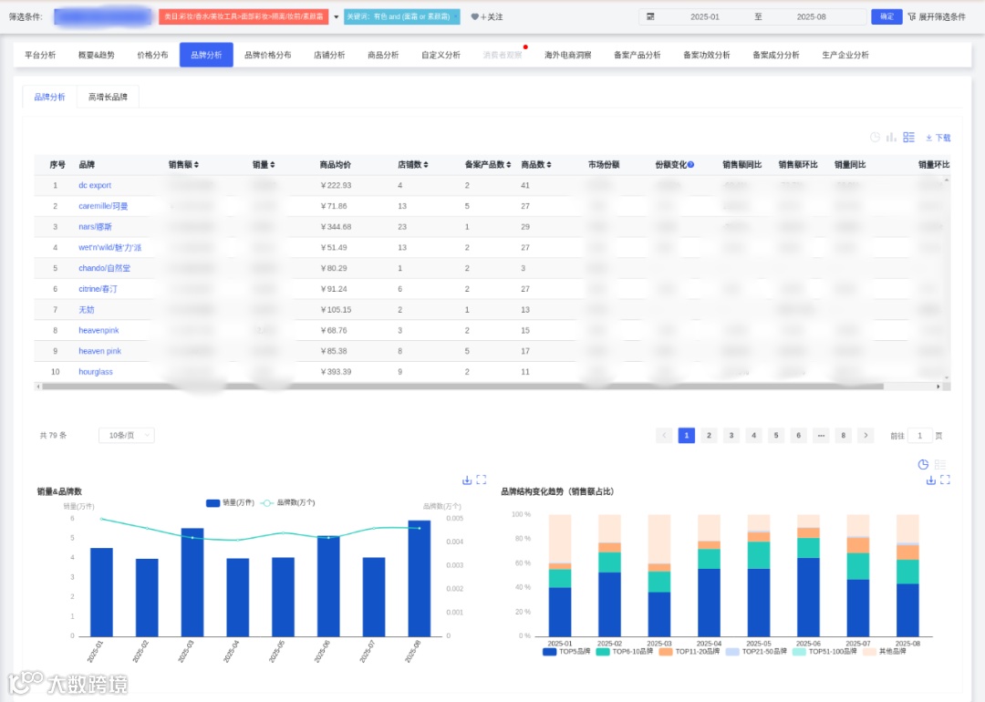
低价策略品牌:珂曼(79.96%销售在0~101元)、魅力派(100%低价)通过极致性价比实现销量跃升(珂曼销量+307.92%)。
高端坚守品牌:NARS在404~505元价格段保持39.75%销售占比,DC Export在202~404元区间占比63%,显示部分品牌通过技术壁垒维持高价。

03

品牌竞争格局

1.头部品牌更替加速
CR5集中度从1月40.38%波动至8月43.18%,6月曾达64.56%,显示大促期间头部效应显著。但长期看市场集中度未明显提升,新品牌仍有机会。
2.增长梯队分化
高增长品牌如珂曼(销售额+180.64%)、Heaven Pink(+204.26%)等依托低价策略快速崛起。而DC Export、NARS等中高端品牌受市场收缩冲击。
3.技术溢价空间存疑
虽然资料6提及"科技型产品价格带600-800元",但实际市场数据显示该价位段(≥505元)总销售额仅占4.18%,技术驱动的高溢价策略需配合精准客群运营。

04

店铺运营特征

1.价格带与店铺定位匹配
低价店铺:wetnwild旗舰店均价55.14元,销量31,655件,验证"薄利多销"模式可行性
高端店铺:HOURGLASS均价440元,但销量仅3,413件,依赖高客单价维持销售额。
2.商品效率差异显著
自然堂旗舰店仅3个SKU达成6.16%市场份额,商品效率远超春汀旗舰店(17个SKU占3.87%),显示精简SKU策略可能更适应当前市场。
3.渠道成本压力凸显
天猫旗舰店入驻成本同比+40%,但wetnwild等低价品牌仍保持增长,说明流量运营效率成为关键竞争要素。

05

战略启示

1.价格带优化:主攻0~200元大众市场,但在101~202元区间存在供给空白(多个品牌无覆盖),可通过差异化定位切入。
2.技术应用场景:参考"时钟基因调控技术",在平价产品中植入轻量化科技感(如"12小时持妆微胶囊"),实现性价比升级。
3.渠道创新方向:开发"中小样+直播试用"组合降低尝鲜门槛,应对经济下行期的"口红效应"。
4.风险防范:关注法规变化(如2026年成分禁用清单),提前布局植物基原料替代方案,同时建立原料储备应对供应链波动。

06

深度商品数据探索

有了“镜界AI”的初步分析,您还可以进入魔镜CMI平台,使用您的账号在“分析+”、“电商聆听”和“社交聆听” 系统中进行深度分析探索,研究各价格带下Top商品的表现,看看那些增长趋势非常好,但同时对消费者痛点又解决得不太好的商品,再结合自己品牌的竞争优势,找到产品创新的新思路。
才思泉涌的 “镜界AI” 欢迎您来体验,问答式交互,0秒上手!
PC电脑端免费试用!戳 ai2.mktindex.com或点击“阅读原文”。


更多研究报告、大促数据、消费趋势研究、高增长品牌拆解、机会点挖掘、高增长细分赛道研究,请持续关注魔镜洞察。




扫码发送“1022”,加入魔镜数据交流群,领取数据产品试用资格,10000+投资人,电商人,都在这里




我们的研究覆盖了整个线上零售市场的各个细分行业和海量品牌。通过SaaS系统和洞察报告,我们服务于数百个品牌主、零售商、咨询公司、投资机构和政府部门。


【声明】内容源于网络
0
0
魔镜洞察
各类跨境出海行业相关资讯
内容 412
粉丝 0
魔镜洞察 各类跨境出海行业相关资讯
总阅读12.3k
粉丝0
内容412