大数跨境
0
0

速食赛道巨变!健康与性价比成破局关键,三大趋势引爆千亿市场

速食赛道巨变!健康与性价比成破局关键,三大趋势引爆千亿市场 魔镜洞察
2025-10-15
7
导读:速食市场分化加剧:面类靠涨价驱动增长,粉类疲软,火锅品类利润承压。健康与性价比成破局关键,围绕上班族、学生等核心人群的场景创新是未来增长引擎。

当速食面类均价突破28元;

当非油炸荞麦面年销近5000万,火鸡面夜宵单品卖爆5000万+

——速食市场已进入“价格驱动”与“健康升级”双轨并行时代。

一边是0-32元价格带占据72%销量,一边是高端市场持续萎缩,

报告将聚焦人群细分与场景挖掘,揭示未来的增长路径。


本篇数据来源魔镜CMI产品,解读及分析由AI生成,仅供参考,请自行甄别。希望能给您带来启发。



01

市场趋势分析

1. 品类分化加剧,价格驱动与健康升级并行
速食面类以59.33%市场份额稳居主导,销售额同比+15.34%但销量略下降,价格提升(均单价28.09元)成功对冲销量下滑。
速食粉类(均单价29.73元)销售额微增+1.93%,高定价未转化为增长动力,需警惕市场萎缩风险。
火锅/肉类速食销量+2.77%但销售额下降,均单价26.71元为品类最低,低价促销策略挤压利润明显。
2. 价格敏感度主导市场波动
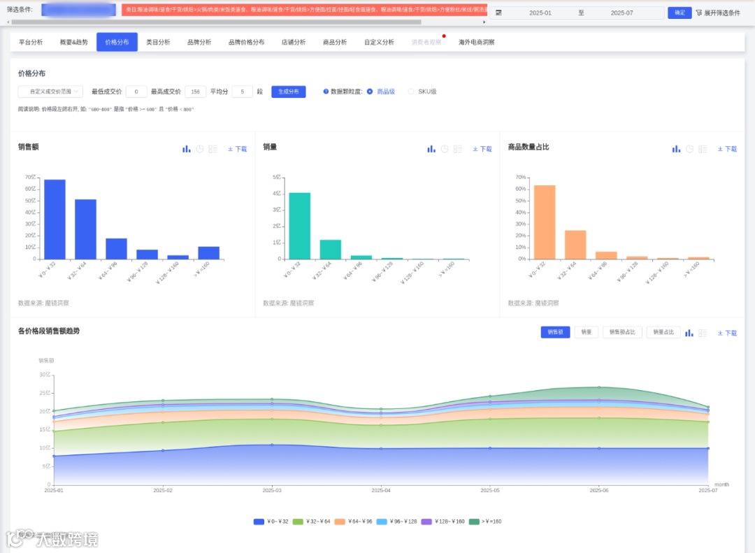
核心价格带:0-32元区间占销量72.3%(峰值4月78.95%),反映大众市场对性价比的强依赖。
价量博弈:当均价升至32.8元时(6月),销量环比略微下降,而4月均价22.8元(全年最低)带动销量达9110万件(全年峰值),价格弹性显著。
高端市场萎缩:64元以上价位段销量占比仅6.55%且持续下滑,高溢价产品难获主流认可。
3. 供给端扩张与效率下降并存
商品数增长33.4%(1月28.7万→6月38.2万),但单店月销售额从6月到7月有所下降,市场扩容伴随竞争加剧。
4. 健康化与场景创新驱动头部增长
健康产品爆发:非油炸荞麦面(销售额4890万)与无盐茯苓薏米山药线面(销售额3529万)表现亮眼,印证低脂、无添加趋势。
场景化产品崛起:家庭装(康师傅整箱装销售额1.856亿)、儿童意面(锋味派销售额3555万)、夜宵辣味品(火鸡面销售额5481万)占据Top榜。

02

人群与场景产品开发建议

1. 核心人群聚焦与产品适配
女性上班族(26-35岁):
需求:便捷性(76.97%正面评价)与健康属性("无添加剂"声量1547次)
开发方向:
微波即食健康餐(非油炸+冻干蔬菜包,烹饪时间≤5分钟)
办公室场景小份装(单份热量≤400kcal,附赠折叠餐具)
学生群体(15-25岁):
需求:性价比("价格便宜"声量28081次)与社交分享(多口味组合装偏好)
开发方向:
冲泡型地域粉类(柳州螺蛳粉、重庆酸辣粉,单价≤15元)
盲盒调料包(随机风味酱料,提升复购趣味性)
2. 场景化创新路径
高频日常场景:
家庭囤货:开发8-12包装组合(速食面类捆绑调料包,单价压降至22元/件)
夜宵经济:强化辣味品类(如火鸡面、麻辣烫),包装增加夜光提示与免煮标识
潜力细分场景:
儿童早餐添加钙铁锌的即食线面(单价25-30元,IP联名包装)
户外场景:自热火锅+肉类组合装(优化加热包安全性,单价≤40元)
3. 区域市场深耕策略
福建/广东:推出沙茶面、潮汕粿条等地域风味速食,包装使用方言文案增强认同
上海/北京:主推日式拉面、意面等高端品类(单价≥30元,强调米其林联名)

03

差异化竞争策略

1. 价格策略校准:主力产品定价锁定15-32元区间,通过量贩装实现隐性提价(如5包装单价较单包降低20%)
2. 包装升级:采用可微波PP材质(提升便捷性),增加密封条设计(解决"包装破损"投诉)
3. 供应链优化:在福建、河南建立区域分仓,缩短螺蛳粉、烩面等地域产品配送时效
4. 内容营销触点:
抖音/KOL展示"3分钟办公室美食",突出效率与健康标签
B站发起"宿舍厨神大赛",推动学生群体UGC传播

04

深度商品数据探索

有了“镜界AI”的初步分析,您还可以进入魔镜CMI平台,使用您的账号在“分析+”、“电商聆听”和“社交聆听” 系统中进行深度分析探索,研究各价格带下Top商品的表现,看看那些增长趋势非常好,但同时对消费者痛点又解决得不太好的商品,再结合自己品牌的竞争优势,找到产品创新的新思路。
才思泉涌的 “镜界AI” 欢迎您来体验,问答式交互,0秒上手!
PC电脑端免费试用!戳 ai2.mktindex.com或点击“阅读原文”。


更多研究报告、大促数据、消费趋势研究、高增长品牌拆解、机会点挖掘、高增长细分赛道研究,请持续关注魔镜洞察。




扫码发送“1015”,加入魔镜数据交流群,领取数据产品试用资格,10000+投资人,电商人,都在这里




我们的研究覆盖了整个线上零售市场的各个细分行业和海量品牌。通过SaaS系统和洞察报告,我们服务于数百个品牌主、零售商、咨询公司、投资机构和政府部门。


【声明】内容源于网络
0
0
魔镜洞察
各类跨境出海行业相关资讯
内容 413
粉丝 0
魔镜洞察 各类跨境出海行业相关资讯
总阅读12.4k
粉丝0
内容413