
为了应对竞争,电商店铺常开展各种促销活动,这些活动不仅促进商品销售,还能提升店铺知名度和顾客粘性。
每次店铺活动都会产生大量有价值的数据,比如商品销量和利润排行、各大旗舰店的访客转化率等,若能对店铺的活动运营情况做出有效复盘,就可以找到对活动贡献度高的商品,优化店铺销售结构。
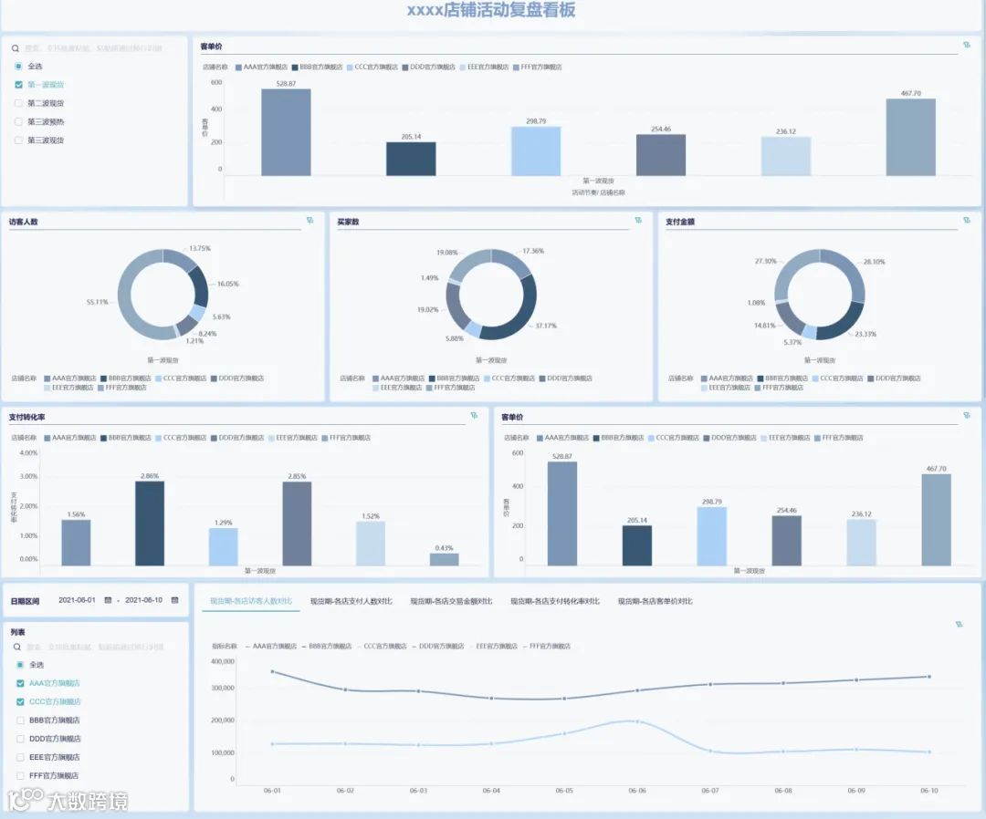
今天小九带来了【店铺活动复盘看板】,它涵盖了一场店铺活动的各项指标,实现了从访客人数到成交金额的全面数据分析:

数据看板展示如下:

下面小九带着大家针对每个指标展开分析。
分析实操
客单价分析

上图展示了此次促销活动中每一波商品在六大旗舰店的客单价情况,客单价即平均交易金额,是销售额与成交顾客数之比。
由图可见,旗舰店AAA和FFF的综合客单价最高,BBB和EEE则较低,这与各大旗舰店的主打商品类别与定价措施相关,客单价较低的店铺可以借鉴前者的商品营销策略,调整优化明星商品。
此外,A,B,D,E旗舰店在三波销售中的客单价均呈现上升状态,C和F略有下降,说明在此次店铺活动中,店家销售态势整体上呈向好趋势。
访客人数分析

从上图对比可知,在三波销售中A店的访客占比呈下降趋势,但仍占有一定量的份额,整体营销较好,吸引了较多访客;B与D店首次表现并不突出,但在之后几波销售中涨势较大。
F店比重下降较多,此后可考虑持续稳定的广告投放;E店在几波现货中吸引访客的比重均很低,此后需要优化广告和营销方式,加强首页宣传。
买家数分析

在三波销售中B店买家占比呈现稳定的高比重,结合客单价柱状图,此后B店可以将重心放在营销明星产品上,以此提高店铺的客单价;但E店几波销售中买家数均低,结合其低访问人数,可见整个店铺的曝光和购买短板即在B旗舰店,之后需要重点关注。
支付金额分析

A、B、F三店在三波销售中的支付金额占据相当高的比重,对店铺的贡献率高,之后可维持曝光率以吸引更多顾客。同时维持自己的产品营销,推出受欢迎的明星产品。
E店则成交金额持续较低,可以结合成交明细查找具体问题。
转化率分析

D店的支付转化率最高,F店则欠佳,但六大旗舰店的支付转化率总体上低于3%,此后该店家在优化广告的同时,还需要着重提升产品页面展示的质量,优化售前客服、评论、提问区的呈现质量,引导顾客下单。
明细展示





五张折线图分别展示了六家旗舰店在上述五个指标的日变化情况,可以从细节上把握各旗舰店在这一活动期间的运营情况。
比如我们可以明显看到B旗舰店在6月6日经历了转化率的低谷,此时可以结合广告的各个投放渠道、当日曝光度和浏览量等做出更进一步的分析。
还可以从动态上掌握各店铺在活动期间经营是否稳定,整体呈上升还是下降等。

该表格将各旗舰店流量按来源做明细展现,通过这一表格,可以分析哪类流量的曝光度、买家、转化率和成交金额对销售活动贡献度较高,此后可以加大在这一平台的广告投放,对于短板平台则要考虑优化广告质量,提升店铺曝光度等。
总结
对店铺活动进行数据分析和有效复盘,能够指导店家未来的经营决策,发掘对销量和销售额贡献度高的商品,优化广告投放和售前服务,从而在电商激烈的市场竞争中获胜。

