监测:掌握竞品动态,洞悉对手现状




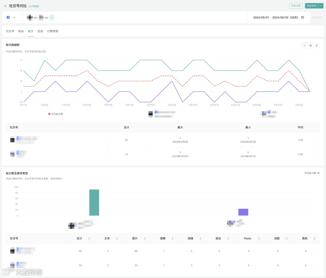
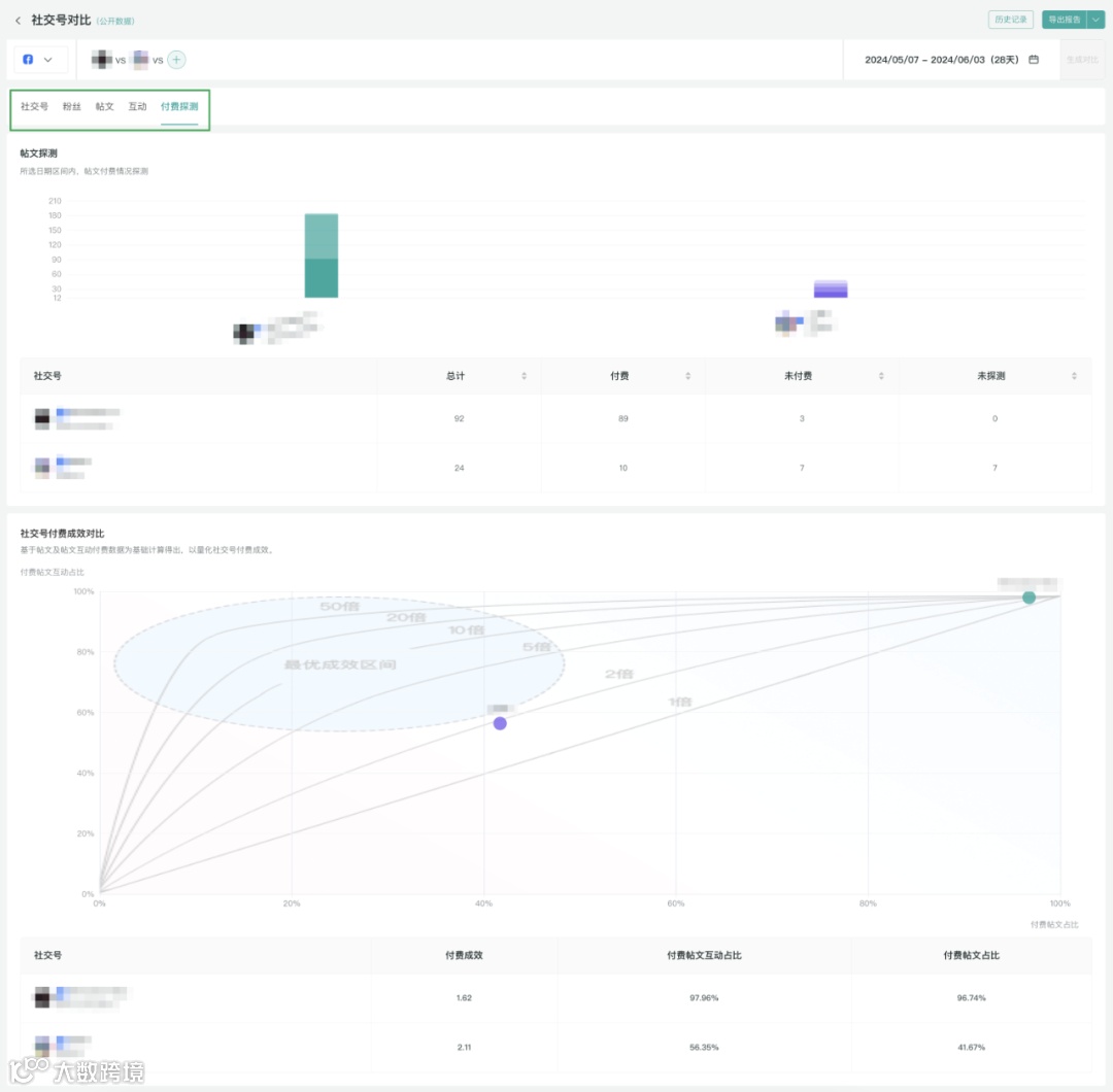
对比:量化差距,确定赶超目标


结语
随着海外市场竞争的加剧、媒体愈加分散和预算压力,营销人员正面临越来越大的增长压力和考验。在与竞品品牌的竞争中,充分发挥海外社媒及数字化工具的作用,了解对手,学习对手,超越对手,才能够在海外市场站稳脚感,取得长效增长。
本文所有数据均来自公开数据,数据获取和分析工具来自全球社交媒体数据营销管理平台OneSight营销云。
OneSight





随着海外市场竞争的加剧、媒体愈加分散和预算压力,营销人员正面临越来越大的增长压力和考验。在与竞品品牌的竞争中,充分发挥海外社媒及数字化工具的作用,了解对手,学习对手,超越对手,才能够在海外市场站稳脚感,取得长效增长。
本文所有数据均来自公开数据,数据获取和分析工具来自全球社交媒体数据营销管理平台OneSight营销云。
