第33届夏季奥运会在浪漫之都巴黎拉开帷幕,将近四个小时的开幕式为全世界的观众带来一场前所未有的视觉盛宴。从标新立异的开幕式开始,巴黎奥运会就集合了世界各国数十亿人的目光,也给各大品牌和商家带来了难得的体育营销的机会。

奥运会开幕不久,相关内容迅速升温,社交平台热门帖文及热门话题几乎被奥运包揽。OneSight平台的社交平台热门帖文Facebook日榜显示,排名前三的全部是奥运相关的内容:

#paris2024、#olympics在Facebook、X、Instagram等海外主流社交平台的热门话题中位居榜首:

奥运既是全球体育爱好者的盛宴,更是品牌的高光时刻。随着奥运大战的号角吹起,借势营销成为社媒内容主流,品牌之间的体育营销大战也拉开了大幕。中外品牌都在抓住机会精心策划、实施自己的体育营销活动,力求品牌与效果的双丰收。
然而,面对四年一次的难得营销机会,品牌的奥运营销活动能否达到甚至超出预期目标,仅有热情和努力是不够的,对于海外社媒运营来说,还需要跨平台的大数据收集、监测和分析能力这个“摘金夺银”利器。通常来说,营销活动分析工具是让品牌快速具备这一能力的一个有效助力。
利用营销活动分析工具,可以发挥海外社媒的数据价值,帮助海外社媒运营者进行多维度的数据分析,进而做好体育赛事营销及其他营销活动,最大化激活海外社媒的营销潜力。
以OneSight的“营销活动分析”功能为例,可以对指定的社交号及其指定内容进行数据分析,只需筛选出营销帖文,即可获得全面洞察,使营销活动分析比以往更加容易。
在使用这一功能时,所指定的社交号可以同时选择跨社媒平台的多个社媒主页(目前支持Facebook,X,Instagram,YouTube,LinkedIn,VKontakte,TikTok),使得具备海外社媒矩阵的品牌在进行营销活动分析时更方便。
营销活动分析功能使用起来也十分简单直观,只需几步就可以得到分析结果。
首先需要通过社交号标签/内容标签/社交号/关键词/话题标签等筛选出相关帖文内容,因为奥运营销的内容中往往会加入#Paris2024标签,我们就以指定关键词的方式,将Paris2024作为关键词。这里可以根据需要输入单个或多个关键词,以求达到更为精准的数据采集和分析:

接下来,可以利用“分析”按钮左侧的“筛选器”指定特定的社交号、内容标签、素材类型等,这里根据自己实际发布的营销活动及分析需求来指定即可:


指定完毕后,依次点击“确定”、“分析”按钮,即可得到所选定范围内的内容数据及分析结果。分析结果包括核心指标及内容数、互动次数、曝光次数、覆盖人数、视频观看次数、评论情绪、相关内容等数据、可视化图表及分析:

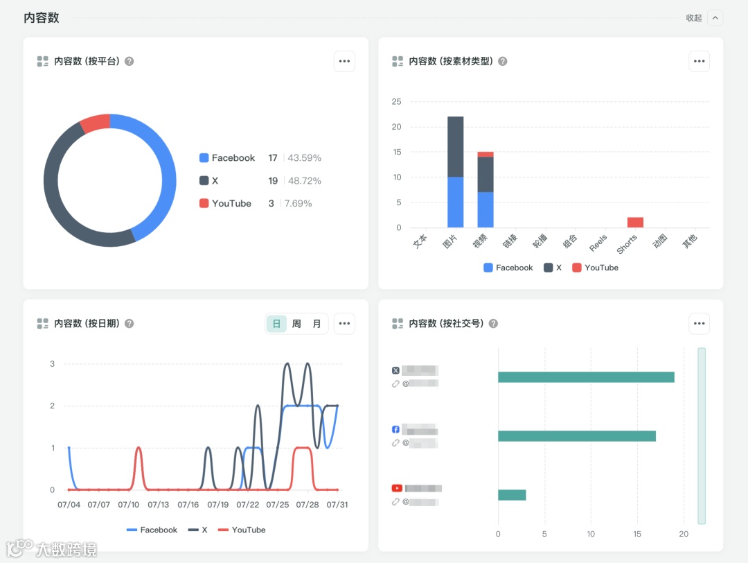
营销活动分析的数据展示和分析维度颇为丰富。以“内容数”为例,OneSight提供了按平台、按素材类型、按日期、按社交号等多个维度,更利于全面掌握社交媒体上营销活动的细化数据:

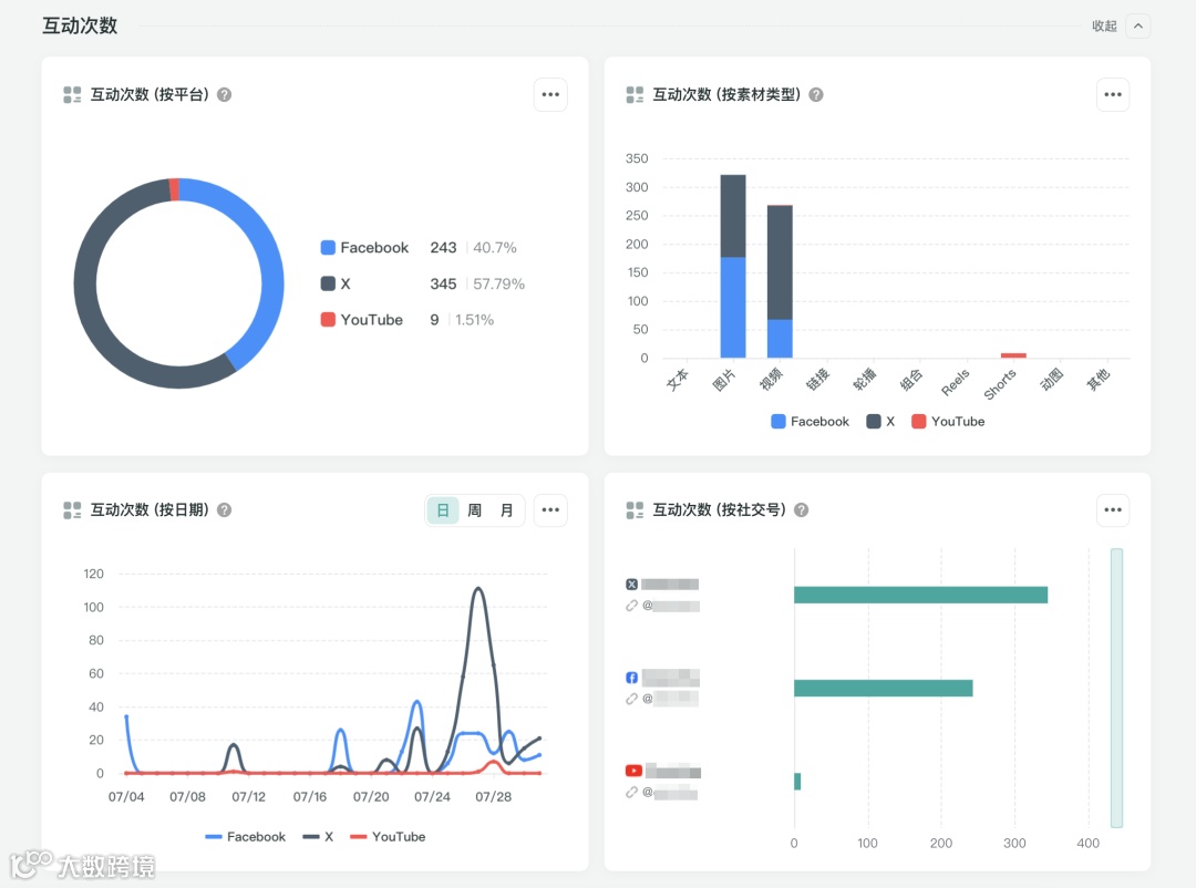
互动是海外社媒运营者关注的另一重要指标,OneSight从按平台、按素材类型、按日期、按社交号4个维度进行数据统计和分析,并以可视化图表进行展示:

最后,功能页面的右上方提供了“导出”按钮,可以一键导出相关数据及分析结果,方便对其进一步研究或分享给其他部门及团队,共同调整、修正和优化接下来的营销活动策略,让海外社媒发挥出更大效力。
结语
奥运盛会是亿万人翘首以盼的体育盛宴,也是各大品牌追逐的顶级营销IP。做好海外社媒上的营销活动离不开好的主题及一系列周密的策划,同时需要营销活动分析的助力。
营销活动分析不仅给出海品牌提供了营销活动不可或缺的“摘金夺银”利器,更让出海品牌如虎添翼,在奥运期间的海外社媒上发挥出最为出色的精彩表现!
本文所有数据均来自公开数据,仅供示例。数据获取和分析工具来自全球社交媒体数据营销管理平台OneSight营销云。关注OneSight,我们会通过不断迭代的SaaS产品以及不断推出的好内容为所有的出海品牌添风助力、保驾护航。


