作者:徐萌宏Matt
编辑:Cage
当 Agent 从 Demo 迈向真正的产品化,开发者迎面而来的最大挑战不是模型本身,而是如何观测、评估并持续优化这些黑箱的系统。如果说传统软件时代的 Observability 是帮助工程师定位“代码为什么挂了”,那么在 AI 时代,它必须回答的是:模型为什么答错了?Agent 的链路为什么失效?产品的输出质量如何验证?
这正是 Braintrust 和一众新的可观测性公司崛起的背景。由 Ankur Goyal 于 2023 年创立的 Braintrust,正在尝试把 Observability 从“监控指标与日志”重塑为“模型评估与行为追踪”。它提供 Eval(实验评估)和 Ship(线上监控)两大核心模块,让团队既能在实验阶段大规模测试不同模型与提示词的组合,又能在生产环境持续跟踪模型表现。凭借灵活的 Scorer 系统和优质的开发者体验,Braintrust 已成为 Notion、Zapier、Stripe 等头部公司的首选工具,并获得 a16z 与 Greylock 的投资加持。
今天 Observability 赛道是否正在重演 Datadog 十年前的故事呢?这次研究将从产品、客群、团队和市场竞争四个角度,深入剖析 Braintrust 如何凭借其产品力与高执行力,在与 Datadog 等传统巨头和 LangSmith 等新兴对手的竞争中,占据差异化优势,并探讨其是否能抓住机遇,成为 Agent 时代的“新 Datadog”。
Just like CI/CD became the default for software, systematic evaluation and observability will redefine the space and become the default for AI development.
---- Ankur, Founder of Braintrust
01.
AI Eval 将成为 Agent 时代的底层需求
Observability 市场诞生于软件时代—— 开发者在 CI/CD 进行开发时,需要大规模记录、追踪、检测软件的实时动态和性能变化,从而更好的提升运行效率和质量。传统的 Observability 市场主要有四大支柱:其中,Metrics(指标)、Logs(日志)和 Traces(追踪)帮助团队监控系统健康、定位故障;而 Profiling(性能分析)则进一步在代码和运行层面揭示 CPU、内存等资源使用情况,优化应用性能。
2023 年,AI 大模型走向企业生产级的应用,催生了 AI 原生 Observability 工具的浪潮。LLM 的行为方式是不确定的。因此,AI 构建者需要一个新的基础设施工具包来帮助在产品发布之前评估、调试、测试和实施 AI 模型。在大模型从概念转换为实际生产力的过程中,需要过程可观测与质量回归。具体来说,有四个推动因素:
1.LLM 市场与部署基数快速扩张。LLM 市场到 2030 年 $36.1B,AI 平台到 2030 年 $94.3B,这将带动配套评估/观测工具渗透。
2.RAG、Agent、Copilot 带来的链路复杂度暴涨
3.合规/风险(幻觉或高准确度要求的场景,如金融)倒逼可追溯
4.公司对大模型成本敏感。需要 Trace 才能了解大模型的成本使用
Braintrust:Agent时代为什么需要Eval?
因此去年底开始,我们看到了 AI Observability 赛道的快速迭代和发展。该赛道核心玩家之一 LangSmith 每月 3 万的注册量级,Braintrust 超过 3000 个客户单日 AI Eval 评估数量超过 3000 次。下面,就让我们走进该赛道的头部公司 Braintrust,从产品、客群、团队、和市场竞争四个角度观察其产品的巨大潜力。
02.
产品功能
Braintrust 是一款设计给 AI 应用及 Agent 开发者的、用于进行 LLM 开发/运维评估的产品。其关键功能是记录 AI 及 Agent 的行为,帮助人类开发者对其表现(如回答准确度、幻觉率等)进行可视化评估。Braintrust 有两大核心的功能,Eval(评估系统)和 Ship(部署),以及一个全新 AI 助手模块(Loop AI Workflow)。
Eval:聚焦 LLM 的详细评估
在大规模部署前,开发团队需要解决的核心问题是:选哪一家的模型及 Prompt 的组合,能在我们的应用场景里得到最好的模型表现?这就是 Experiment Eval 将会呈现的功能:对 Prompts 进行全面测试,以衡量其准确性、一致性和安全性。
评估 Eval 是一种衡量 AI 应用程序准确性或质量的方法。其中,评分函数是 LLM 性能评估中最重要的一环,其作用可以类比于“高考考试的评分标准”。Braintrust Eval 最大的特点是多样化的 Score 方式——内设极其丰富的内置 Score 方法,同时允许开发者自定义打分规则。
在 Experiments 中,开发者可以得到各项量化的 Score 评分,自行设置基准,做出数据驱动的 LLM 部署决策,防止质量问题及保障输出安全性。同时,Experiments 中支持 Human Review 功能,可以在对每个 Prompt Input 进行自动测试后,实现人工反馈,捕捉机器遗漏的细微差别。
Braintrust Experiments功能
Experiments:快速得到Prompts详细量化评分
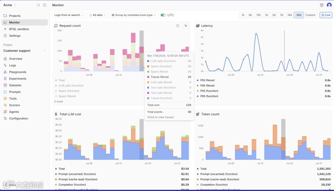
Ship:LLM 规模化部署监控
在深入的 Experiments 后,产研团队会希望能快速且大规模的部署 LLM,并实现实时监控。Braintrust Ship 的本质是实现规模化部署,通过抽样实时生产环境中 AI 应用的数据流,成本、和输出性能表现。这包括了三个方面:
1.性能监控:实时跟踪延迟、LLM 成本和自定义的 Eval Score 指标等
2.安全告警:在超过质量阈值或突破安全界限时触发警报
3.规模化的日志 log 提取:使用 Brainstore 提取和存储所有日志(Note:Brainstore 是 Braintrust 专为企业级搜索和分析 AI 交互而设计的数据中心,适合企业大规模部署)
实时Logs监控+追踪面板呈现核心LLM运行参数/成本
其中,类似于传统软件开发需要追踪和记录软件的行为,Braintrust 利用 Log 日志功能收集 AI 调用的步骤、模块、每个步骤的运行时间、token 数量等,并利用它们来调试代码问题、跟踪用户行为并将数据收集到统一的数据集中。Braintrust 中的 Log 由 Trace 组成,这些 Trace 记录了应用程序中的单个请求或交互,比如一次 LLM 的问答。而每一个 Trace 又由一个或多个 span 组成,每个 span 对应 LLM 一次执行中的一个工作单元(如下图所示)。因此,他们之间从宏观到微观的层级关系是 Log - Trace - Span。
Braintrust Log功能展示
Trace由多个Spans组成
为便于理解,下图显示了用户与 LLM 的一次交互,比如运行以“Write me a summary of this article"为 Prompt 的请求。在完成这条请求的时候,LLM 拆解出了如图左侧显示的多个子步骤,也就是 Span(如搜索、嵌入、chain-of-thought、API 调用等)。点击其中一条,右侧就展开了该 Span 包含的:
1.每个步骤的耗时、token 数、以及选用的 Score 评估(例如:模型是否 hallucinate 等)
2.每一步的 input/output、调用参数、输出格式等
Braintrust Log、Trace、Span的关系
AI Workflow:嵌入全流程的 AI 小助手
Loop三大核心功能图示
Loop 是 Braintrust 2025 年下半年全新发布的 AI Workflow 功能,可以把以上两个核心 features 自动化,实现以下核心功能:
1.总结 Playground:生成当前 Playground 编辑器上的内容的总结 (Playground 是针对模型及 Prompt 初步选型的实验场,主要用于 Prototyping)
2.获取评估结果:直接在 Loop 中检索评估结果
3.编辑 Prompt:生成和修改 prompt,提升模型的输出质量
4.运行 Evaluation:直接在 Loop 中执行 Eval
5.生成评估数据:根据需要自动生成和修改评估所需的数据集
6.编写 Scorer:选择现有 scorer 或智能生成新的 scorer matrix
7.分析 Experiment:阅读、总结和解释 experiment eval 的结果
产品功能总结
Braintrust 的核心功能包括 Eval、Ship 和其最新推出的嵌入全流程的 Loop AI。
03.
客群及商业化
客户画像分析
我们主要从 3 个维度来分析客户群体:客户的类型、使用场景痛点和使用频率。
1、从客户类型角度:
a.客户都在将 AI 深度嵌入其现有核心产品流程(如 GPT agent, summarizer, 代码补全, recommender, RAG 等)
b.大多客户是头部 AI/Saas 独角兽,对产品 Agent 化、自动化的需求很高。
2、从使用场景的角度:
用户使用最多的是工程导向型的场景,对可控性和质量反馈很敏感。具体来看,有以下几个特点:
a.内容量巨大(日调用百万级,比如课程问答、财报解析)
b.需要可验证、可监控的模型行为。这涉及到标准化要求高,比如在教育或金融行业。
c.经常需要微调或 A/B 实验对比模型版本,多团队各自写脚本导致难对齐标准
3、从客户使用量角度:
其创始人 Ankur 在 AI Engineer World's Fair 上提到,Braintrust 有 3000 家客户每天进行超过 3000 次 Experiments,顶尖 AI 团队使用 Braintrust 的时间达到每天两小时以上。这侧面说明了 Braintrust 产品已经比较深的潜入在用户的工作流中,成为 AI 产品开发不可或缺的部分。
CEO presentation, Aug 2025
商业化路径:从 Select Top Clients 到 Self-service
创业初期的思路是 Select Top Clients。Elad Gil 帮助 Braintrust 创始人 Ankur 一起列了 50 个 Design partners 公司的名单,聚焦最前沿的 AI 和 Eval 公司,尝试让他们使用 Braintrust 或者投资 Braintrust——最终,有很多客户比如 Notion,既使用了 Braintrust,又成为了投资者。
Braintrust 目前及未来对于商业化的判断是通过 Product-led Growth:即用 self-service product 吸引用户体验后获得自然流量。产品做到 easy to use,同时网站里补充更多的 tutorials,这些是非常重要的获客的方式。其最大的客户之一 Zapier 就是通过 self-service 的方式开始使用 Braintrust 的。
付费方式和盈利模式
Braintrust 为初创团队、中小企业等提供的都是云端订阅制的解决方案,规模企业也可以进行定制化开发。非定制模式的付费分为两档:免费和 PRO(249 刀每月)。Braintrust 定价模型的核心是以结果评估 Score 为中心进行阶梯式收费—— PRO 版让用户无限追踪 trace,但这同时创造了很多需要进行评估的场景,在“想知道模型输出质量”时收取 score 费用。如果只进行模型评估,Pro 版本的 5 万 Scores 基本够用;若进行大规模 Ship 部署抽样,需要企业定制版或基于 Scoring 流量的逻辑付费。
Braintrust Pricing
对盈利模式的理解分成两块:
1.谁需要使用付费版本?分析来看,FREE 版能较好满足小创业团队、高校研究所等规模有限且不需要特别长的迭代测试流程的公司。
2.典型单个客户可以带来多少年收益?通过下面的分析估算,中型用户每年约带来$4.56 million dollar 收入,而类似 GPT 的大型用户可以带来约$54 million dollar 的年收入。
总结来看,未来的商业盈利有巨大的想象空间。
04.
团队及融资
创业背景及融资情况
创业背景:
Braintrust 创始人 Ankur Goyal 2017 年创办了非结构化数据 ML 平台 Impira,后来被 Figma 收购,他在 Figma 负责 AI 平台。期间他反复遇到大模型出错却难以定位原因的问题,工程师往往需要测试大量输入才能排查或微调。于是,他决定打造一个专门的 AI 模型评估工具包,帮助开发者更快地记录、优化并改进 AI 应用。
于是,Ankur Goyal 在 2023 年创立 Braintrust,总部位于旧金山,目前团队规模约 11–50 人,估值约 1.5 亿美元。
创始人 Ankur 的风格特点:
Ankur 毕业于卡耐基·梅隆大学,主修计算机科学。他是一个连续创业者,并对产品和用户有深刻洞察:
1.具有连续大厂工作及创业经历: Ankur 曾是 SingleStore(前 MemSQL)Vice President of Engineering,负责产品架构与工程运营。2017 年创立非结构化数据 ML 平台 Impira,担任创始人兼CEO,后被 Figma 收购,Ankur 担任 Figma 机器学习平台负责人。
2.用户为中心的产品思维:Ankur 强调做研发工具最核心的是“与早期用户紧密合作”,通过服务好优质首批客户推动平台成长。
3.鼓励宽松的团队氛围:2024 年 Ankur 在采访中提到,他非常鼓励团队做更多的自主探索。Braintrust 一周只开一次会,每次不超过 15min。
融资情况:
公司先后完成两轮融资:
• 2023 年 12 月完成 510 万美元的种子轮融资,由 Saam Motamedi 领投,Elad Gil、Basecase Capital、SV Angel 和 Box Group 等参投;
• 2024 年 10 月完成 3600 万美元的 A 轮融资,由 A16Z(Andreessen Horowitz)领投,Elad Gil、Greylock、Basecase 以及 Datadog、Databricks Ventures、Guillermo Rauch(Vercel)、Simon Last(Notion)、Bryan Helmig(Zapier)、Greg Brockman(OpenAI)和 Arthur Mensch(Mistral)等共同参与。
是否有 momentum?团队执行力高、客户评价高
1.从解决客诉的角度来看,通过 X 平台观察客户在相关 tag 下的反馈。从下图的反馈中可以看出,Braintrust 对于自己推出的产品有快速且清晰的产品解决方案,快速执行能力获得了客户的认可。同时,今年二月份,面对客户关于把 Gemini AI 接入的请求,braintrust 的团队在一天之内就从“on it”到给出产品上线。这正如 perplexity 的成功故事一样,Braintrust 的团队具有极高的执行力,能在短时间响应客户需求,并且更新产品迭代。
2.从产品更新的 log 上看,即使自从其 2023 年发布以来已经过去两年,Braintrust 仍然保持了每周 2-6 个更新的节奏,这说明团队的执行力和战斗力较强。
3.从客户服务角度,重要客户 Zapier、Replit 等研发负责人都表示,Braintrust 客户服务较好、响应速度快。
05.
市场竞争
行业格局总结
从市场格局角度看,多家公司在 2024–2025 拿到种子至 A、B 轮,商业模式仍在探索。典型客户集中在 AI Native 或 AI 加速的 SaaS(Notion、Stripe 等),工程文化强、对质量和速度要求高。
头部大厂玩家对标研究—— Datadog
Datadog 成立于 2010 年,是传统老牌 Observability 赛道的上市公司,提供软件运维监测,成本监测,提示告警等丰富的 Observability 功能。
2023 年起,Datadog 推出一系列 AI Observability 功能,标志着传统 Observability 巨头正式下场 LLM Observability 领域。2023 年发布 LLM observability 功能后,Datadog 又紧接着在 2024 发布了 LLM 幻觉检测等功能。2025 年,Datadog 更是集中发布了几个重磅功能:
• Agent execution flow: 清晰可视化 Agents 之间的数据流。
• Experiment SDK in LLM Observability:自动识别 LLM 中哪一个步骤出现了报错,以及快速筛选符合标准的模型和 Prompt。
Datadog 2025年全新发布——Agent Trouble shooting
A. 功能能力维度
总的来说,Braintrust 在 LLM eval 上有明显的功能领先优势,Datadog 目前主要聚焦在由其原有 Observability 业务引申而来的模型监控告警及安全问题监测上。
1.Braintrust 在 LLM eval 上具有极强的差异化优势,评估体系 Scorer 极其丰富且更精细化——Braintrust 更符合 LLM“质量评估和产品优化”的逻辑。Datadog 的评估体系相对简单。下表提供了相关功能的比对分析:
2.Braintrust 更偏 Agent Eval,而 Datadog 更偏告警
a.Braintrust 的评估结果是数据化呈现的,更倾向于“产品优化和 Agent Eval”的逻辑;而 Datadog 的评估结果是一个判断式的句子,更倾向于“告警”的逻辑。Braintrust 给出 0-100%的量化结果,更利于评估两个模型表现之间的差距。而 Datadog 更像是一个告警平台,flag 出可能的输出错误。
Braintrust的量化评估 Scorer
Datadog会定性Flag出一些报错
b.在 Agent 领域,Braintrust 同样对于不同形态的 LLM Agent 结构提供了丰富的针对“研发环节评估”的工具。Datadog 类似功能的设计理念同样倾向于“告警和运维管理”。
曾评估过 Braintrust 和 Datadog 的 Replit AI 部门总监也曾表示,Braintrust 在 eval 领域具有巨大优势,因为 eval 本身是一个 AI 层面的问题。
3.Datadog 更强调安全、合规等方面,开发了多个针对性的检查工具;Braintrust 在这方面投入较少。
Datadog 内置了 output manipulation 和 prompt Injection detection 这两个 Agent 默认检查工具,而在 braintrust 只能在 eval 的 score 里自定义。Datadog 内置了这两个 Agent 默认检查工具,保障用户部署 Agent 的安全性。
同时,Datadog 有敏感信息的自动筛查系统(Sensitive Data Scanning),确保模型输出符合权限设置和隐私保护。LLM Sensitive Data Scanning 会扫描、识别并编辑每个 LLM 应用程序的 Prompt 到输出 response 结果中的敏感信息。比如下图展示了对于 email address 的智能识别并 flag 出该回答可能造成的隐私泄露。
4.Braintrust 创新推出评估智能体 Loop:相比 Datadog,Braintrust 客户可以更快的上手 AI 辅助 prompting、加速定制化测试用例,和优化 eval 评估标准。
Braintrust Loop AI Workflow
5.Braintrust 产品 UX 交互综合体验好
Braintrust 的产品界面设计、交互方式符合用户习惯,用户体验 UX 比较好。这具体体现在 Braintrust 的 SDK 设计优秀,数据流统一,前后端协作体验流畅,优于竞品。
PostHog 高级产品工程师指出,UX 用户体验和交互在选品时候起到了很重要的作用——也是 Braintrust 胜过其他竞品的重要原因。
客户 Ramp 也指出,易用性是重要的评估指标:
B. 商业化角度
Braintrust 的客户渗透相当成功,目前已在 eval 领域有很强的差异化竞争。
1.在 AI observability 和 evaluation 领域,企业往往将两类产品配合使用:AI observability 的部分使用 braintrust/LangSmith 等专用产品,SRE/运维监测等会选用 Datadog 等老牌流程类产品。Braintrust 已经形成了一个较为良好的生态卡位。
2.Braintrust 采用的“Freemium + Developer First”策略比较适合其目标用户群(工程团队驱动的 AI 团队)。相比之下,Datadog 之类走的是平台型多产品捆绑+企业销售路线,适配大企业客户,但不一定贴合 agent eval 这个“工程团队驱动”等细分需求。
C. 企业创新速度和执行力
Braintrust 作为初创企业,在前沿洞察上比 Datadog 更快。
从客户来看,Braintrust 的行动力是客户反馈时最常提及的优势。较快的创新能力意味着:
1.Braintrust 能不断推出全新功能,拓展市场边界:在 2024 年,Braintrust 上线多个高级 Agent 功能,并开始在其最大客户 Zapier 上线。同时,2025 年推出 Loop 智能体等创新。
2.Braintrust 能加快与客户共创能力,抢占市场先机:在 AI Eval 这个全新的领域,很多需求和商机是在和客户共创中产生的。快速共创能力的证明之一是,Braintrust 在和 Zapier 的最初合作中,处理大规模数据的稳定性并不理想。但在极强的执行力下,Braintrust 迅速和 Zapier 一起重新搭建了架构,并快速解决了所有问题,赢得了客户的信任。
D. Braintrust 相比于传统 Observability 巨头的护城河可能在哪?
基于与 Datadog 的对比研究,我们进一步提炼思考认为:AI Observability 在记录对象、评估架构、和底层采样留存上,都与传统 Observability 厂商的现有架构有差异,有一定的护城河。
首先,Braintrust 记录的一级对象更适合 AI-native 的场景,和传统 Observability 有架构差异。
在 Datadog 等传统 Observability 工具里,核心对象是 metric、log、trace。它们本质上是带有时间戳的事件流,平台会在这些事件上打上 flag(比如告警、安全隐患、错误标记等)。这种模型非常适合传统软件,因为传统应用的“成功/失败”通常可以用事先定义好的规则来判断:只要沿着时间线记录运行状态,再通过 flag 标记异常,就能比较准确地定位问题。
Datadog
Braintrust
而 Braintrust 采用的是 request-level tracing ——也就是把每一次 AI Prompt 的请求作为最小的核心单元来追踪。它的一级对象包括 evaluation run、prompt-response pair、model version 等。基于此,每个对象天然就包含了输入、输出和评测分数,不仅能复现模型在当时的行为,还能方便地做跨版本的对比和聚合分析,更贴近模型能力的观测。
一个侧面佐证是:在 Online Eval 在线采样中,Datadog 的采样机制主要是基于 trace/log ingestion 的抽样,而不是针对 eval scorer 的粒度。Braintrust 的采样机制是基于评估 request 的 Scoring Percentage。
其次,正如功能能力部分提到的,Braintrust 具有比 Datadog 等传统 Observability 厂商明显更灵活的 AI Eval Score 评估方式。
比如,Braintrust 支持的大规模 LLM-as-a-judge evaluations (包含了 battle,humor,幻觉等)需要具有大规模的异步模型调用等机制,确保能用第三方模型评估 AI 的生成结果,并快速返回评估结果。这并不是传统 Observability 厂商的原有系统架构——尽管 Datadog 试图加入 semantic-based evaluations(比如幻觉检测),但其发布至今也只支持 OpenAI 幻觉检测,侧面反映了大规模 On-boarding 支持多种模型对其目前产品底层架构有一定冲击。
最后,Braintrust 在采样和存储的设计上可能更适配 AI Observability 数据规模庞大的特点。
在采样方式上,Braintrust 提供 Scoring percentage:它会完整保留每一次 LLM 调用的输入与输出,但只对其中一部分执行自动化评测,从而节省算力和成本。
而 Datadog 的采样主要发生在 trace 流量层面:它会在请求进入时决定是否保留整条 trace。虽然这保证了单条 trace 内部的上下文完整,但在实际的 LLM 应用里,一次用户交互往往包含多次 LLM 调用,可能对应多条 trace。采样发生在 trace 粒度上,就会出现某些调用被保留、某些调用被丢弃的情况,从而导致整体交互上下文不完整。
在存储设计上,Braintrust 更加适应 AI Observability 中记录 AI 长文本输入、思考、输出的需求。Brainstore 是 Braintrust 专为企业级搜索和分析 AI 交互而设计的数据中心。Brainstore 使用 write-ahead log (WAL) 写入新数据,然后后台将这些日志压实(compact)为一个倒排索引,以便全文检索与半结构化查询,同时高效且低成本。
用户对 Brainstore 的反馈
排版:傅一诺
延伸阅读
RL Infra 行业全景:环境和 RLaaS 如何加速 RL 的 GPT-3 时刻
为 OpenAI 秘密提供模型测试, OpenRouter 给 LLMs 做了套“网关系统”
Agentic Enterprise:生成式软件重新定义企业形态|AGIX PM Notes
Stripe x Cursor,硅谷两代“金童”对谈: 未来5年IDE里将不再是代码
超越 Prompt 和 RAG,「上下文工程」成了 Agent 核心胜负手

