
来源:筑龙路桥市政
版权归原作者所有
说起毛勒伸缩缝,大家可能不认识,但是一提模数伸缩缝,我想知道它的人应该就多了吧?因为这玩意传力可靠,机械密封的特性让它的防水性能也十分优秀,最重要的是便宜好维修,所以被广泛的应用在我国的高等级公路中。
No.1 预埋钢筋
桥梁上部结构钢筋施工时要进行伸缩缝钢筋预埋,其方向应平行于道路中心线。预制构件施工时应特别注意非正交桥梁预埋钢筋的方向和间距.
现场浇筑结构和预制构件施工时最好将预埋钢筋的高程控制好,便于安装伸缩缝构造时两钢筋相互关系的控制,利于焊接。不要寄希望于植筋工艺来弥补预埋钢筋的缺陷。
No.2 伸缩缝
现浇混凝土梁端模支护或预制混凝土梁安装时都要注意间隙的存在。凡为滑动支座处均应保证梁间隙符合设计要求或参照施工气温按“伸缩缝缝宽与温度关系表”保证间隙的存在。
理论上,冬季-20℃安装的伸缩缝到了春季20℃时缝宽将减小40mm。
20℃以上不可以进入安装伸缩缝工序。
No.3 伸缩缝铺筑
施工沥青混凝土铺装层前,在伸缩缝空隙处封堵木板或竹胶板、土工布,上面堆积砂袋等,其最上方铺筑大于20cm厚低标号混凝土硬化。总之要保证伸缩缝缝隙上方具有一定的承载力,使沥青混凝土摊铺工序在此位置不致产生沉陷。
与路面保持顺高程,路面-伸缩缝构造-路面顺高程,避免出现三米靠尺一头翘起的现象。
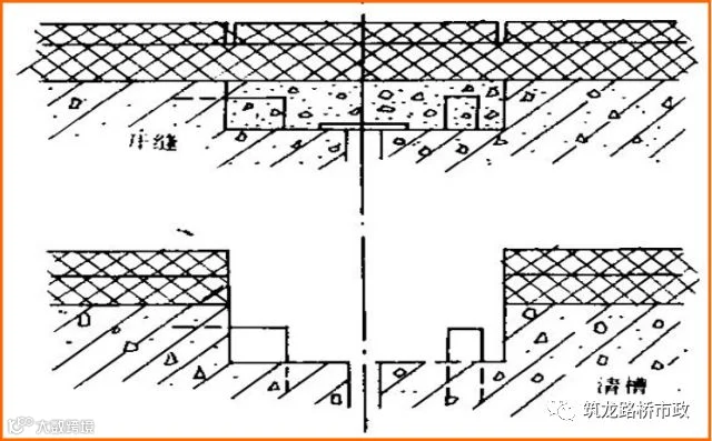
No.4 伸缩缝清槽
开缝依据伸缩缝中线,施放开缝线作为切割机作业依据。两条开缝线间垂直距离宜小于100cm且宜小不宜大。开缝后将槽内填充物清理干净。对支座周围、自下部结构到上部结构间、伸缩缝间隙进行整理,确保除支座外没有接触部位并留有间隙量。
垂直(沥青层加桥面混凝土铺装层结构)切割不能形成斜面或梯形状。
使用各类工具作业时要保持沥青混凝土路面的干净,可采用路面保护措施,例如使用彩条布和单面胶带进行覆盖等
No.5 预埋钢筋整理
检查预埋筋,对出现弯曲变形的钢筋要调直,使其位置、方向与伸缩缝构造钢筋基本一致;有缺失或损坏及预埋筋角度(方向)偏差的,则必须做植筋处理。植筋深度应按照10倍钢筋直径操作,同时植筋初期应进行工艺拉拔试验。钢筋锈蚀部分需做除锈处理。
植筋形成简支结构,深度要充足
No.5 伸缩缝构造检查
采购伸缩缝时要尽可能提供准确的安装时间包括安装温度,以便于厂家提供的伸缩缝构造缝宽符合安装时的条件。安装前要确认伸缩缝自身顺直度小于1mm;缝宽应符合设计要求或根据安装时间气温符合表(伸缩缝缝宽与温度关系表)的规定缝宽。
不符合要求时要调整缝宽:先解除一块原锁定板将缝宽调整到位后将符合要求的区段加新锁定板两块;再解除一块原锁定板重复上述操作。注意要按照先中间后两端的原则调整伸缩缝构造的缝宽。
伸缩缝构造需拼接即伸缩缝构造安装时需进行延长焊接时,除对构造连接面做倒角处理外,在伸缩缝构造侧面应以10mm厚钢板做补强焊接.
No.7安装
伸缩缝构造放入槽中,要使用2m间距3米长双肢12号槽钢对伸缩缝做强制性定位操作。图中M20螺栓将对伸缩缝构造实施强行定位,即可对顺直度也可对平整度进行控制,使路面-伸缩缝-路面在3米靠尺控制下达到1mm的要求。
示例计算↓
当使用40mm扳手对M20螺栓做拧紧操作时可对槽钢产生正弯矩,挠度最大0.4mm(0.8mm)。
在3米靠尺控制下达到平整度1mm的要求。
禁止使用龙门架等其他设备安装调整伸缩缝构造。
No.8 检验
焊接前要通过双肢槽钢对伸缩缝装置进行强制性定位,检验标准要达到下表中第7项和第8项要求,对未达到要求的位置要进行加密槽钢操作,再次校正,直到完全符合要求才可请监理工程师进行签证。
No.9 焊接
焊接过程中要避免热变形,按照先点焊固定,再做完整焊接操作的程序进行。
在焊接的同时,随时用三米直尺、塞尺检测路面-伸缩缝构造-路面的平整度,平整度控制在2mm;伸缩缝构造自身顺直度也需随时检查并控制在2mm以内。
焊接过程是将伸缩缝构造钢筋与桥梁预埋钢筋焊牢,一般先将一侧焊牢,待达到预定的安装气温时,再将另一侧全部焊牢。焊接人员配置数量要合理,焊接时间尽量缩短。焊接工序进行中及时拆除双肢槽钢,焊接全部完成要及时解除伸缩缝构造的锁定板。锁定板的拆除与焊接开始操作的时间间隔不能超过一个温差时段。一个温差时段一般以温度变化量小于6℃为准,即早上9:00到下午4:00或晚上8:00到早上7:00,避免过大温差导致的伸缩缝构造自身变形。
焊接过程中出现预埋钢筋与伸缩缝构造连接筋距离过大时,可采取钻孔植筋的方法进行操作;距离较小时也可采取增加封口U型筋的方法做联接再分别焊接。封口U型筋焊接完成后其垂直倾角应小于25°。否则仍需做钻孔植筋操作。
No.10 浇筑混凝土
混凝土浇筑前要将缝隙填充饱满,深度要达到混凝土梁下5厘米且无缝隙确保混凝土浇筑时不漏入梁间缝隙中。
混凝土浇筑前要将缝隙填充饱满,还要再次确认伸缩缝位置水平方向预留空隙的存在和有效。
下部结构与上部结构除支座连接外不能有任何接触的地方,要保证垂直方向的空隙存在和有效。也就是说其间没有任何物质阻碍上部结构在环境温度作用下的伸缩。
混凝土浇筑振捣要密实,做到不漏振也不过振。然后用刮杠刮平,用铁抹子收浆抹面,确保混凝土面无开裂现象。并注意按要求留设混凝土试件。
No.11 工序验收检查
完成后的伸缩缝应做到路面-伸缩缝构造-路面间平整度小于3mm;伸缩缝构造钢结构顺直度小于3mm;沥青混凝土-水泥混凝土-伸缩缝构造-水泥混凝土-沥青混凝土五者之间颜色界限清晰。
基本要求
1) 伸缩缝必须满足设计和有关技术规范的要求,须有合格证,并经验收合格后方可安装。
2)伸缩缝必须锚固牢靠,伸缩性能必须有效。
3)伸缩缝两侧混凝土的类型和强度,必须符合设计要求。
4)大型伸缩缝与钢梁连接处的焊缝应做超声检测,检测结果须合格。
5)伸缩缝处不得积水。
伸缩缝无阻塞、渗漏、变形、开裂现象。不符合要求时必须整修,并减1-3分。





