一、机房建设概述:
IDC机房建设工程不仅仅是一个装饰工程,更重要的是一个集电工学、电子学、建筑装饰学、美学、暖通净化专业、计算机专业、弱电控制专业、消防专业等多学科、多领域的综合工程,并涉及到计算机网络工程,PDS工程等专业技术的工程。在设计施工中应对供配电方式、空气净化、安全防范措施以及防静电、防电磁辐射和抗干扰、防水、防雷、防火、防潮、防鼠诸多方面给予高度重视,以确保计算机系统长期正常运行工作。
随着计算机系统技术和设备的不断更新换代,安装计算机设备的场地技术,即机房工程也在不断地推陈出新。所采用的新材料、设备、工艺和技术,其目的是为了更好地保证机房的温度、湿度、洁净度、照度、防静电、防干扰、防震动、防雷电、及时监控等,能充分满足计算机设备的安全可靠地运行,延长计算机系统使用寿命的要求,同时又要给系统管理员创造一个舒适、典雅的环境。因此,在设计上要求充分考虑设备布局、功能划分、整体效果、装饰风格,体现现代机房的特点和风貌。

二、机房标准化建设的必要性
计算机机房、通讯机房、互联网数据中心IDC(Internet Data Center)机房、屏蔽机房等统称为电子设备机房,简称机房。机房中安装了信息技术设备(计算机服务器、数据存储设备、计算机网络设备、交换机等)、低压配电设备、UPS设备、空气调节设备、安防设备、消防设备、动力及环境监控设备等。其环境必须满足设备和人员对温度、湿度、洁净度、电磁场强度、噪音干扰、电气安全、电源安全、防水、抗震、防雷击和接地等要求。
三、机房分级的判定条件
电子信息系统机房应根据使用性质、管理要求及其在经济和社会中的重要性划分为A、B、C三级。
符合下列情况之一 的电子信息系统机房应为A级
1 电子信息系统运行中断将造成重大的经济损失;
2 电子信息系统运行中断将造成公共场所秩序严重混乱。
符合下列情况之一的电子信息系统机房应为B级。
1 电子信息系统运行中断将造成较大的经济损失;
2 电子信息系统运行中断将造成公共场所秩序混乱。
不属于A级或B级的电子信息系统机房为C级。
1在异地建立的备份机房,设计时应与原有机房等级相同。
2 同一个机房内的不同部分可以根据实际需求,按照不同的标准进行设计。
四、机房环境建设等级保护二级要求
依据国家等级保护要求,等级保护二级的机房环境应满足以下要求:
1) 机房和办公场地应选择在具有防震、防风和防雨等能力的建筑内。
2) 具备防盗窃和防破坏能力:
a) 主要设备放置在机房内,并将设备或主要部件进行固定,设置明显的不易除去的标记;
b) 通信线缆铺设在隐蔽处,可铺设在地下或管道中;
c) 主机房应安装必要的防盗报警设施。
3) 机房建筑应设置避雷装置,并为机房内所有交流电源接地防静电措施。
4) 机房应设置灭火设备和火灾自动报警系统。
5) 具备防水和防潮能力:
a) 机房内水管安装不得穿过机房屋顶和活动地板下;
b) 窗户、屋顶和墙壁等具有防雨水渗透能力;
c) 机房应具备防止水蒸气结露和地下积水的转移与渗透。
6) 机房应设置温、湿度自动调节设施,使机房温、湿度的变化在设备运行所允许的范围之内。
7) 机房供电线路上配置稳压器和过电压防护设备,并提供短期的备用电力供应,至少满足关键设备在断电情况下的正常运行要求。
8) 电源线和通信线缆应隔离铺设,避免互相干扰。
五、机房环境要求及解决措施
“四度”指机房中的温度、湿度、洁净度及空气流通度;
1、机房对温湿度要求
机房的主要热量来自于计算机设备的散热、太阳辐射热、人工照明、人体体热等,其中计算机设备运行中产生的热量非常大,是机房中的主要热源。机房温度过高过低都不利于设备的运行。为保证设备的正常运行,机房内应保持一个适当并相对恒定的室温。
机房设备开机时和停机时对室内温度和湿度的要求见表一和表二。
表一:开机时电子计算机机房的温、湿度要求


2、机房对空气含尘量的要求
从大气中灰尘的分布规律来看,大气中小于或等于1um尘埃个数约占大气尘埃总量的99%,而重量百分比仅为3%。机房对空气含尘量的要求见表三
表三:机房内尘埃的要求
3、 机房主要有害气体的含量要求
机房中有害气体在空气中含量虽然较小,但正是这些微量浓度的腐蚀气体会导致计算机的误操作甚至严重损坏,一般要求空气中各类有害气体含量应低于下表要求。机房内各类有害气体含量的要求见表四。
表四:机房内各类有害气体含量的要求

六、机房系统建设内容及案例分析
依据信信息安全等级保护二级要求建设对机房装修环境、电源环境、照明环境、电磁接地环境、温湿度、机房洁净程度的要求。包括:机房装修系统、供配电系统、UPS电源系统、防雷接地系统、空调与通风系统、动力设备与环境监控系统、消防系统、微模块机柜系统、屏蔽系统、视频监控及报警系统等

(一)、 机房装修系统
(1)、设计思路
机房是各类信息数据的处理中心。由于系统内各类信息数据的重要性、敏感性、及时性,机房内放置的计算机设备、通讯设备、网络设备及辅助系统设备不仅因为是高科技产品而需要一个非常严格的操作环境,更重要的是只有计算机系统可靠地运行,才能保证通讯网络枢纽畅通无阻地传递信息。而计算机系统可靠运行要依靠计算机房的严格的环境条件(机房温度、湿度、洁净度、供电质量及其控制精度)
(2)、设计原则
要体现出作为重要信息会聚地的室内空间特点,在充分考虑网络系统、空调系统、UPS系统等设备的安全性、先进性的前提下,达到美观、大方、简朴的风格,有现代感。
在选用装修、装璜材料方面,要以自然材质为主,做到简明、淡雅、柔和,并充分考虑环保因素,有利于工作人员的自身健康。
符合装饰装修相关设计与施工规范。
装饰效果主要体现:
◇ 体现特点——要体现出作为重要信息会聚地的机房装修特点;
◇ 突出重点——在充分考虑计算机系统、通讯、空调、UPS等设备的安全性、可靠性、先进性的前提下,达到高雅、大方、简朴的风格;
◇ 格调淡雅——机房室内装潢基本格调为简明、淡雅、柔和,宜用中性偏暖色调;
◇ 宜于健康——在设计中选用装潢材料方面,要以自然材质为主,充分考虑环保因素。
(3)、设计分析
本次装修工程,是整个机房的基础,它主要起着功能区划分的作用,不仅包括一般机房装修所需要的铺抗静电地板、安装微孔回风吊顶,还包括为放置机架、服务器等设备的预留空间。
本装修系统包括中心机房:吊顶工程、墙面工程、门窗工程、地面工程等几个部分,设计机房抗静电地板下总高15mm米,机房净高为2.8米。
(4)、吊顶工程
1).依据《电子计算机机房设计规范》(GB50174-93)第4.4.1条第四项:吊顶宜选用不起尘的吸声材料,主机房棚顶装修采用吊顶方式。
2).机房内吊顶主要作用:在顶棚以上到房顶的空间做为机房静压送风或回风风库、可布置通风管道;安装固定照明灯具、走线、各类风口、自动灭火探测器;防止灰尘下落等等。
3).设计方案:
根据本机房的实际情况。机房所有吊顶设计为单层吊顶,采用广州奥德赛牌金属微孔铝板以轻钢龙骨安装。微孔铝板厚度等于0.8mm。并在吊顶之前做防尘保温处理。
这样做有如下几个优点,
有利于中心机房内防尘;
有利于降低空调、新风的设计负荷量。
根据机房的形状特点,在机房区采用规格为600*600微孔金属板。天花基板采用合金喷塑板面,配合轻钢龙骨暗骨安装,天花立体感强、容易拆装。该天花机械强度高,不受潮,不变形,不起尘,容易清洁,且有吸音效果,色调柔和、不产生弦光,符合《GB50174-93》规范要求及《GB50222-95》的防火要求。在安装天花之前,将原楼顶清理干净及刷环氧聚氨脂防尘防潮漆二遍。
4).金属板的安装方法:
a.将吊件穿在龙骨上,每龙骨一个吊件,再用吊杆吊好,用弹片调节龙骨水平。
b.大面积吊顶要用38或50龙骨便于调节水平。
c.将扣板顺序插入扣紧,并将龙骨保险片压下锁住即可。

(5)、 墙面工程
1)、 设计依据
《电子计算机机房设计规范》(GB50174-93)第4.4.2条:机房基本工作间室内装饰应选用不起尘、易清洁的材料。墙壁和顶棚表面应平整,减少积灰面。第4.4.4条:电子计算机机房室内色调应淡雅柔和。
2)、 机房内墙装修设计
机房内墙装修的目的是保护墙体材料,保证室内使用条件,创造一个舒适、美观而整洁的环境。内墙的装饰效果是由质感、线条和色彩三个因素构成。
目前,在机房墙面装饰中最常见的贴墙材料饰面如铝塑板,其特点:表面平整、气密性好、易清洁、不起尘、不变形。该贴墙材料饰面基层做防潮、屏蔽、保温隔热处理。
机房工程设计的墙面全部采用KITOZER塑铝板贴面,颜色为象牙白色。具体做法是:首先在墙面固定高强度防火防水石膏板,然后粘贴固定铝塑板。铝塑板全部接地以满足防磁和屏蔽的要求。有木方处木方面上刷防火、防尘、防腐涂料,结逢处用黑色密封胶处理。踢脚板采用不锈钢拉丝板饰面,高度为130mm。
具体做法和完工效果图见下图:

为了保证机房内设备的安全,所有本机房与外界连接的墙体的缝隙区(天花上或地板下)管线槽接口处均以防火泥堵塞,以防止虫、鼠进入机房。
(6)、 门窗工程
根据要求,机房区域窗户全部做密封处理,材料:防火防水石膏板;铝塑板等。具体做法是沿着窗户内侧做双面石膏板内墙。中间填充50mm防火材料以满足防火、保温要求。在做石膏板内墙以前将原有玻璃窗户清洁干净,内部做好清洁、密封处理。为了保证机房视觉效果的整体一致,采用象牙白色铝塑板饰面。
机房主门为钢制防盗门;进入配电间的门为夹胶玻璃门。
(7)、 地板工程
根据《规范》第4.4.1条第二项:机房地面应铺设活动地板。活动地板应符合现行国家标准《计算机机房用活动地板技术条件》的要求。敷设高度应按实际需要确定。因为本次所选空调为上送风形式,所以地板铺设高度为150mm。
1)、机房工程的技术施工中,机房地面工程是一个很重要的组成部分。机房地板一般采用抗静电活动地板。活动地板具有可拆卸的特点,因此,所有设备的导线电缆的连接、管道的连接及检修更换都很方便。活动地板下空间可作为走线桥架的隐蔽空间。
2)、活动地板下的地表面一般需进行防潮处理(如涮防潮漆等)。若活动地板下空间作为机房空调送风风库,活动地板下地面还需做地台保温处理,保证在送冷风的过程中地表面不会因地面和冷风的温差而结露。
3)、活动地板的种类较多,根据板基材、材料不同可分为:铝合金、全钢、复合木质刨花板等。地板表面则粘贴抗静电贴面,如粘贴 HPL、PVC 、地板砖、大理石等。活动地板的不同选择直接影响机房的档次。不同质量的地板使用后,机房的效果大不一样。所选地板为:全钢无边HPL贴面防静电地板。

4)、该机房采用全钢防静活动地板。该防静电活动地板采用优质合金冷轧钢板,经拉伸后点焊成形。外表经磷化后进行喷塑处理,内腔填充发泡填料,上表面粘贴高耐磨的防静电贴面。横梁采用优质管钢,四周无焊缝,整体做镀锌防腐处理。支架上托、下托采用模具一次冲压成型,套管采用无缝钢管,整体做镀锌防腐处理。
5)、该地板是利用高新技术制作而成。具有美观耐用、防火、防滑、抗压、耐磨、耐腐蚀、防污、防水防渗透、无辐射、环保卫生易于施工,是一种永久性防静电地板。不受环境影响,通体都具有永久、稳定的防静电性能,体电阻和面电阻均小于5×108Ω。承载能力强:均布载荷大于1000公斤/平米。尺寸精度高、互换性好、组装灵活、维修方便。系统有地板、横梁、支座组成。横梁和自身高度可调的支座用螺钉连结成稳固的下部支承系统,地板镶嵌入横梁围成的方格内。见下图所示。

(8)、承重工程
机房内设备密度较大,对建筑楼板承重有特殊要求,在机房选址和设计时应该核实机房位置的建筑承重。对于个别机房功能区间需考虑做楼板的承重加固,特别是UPS及电池、精密空调等大型设备,重量较大,应安装设备承重散力支架或加固处理达到功能要求。机房布局时要重点考虑大型设备的承重,尽量把重型设备放置在机房的承重梁上。

(二)、 机房电气系统
1、设计内容
机房供电电源设计
机房附属设备如机房的空调、照明、维修墙插电源(市电)供电设计
机房网络设备、监控的电源(UPS)供电设计
防雷及接地保护系统
2、甲级标准应符合下列条件:
1.应有两路独立电源供电,并在末端自动切换。
2.重要的设备应配备UPS电源装置。
3.电源质量应符合下列规定:
1)稳态电压偏移不大于±2%;
2)稳态频率偏移不大于±0.2Hz;
3) 电压波形畸变率不大于5%;
4)允许断电持续时间为0-4ms。
4、电子计算机机房供配电系统应考虑计算机系统有扩展、升级等可能性,并应预留备用容量。
5、机房内其它电力负荷不得由计算机主机电源和不间断电源系统供电。主机房内宜设置专用动力配电箱。
6、电子计算机机房低压配电系统应采用频率50Hz、电压380/220V TN-S或TN-C-S系统。
7、负荷等级

计算机机房电源属于一类供电系统,供电要求不间断、安全可靠。机房供电电源设计应达到一类供电要求。
(三)、 供电方式分析
(1)、市电供电系统
市电供电是指由供电局接入的外电供电系统,做为普通供电为大楼提供了一种供电来源。大楼机房同样须接入普通市电系统,为机房的普通用电设备及UPS电源提供供电支持。采用专用的配电柜对市电进行管理,采用单刀双掷开关为发电机接线做预留。但发电机及市电的切换只能手动而且不带负载进行,宜作为单独的配电进线控制柜使用。
(2)、发电机供电自投自复控制系统
发电机供电回路与市电必须进行互锁联动,采用单刀双掷开关是一种方式,但须手动进行而且不能带负载操作。通过采用发配电自投自复柜通过继电器的切换,配合独立配电柜可完成发配电系统的快速切换操作及分路控制,则可保证供电系统的不间断运行。
发配电自投自复控制柜安装有市电、发电自动切换继电器,市电停电时自动切换至发电机供电系统,以保证供电系统的连续性。同时,安装控制机房精密空调机、UPS不间断电源等设备的开关,并配有电压表、电流表以及报警指示灯,能及时了解机房空调、UPS电源系统及相应市电供电回路的总用电情况。
独立配电柜安装有各用电回路的分控开关,用于控制各系统的供电情况,同时为监控UPS电源回路的供电情况,安装有电压表和电流表,可随时了解USP电源系统的负载情况。此外,总进线开关接有电源防雷器,可有效地防止雷电流通过供电线路侵入的危险。总之,机房发配电控制柜做为整个网络配电系统的控制中心,能够集中有效地管理整个供电系统的正常运行。
(3)、UPS不间断电源供电系统
UPS不间断电源供电系统是采用蓄电池通过逆变的方式供电给后端负载。平时处于在线式滤波稳压工作方式,停电后起动电池组逆变供电给负载。
(四)、机房配电设计
1、机房供电电源系统设计
计算机机房的建设必须要建立一个稳定可靠的供配电系统,这个系统首先要保障网络设备正常运行的电源供电,还要保证其它附属设备如机房专用空调、照明系统、门禁、监控及消防系统的安全用电。
机房计算机设备包括小型机、服务器、网络设备、通讯设备等,由于这些设备进行数据的实时处理与传递,所以对电源的质量及可靠性要求很高,因此该供电电源系统按照一级标准进行设计,由UPS直接供电。
市电电源进线按规范要求设计为TN-S系统(三相五线制)。机房供配电系统考虑系统扩展、升级、预留备用容量。
机房内设计一台市电双电源综合配电柜。配电柜为KITOZER型,由专业KITOZER生产厂家定做。选用德力西空开做主回路断路开关;UPS选用KITOZER主机设备;蓄电池选用KITOZER电池。以此措施来保证供电系统安全可靠地供电质量,保证系统的正常运行。
2、机房市电配电系统设计
为提高计算机设备的供配电系统可靠性,由变电所引来的双路电源专供机房使用。(该双路电源电缆由业主方自行配置至机房)。各系统的良好运行有赖于其核心设备供电质量的保证。因此,该机房供电系统建议采用市电、发电双路接线引入,自投自复,并辅以在线式UPS不间断电源的供电方式。核心设备全部采用UPS不间断电源供电,附属设备(如电视墙、照明用电、维护插座等)采用普通市电供电。

市电配电柜内安装KITOZER空气开关。配电柜供电回路设计:在市电配电柜中引出一路供UPS使用;机房辅助动力设备包括机房专用精密空调系统、新风机系统、照明系统、墙面维修插座等。在该配电柜主进开关设计安装消防联动装置,当火警发生时自动切除市电供电电源,防止火警事故扩大。在该配电柜为墙面维修插座供电的线路上,设计安装防漏电开关,以保障人身安全。
3、机房UPS配电系统设计
根据大楼结构的承重要求,充分考虑UPS电池的承重问题,电池柜安装时应加承重载体。
该配电柜供电回路设计:专供计算机设备及应急照明使用,如:服务器、网络设备、主机、打印机。
机房供电系统选型的主要设备为UPS不间断电源系统,选用KITOZER等品牌的产品。
运行方式:
系统采用单联运行方式。并具有冗余及高级电源管理双重功能。
产品名称: 三进三出工频在线式
功率范围:三进三出工频在线式 HT10KVA~H400KVA
应用范围:工作站、中大型数据中心部门级集中供电
4、电源插座的设计
在主机房根据机柜数量和设备使用要求安装计算机专用的UPS(PDU)电源插排。
在主机房墙面安装市电维修插座,以保证维修设备的供电需求。
办公区域电源插座采用大楼原有配置。
精密空调由于用电电流过大,不建议由UPS直接供电,而是由市电供电。
机房设备:小型机、服务器、网络设备、通讯设备等;机房环境监控、门禁、消防、应急照明等均有UPS直接供电
5、机房配电线路敷设设计
机房设备电源线均采用ZR-VV型电缆及BV塑铜线,沿地板下金属线槽敷设至插座或接入电气设备。计算机电源插座直接安装到机柜,便于计算机设备使用。线缆由UPS输出分配经金属电缆桥架从活动地板下引到机房各处,每个计算机电源插排由一路开关控制供电。
(五)、机房照明系统
1、设计标准和依据
电子计算机房照明的照度标准应符合《电子计算机机房设计规范》(GB50174-93)下列规定:
(1).主机房的平均照度可按200、300、500lx取值;
(2).基本工作间、第一类辅助房间的平均照度可按100、150、200lx取值。
2、机房照明设计取值
主机房的平均照度按400lx取值,办公区域按200lx取值,应急照明按50lx取值。
3、机房照明平均照度计算
照度计算采用利用系数法,公式为:
Eav= F nu/SK
F—每个灯具的总光通量(单位lm)
n—灯具数量
u—利用系数,一般取0.65。
S—房间面积(m2)
K—照度补偿系数(因维修而设定),一般取1.3。
Eav—平均照度(lx)。
假设计算机机房面积约20平方米,照度要求达到400lx, 需安装36w×3格栅荧光灯多少盏?
各计算参数:
Eav=400 lx
F=7400 lm (36w×3荧光灯光通量大约7400 lm,
格栅荧光灯灯具效率按75%计,
7400×0.75=5550 lm)

u=0.65
S=100 m2
K=1.3
求:36w×3格栅荧光灯的盏数 n
因为 Eav=F n u/S K
所以 n=Eav S K/F u =400×20×1.3 /5550×0.65=6(盏)
20 m2机房平均照度400 lx时,需安装36w×3格栅荧光灯6盏。
4、机房照明设计
设计采用600×600无眩光格栅灯具(LED)均匀布置,保证照度均匀、足够。
采用抛物状铝隔板雾面导光灯罩,不会产生眩光。截光角60°,精确控制光线,特别适合机房或有电脑的办公室使用舒适感特别好。

机房内设计灯具共计6盏。其中主机房区4盏;配电间区2盏;
镇流器——选用无启辉式高频电子镇流器,消除了启辉光闪对计算机设备的电磁干扰
l 预热式起动,延长灯管寿命
l 不闪烁,保护视力
l 散热好,安全可靠
5、 应急灯设计
在市电断电时,为保证工作人员做数据紧急处理和人员安全迅速的撤离,机房内需安装应急照明系统。应急照明由市电和UPS电源供电,当市电断电时可自动切换到UPS电源。
在主机房内安装的格珊荧光灯中,将其中单管接入自备电源,作为事故应急灯。在机房的走廊及房间门口处,设计安装疏散指示灯。

根据要求,机房设置的1/4的灯为应急照明灯,平时由市电供电,市电停电后由UPS供电。市电优先。
6、灯具选型
在机房内的灯具均选用KITOZER品牌600*600mm的40W*3无眩光格栅LED灯具。
(三)、机房空调新风系统
1、设计内容
主机房区域内精密空调设计及普通空调机备用。
主机房新风系统设计。
2、发热量计算
设备发热量计算公式:
Q=Σ(860×W×F)
式中:Q——设备发热量总计量,单位为(kcal/h)
W——各设备的电力容量,单位为(kW)
F——各设备的运转率。
同时根据主机房内服务器、交换机等的数量以及未来的扩容来考虑。
照明设备发热量计算:一般可按20~40W/m2的平均耗电量估算发热量。本次设计中取30W/m2。
3、主机房制冷量计算
本机房空气环境设计参数:
主机房区域内面积约为35平方米,发热量按每平方米500W设定,制冷量为
35*500=17500(W)
4、主机房新风量计算
中心机房面积约为35平方米房内空间净高3米,机房的有效空气总容积:
V=35×3=105m³
通风换气量的计算:
依照国家有关标准,工作间所需通风换气次数按每小时换气3~5次计算,机房所需新风量计算(换气次数按每小时换气4次计算)为:
Q =4×V (m3/h)=4*105=420(m3/h)
5、设计方案
2.4.6.1 精密空调系统设计
(1)、设计方案
根据机房对温湿度及含尘量的特殊要求,为保证机房的设备在恒温、恒湿、保持洁净度的情况下长期连续可靠的运行。应采用机房专用精密空调进行空气调节,以确保机房设备24小时不间断运行。
设计如下方案:
机房专用空调采用上送风、下回风的送风方式。

主机房区域内面积约为35平方米,发热量按每平方米500W设定,制冷量为:35*500=17500(W)。再加上冗余。因此得知,须配备至少23Kw的精密空调。
因此,机房提供一台精密空调与一台普通空调(备用机)。以防备一台空调出故障,导致机房设备不能正常工作的情况发生。制冷量为15000瓦,满足要求。
(2)、空调选型
为确保机房内计算机系统的安全、可靠、正常运行,以及机房室内温、湿度场的均匀、机房内的洁净度考虑。在机房建设中为机房提供符合要求的场地环境,我们设计采用海瑞弗的恒温恒湿的机房专用空调机。
性能特点介绍
高品质控制部件
严格遵循CE和IEC标准,先进的电控技术,以在380V±20%的电源条件下可靠工作。另配有电源保护模块,可以在380V±50%的范围内选定保护值,当电压波动超出范围时自动保护机组,当电压恢复正常时,机组自动重新投入运行。
涡旋式压缩机
机组核心动力采用Copeland全封闭涡旋式压缩机,保证了机组高效率、低噪音、高寿命。
蒸发器
高效率的蒸发器,由优质的材料和先进专业工艺制作,具有较大换热面积,并且空气没有任何扰动流过机组。
室内风机
风机采用可调速后弯叶片离心风机,静压可在0-400Pa范围调节,运行可靠、噪音低、能耗小。
膨胀阀
可精确控制蒸发器中的制冷剂的供应量,保证了可靠性和高效率。
过滤器
金属柜架G4标准的过可以反复冲洗,降低了运行成本。
加湿器
采用目前国际先进的电极式加湿系统,加湿量及进排水水量均由电脑控制,加湿罐自动清洗程序确保加湿罐维持正常的加湿效率。
加热器
电加热器具有完善过热保护功能和防电离作用,对于高寒地区小热负荷的基站机房,可以满足环境的要求。
机柜
独特的边框设计,黑金刚的钢结构框架,彰显工艺的精湛,保证机组可以适合任何运输条件及工作环境,专业的设计,更加美观。
冷凝器
冷凝器外壳由抗腐蚀合金制成,保证了使用寿命和美观,采用外置转子式轴流风机精心设计,噪音满足环保要求。风机调速器控制不同环境温度的保速,保证良好运行效果和节能。
微处理器控制
机组控制系统采用先进的微处理器来实现,因而提供更加方便精确的系统监控及参数设定功能。在正常使用的温度及湿度范围内,温度控制精度达±0.2℃, 湿度控制精度达±2%
多种联网集中监控方式
通过联网监控网络可以实现对空调的实时远程监控。该系统支持本地网、远程网、楼宇自控系统、动力环境集中监控网等多种网络。
(3)、主机房新风系统设计
根据计算,设计在主机房安装吊顶式新风机一台。新风机总换风量为1600m³/h,达到机房总面积所需新风量计算(1200 m³/h)要求。
本工程新风机设计采用吊顶上送风方式,新风经新风管、百叶风口直接送到机房内,在排除室内污浊空气的同时,将室外新鲜空气经过滤后送入机房内,在机房内形成正压箱,达到良好的通风换气及防尘效果。

设计在主机房区域内的顶棚上安装风口作为风口,同时将吊顶的微孔铝板作为回风口。设计主机房区域的气压大于其他区域,以保证主机房区域的空气洁净度。

KTR-D350R新风机(品牌:开拓者)
☆ 低噪音、高效能量回收
☆ 适用于中心机房、办公室、实验室、宾馆、会计室、医院病房等场所
☆ 采用吊顶暗装方式,不影响室内装修,安装维修简单
新风换气机的六点要求
1、双向换气
室内外双向换气,新风等量置换。
冬天通风,清新温暖

2、过滤处理
新风过滤处理符合建筑法规要求。配装不同的过滤器可有效阻止灰尘和有害气体等污染物进入室内。
3、高效节能
内置静止热交换器,热交换效率大于70%,冷热负荷(室温)不受新风影响,大幅度降低新风处理所需能量,实现高效节能。荣获北京市节能认证证书。
4、应用简便
多种机型,适合从15m2到1100m2的建筑单元,一体化结构,内置热交换器、双风机、过滤器,只需接通电源和风口(道)即可使用,不但简化设计,而且适应各种改造工程。
5、安全可靠
低噪声风机和内部降噪处理,防止了对现场的干扰,整机除风机外无运动部件,几乎无需维护,可确保长期稳定可靠工作,一劳永逸。
6、低费用高效益
替代新风处理设备,不必单设操作间,可减少设备投资和建筑面积,利用热回收技术节能降耗,大幅度降低运行费用,节约新风处理能耗30%以上,无冷热源供应,一体化结构减少维护工作量,节能人工费。
7、过滤器自动报警装置(可选)
当空气过滤器积聚了大量灰尘,需要清洗或更换滤材时,机器自动显示报警提示。
8、智能控制(可选)
先进的液晶智能控制显示技术,使室内空气品质状态一目了然,智能控制换气方式:冬夏使用热交换,春秋采用旁通式。
(四)、机房消防系统
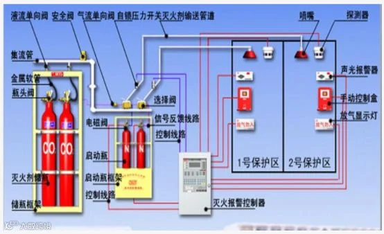
(1)、七氟丙烷气体消防系统组成:
1)、系统由储存装置(包括七氟丙烷贮存容器、氮气驱动钢瓶、容器阀、单向阀、高压软管和集流管、安全阀、瓶架等)、启动装置(含自动启动、手动启动与机械应急操作)和控制气管、选择阀、压力开关、喷嘴、管道及其附件、支吊架等组成。
2)、储瓶瓶身上设有安全阀,瓶内超压时可自动泄压。
3)、系统喷头,每个喷头的喷口大小采用专用流量计算软件进行计算。
4)、气体灭火系统的管路计算应采用专用计算机辅助运算软件。
5)、在通向各防护区的主管道上,应设压力讯号装置。
(2)、设计要求:
机房的消防报警设计,根据消防防火级别设置确定机房的设计方案,建筑内首先要求 具备常规的消防栓、消防通道等,按机房面积和设备分布装设烟雾、温度检测装置、自动 报警警铃和指示灯、自动/手动灭火设备和器材。机房消防报警能和大楼消防报警联动。
(2)、其他要求:
1) 机房内选用材料要防火性能好,吊顶、地板、墙面和割断都要具有良好的防火性能。
2) 踢脚板:适当高度,架上水平仪,并调整至水平为止。
3) 顶棚上使用的木制材料要刷防火涂料,强电走线要穿金属软管,地板下要清理干净。
4) 设备机房采用安全防火门,其余各门采单扇门开关,对外出入口采门辨认系统。
(3)、设计依据:
1、GB50263-97《气体灭火系统施工及验收规范》;
2、GA400-2002《气体灭火系统及零部件性能要求和试验方法》;
3、GB50116-98《火灾自动报警系统设计规范》;
4、设计内容
对机房工程根据消防规范要求进行七氟丙烷灭火器灭火系统(气溶胶)及消防自动报警系统设计。具体的消防区域包括:主机房区、配电间。
5、系统具备的基本功能
1、保护区域内具有独立的火灾自动探测、报警及气体灭火功能;
2、灭火系统为手动启动方式;
3、在自动方式下,系统在感烟火灾探测器和感温火灾探测器复合动作的情况下,
具有0-30S延时功能并同时在保护区内外可发出声光报警,以通知人员疏散撤离;
4、在手动启动方式下,人员可到保护区外,气体释放前同样具有延时声光报警功能。
5、设计方案
1)、功能要求
根据要求机房采用七氟丙烷灭火器灭火系统,同时设火灾自动报警系统。报警系统与空调、配电系统联动,包括地板下、吊顶上及吊顶下三层报警。
2)、主要设备功能介绍
1、气体灭火控制器
专用于气体自动灭火系统中,融自动探测、自动报警、自动灭火为一体的控制器,气体灭火控制器可以连接感烟、感温火灾探测器,紧急启停按钮,手自动转换开关,气体喷洒指示灯,声光警报器等设备,并且提供驱动电磁阀的接口,用于启动气体灭火设备。

制方式:
1、自动控制:将气体灭火控制器上控制方式选择键,拨到“自动”位置时,灭火系统处于自动控制状态,当保护区发生火情,火灾探测器发出火灾信号,报警灭火控制器即发出声、光报警信号,同时发出联动指令,关闭联锁设备,经过一段延时时间,发出灭火指令,打开电磁阀释放启动气体,启动气体通过启动管道打开相应的选择阀和容器阀(瓶头阀),释放灭火剂,实施灭火。
2、手动控制:将气体灭火控制器上控制方式选择键,拨到“手动”位置时,灭火系统处于手动控制状态。当保护区发生火情,可按下紧急启停按钮或控制器上启动按钮,即可按规定程序启动灭火系统释放灭火剂,实施灭火。在自动控制状态,仍可实现电气手动控制。
3、机械应急手动操作:当保护区发生火情,控制器不能发出灭火指令时,应通知有关人员撤离现场,关闭联动设备,然后拔出相应启动瓶组启动阀上的手动保险夹卡片,压下手柄即可打开启动阀,释放启动气体,即可打开选择阀、容器阀(瓶头阀)、释放灭火剂,实施灭火。如此时遇上启动阀维修或启动钢瓶中启动气体压力不够不能工作时,这时应首先打开相对应灭火区域的选择阀手柄,敞开压臂,打开选择阀,然后打开该区域的容器阀(瓶头阀)上的手动手柄开启容器阀(瓶头阀),释放灭火剂,实施灭火。
在延时时间内而发现有异常情况,不需启动灭火系统进行灭火时,可按下手动控制盒或气体灭火控制器的紧急停止按钮,即可阻止控制器灭火指令的发出。
气体灭火控制器也可与火灾报警控制器联网,实行远程控制。气体灭火可以用于保护以下物质的火灾:
1、电气和电子设备火灾 ;
2、可燃烧液体和可融化的固体火灾;
3、固体表面火灾;
4、灭火前能切断气源的气体火灾。
2、手动报警按钮(SD-DEN3160/2)
环境温度:-10℃--+50℃
相对湿度:≤95%(40℃+_2℃)

工作电压:DC24V
工作电流:300uA
3、声光报警器
最大电压输入范围:DC10V--DC28V
推荐电压输入范围:DC22V--DC26V
最大报警音量:不小于110dB
最大闪光光强:不小于1.2WS
平均工作电流:不大于45mA
报警声可选音:三种(警车声、消防车声、救护车声)
外形尺寸:160*128*54(mm)
产品重量:不大于235g
4、应急疏散指示标志灯

光源:6W电致发光屏(EL)
视 距:30m
应急时间:≥90min
安装方式:壁挂(可悬挂,定货应说明)
外型尺寸(mm):A=500 B=200 C=300
外 壳:不锈钢罩框
光源:2x5W 卤钨灯
应急时间:≥90min
安装方式:壁挂
外 壳:冷轧钢板喷塑(灯头镀镍)
(6)、其他
各防护区的门应为向疏散方向开启的防火门,并安装自动闭门器,以保证在气体喷放时能够处于关闭状态。但亦应保证各门在任何状态下,都可以从内部打开,其耐火极限不应低于0.5h;防护区的围护结构及窗的耐火极限不低于0.5h;围护结构及门窗的允许压强不宜小于1200Pa;防护区的外墙上应设置泄压口,其底边高度应大于防护区净高的2/3。各防护区应实行完全的防火分隔,当防护区内采用固定吊顶时,吊顶的耐火极限不应小于0.25h;当采用活动吊顶时,吊顶以上部分属于同一防护区,吊顶与区域外不得贯通。防护区内除泄压口以外的开口及用于防护区的通风机和通风管道中的防火阀,在喷放七氟丙烷前应自动关闭。七氟丙烷灭火器储存瓶组喷大红色油漆,中间用白色油漆标明介质名称及系统编号。

(五)、机房接地和防雷系统

机房防雷接地系统原理示意图如上图所示:
1、防雷系统方案:
机房的供电电源为TN-S系统(三相五线制),目前中心机房的配电是由总配电室引入。根据防雷系统要求,应将大厦需要保护的空间划为不同的防雷区,以确定各部分空间不同的雷闪电磁脉冲的严重程度和相应的防护措施。依据防雷设计原理,大厦的防雷保护分为三级:
电源防雷一级保护:在大楼总配电室的电源输入为总电源的一级防雷保护。
电源防雷二级保护:在大楼的每个楼层配电总控制开关为二级防雷保护。
电源防雷三级保护:在中心机房的配电柜输入端为电源的三级防雷保护。
中心机房的电源直接来自大楼的总配电室,我们设计安装的中心机房的三级防雷系统。
建立机房防雷系统,以防浪涌、间接和直接雷击,确保中心机房设备的安全。根据机房供配电情况,采用二级防雷和三级防雷插排。
电源避雷器并联于机房电力电源的相线和零线,接地端接入接地体地。正常情况下,避雷器处于高阻状态,当电网由于雷击或开关操作出现瞬时高电压及大电流时,避雷器立刻在纳秒级时间内迅速导通,使设备机壳(与地相联)的电位与四线电位同时提高,避免了二者之间可能出现的大电位差,并将过电压产生的大电流短路后向大地泄放,从而保护了机房设备。当雷击过后,避雷器又恢复到高阻状态,从而不影响机房设备的正常使用。信号线的防雷原理与此相同。
(2)、设计安装防雷模快:
设计在机房总配电柜内安装KITOZER牌KTR25-B型号的防雷模块,以确保机房设备的安全运行。防雷模块的接地端接入大楼的接地极,大楼的接地极的接地电阻应小于1欧姆。
1、防浪涌设计
为防止电源浪涌对机房服务器等网络设备产生冲击,设计在UPS配电柜内安装KITOZER牌防浪涌模块,以确保上述设备的安全运行。防浪涌模块的性能与防雷模块大致相同。
电话系统防雷采用KIOTZER专用电话防雷排及数据防雷器,在机房供电室内设专用防雷箱;数据专线和电话线接入该防雷箱,对电话系统进行全方位的保护。
对于计算机插座选用KITOZER系列插座防雷器做三级防雷保护,以确保工作站等负载的防雷击保护效果。
(3)、计算机机房的接地系统
机房内接地包括机房内所有计算机设备壳体的保护接地,静电地板、铝塑板墙面、铝扣板天花及龙骨、日光灯盘等接地,采用紫铜板沿机房静电地板之下环绕安装构成均压带系统,使各种设备的接地能够就近连接。如下图所示

(4)、机房接地分类
1)、交流工作地:
也称功率接地,是指交流电路的工作接地,即TN-S供电系统的N线,由大楼配电室输入。
2)、直流工作地:
也称逻辑接地、信号接地。为了确保计算机内部数字电路具有稳定的基础电位而设置的接地。该接地属于独立的悬浮接地系统。设计在机房机柜地板下用3mm厚40mm宽的铜带横向间距1800mm制作接地网格,并用绝缘子支撑架空。
2)、保护接地:
a 设备安全保护接地(PE),为保障人身及设备安全的接地。机房内所有电气设备的不带电金属外壳均接入该接地保护系统,与接地装置做等电位连接。 机柜用螺栓固定在等电位连接的金属安装支架上,同时其外壳接地再采用BVR-6mm2的导线就近电气连接至40*4镀锌扁钢安全保护接地带上 ,安全保护接地带另一端用BV-35mm2的导线与配电室内配电柜的安全保护接地铜排相连。
b 防静电保护接地,即防静电地面、活动地板、工作台面必须进行静电接地的接地保护。采用5*0.05铜箔带沿墙面、棚板金属龙骨支架、抗静电地板支架、电线管、接线盒、配电柜、配电箱、照明灯具及不带电金属外壳、空调机组、新风机外壳做等电位连接,使用BV-35mm2导线,将各个房间的防静电接地铜带地网连接起来,汇流至配电室配电柜。
c屏蔽接地:是为了防止干扰磁场与电子线路发生电磁耦合而产生相互影响,故将设备内外的屏蔽线及屏蔽房间的屏蔽体进行接地,称为屏蔽接地。
d防雷保护接地,为防止感应雷、侧击雷高脉冲电压沿电源线进入机房,损坏机房设备的保护接地系统。
e防浪涌保护接地,为防止电源浪涌对机房服务器等网络设备产生冲击的保护接地系统。
f防漏电保护接地,为防止移动电气工具漏电、保障维修人员的人身安全,设计在墙面维修插座的电源上安装防漏电开关的保护系统。
(5)、 机房接地系统设计
1、机房内直流工作地网的布局:
a 依据国标GB50169-92电气安装,接地施工及验收规范。计算机直流地与机房抗静电接地及保护地严格分开以免相互干扰。用5*0.05mm的截面铜排敷设在活动地板下,纵横组成网格状(详见下图)。所有接点采用锡焊或铜焊使其接触良好,以保证各计算机设备的稳定运行,并要求其接地电阻1Ω。

b 配有专用接地端子,用编织软铜线以最短的长度与计算机设备相连。计算机直流地需用接地干线引下至接地端子箱。容易产生静电的活动地板、饰面金属塑板墙、不锈钢玻璃隔墙均采用导线布成泄漏网,并用干线引至动力配电柜中交流接地端子。为防止感应雷、侧击雷沿电源线进入机房损坏机房内的重要设备,在电源配电柜电源进线处安装浪涌防雷器。或者在计算机设备电源处使用带有防雷功能的插座。
2、 共用接地网接地(联合接地):
根据《电子计算机房设计规范》(GB50174—93)中交流工作地、直流工作地、保护地、防雷地宜共用一组接地装置【即将电源保护接地线(PE)接入机房总配电柜的PE排,机房内各电气设备的接地线及机房的金属构架与该接地线做等电位连接。电源保护接地线(PE)应接入大楼的接地极,该接地极的接地电阻应小于1欧姆(防雷接地电阻为1欧姆)】的要求。
机房防雷及接地保护系统的设计建议采用“共地不共线”的解决方案,即如果分别做400V地网和计算机专用地网的话,这两个地网之间的距离一般要求在30米以上,加上每个地网本身的占地面积及考虑与建筑物防雷地网的间距,需很大的接地网安装面积。
所谓共地不共线,是指如配电系统、信息系统、屏蔽系统、语音接入系统、金属门窗,防静电地板等各类需要接地的系统或器件,经过不同的线缆直接与同一地网相连接,使之与大地均属于同一等势体,这样,只要任何一个需要接地的系统或器件的电位提高,其它的也同时跟着提高而不存在电势差,从而产生不了电流,进而达到防雷保护的目的。
但共用地网必须与建筑物的建筑钢筋体采用等电位连接器相连,遇雷电侵扰时等电位连接器将保证共用地网与建筑物雷击时等电位,从而全方位地保证了建筑物内安装的设备运行安全。
采用共用接地网接地方式,要求接地电阻小于1Ω。可利用原有机房接地系统,若无法提供符合技术要求的接地电阻,应就近敷设接地装置,直到实测值满足要求为止。

(六)、动力设备与环境监控系统工程
机房环境监控包括机房动力、环境及安防的监控系统,主要监控对象包括:智能电量仪、配电开关、UPS、精密空调、温湿度、新风、漏水、门禁、视频、消防等,实现7×24的全面集中监控和管理,保障机房环境及设备安全高效运行,以实现最高的机房可用率,并不断提高运营管理水平。
1)、需求分析
集中监控内容:配电监测子系统、UPS监测子系统、精密空调监控子系统、温湿度监测子系统、漏水检测子系统、消防监测子系统、新风机监控子系统。
2)、系统实施简介
以上提到动力环境监控的各个子系统均通过KITOZER系列采控模块采集数据,以RS485方式传输至现场智能控制器,进入现场嵌入式主机。嵌入式主机有专用的通讯芯片,通过内部管理模块的控制,现场的数据按预先的安排,有条不紊地进入软件系统,由于响应的时间迅速,所以监控计算机能对现场设备达到实时监控。嵌入式主机通过网卡与用户内部局域网相连,系统的实时数据源源不断发送到监控中心、客户端或WEB网页端,机房管理人员即可实行远程监控,实时了解机房内部的动态变化趋势。由此减少了机房管理人员的大量工作,工作效率的提高,增加了管理人员的反映灵敏程度,确保机房的长期稳定运行。
为了保证系统的可靠性与稳定性,动力环境监控部份与图像监控部份分成两套系统独立运行,集成于动力环境监控平台。高精度摄像机信号通过专业网络数字视频服务器的采集,连续不断地发送到监控中心,保存在高速稳定硬盘上,使每个机房内的每一个细节都记录在案,可随时进行查阅. 相关管理人员不需去监控中心而直接在自己办公室监控每个机房每只摄像机的清晰图像。远程接收的图像流畅清晰,绝无马赛克现象,平均帧率在25帧/秒,确保监控的质量。
3)、监控系统结构
本设计以满足用户的实际要求为出发点,以实现各机房的无人值守和各机房的集中监控和管理为目标。为提高系统运行的稳定性和可靠性,增强系统的扩展功能和可维护性,整个系统采用模块化、结构化设计。整个监控系统采用分布式系统的组网方式,硬件和软件均采用开放的模块化结构。监控系统分别由监控管理中心、现场采集中心、监控单元、监控模块组成。在设计中充分考虑系统的稳定性、兼容性、系统所有设备的性价比、及系统以后扩展、扩充需要,能以最少投资方便地纳入系统监控体系中。
监控管理中心(SC)采用分布式管理软件系统,包括的三种软件:监控中心软件、客户端软件(Client)及Web端软件。监控中心软件实现对多个机房的宏观管理,记录历史数据,处理事件报表信息,提供客户端软件(Client)及Web端软件的表示数据。客户端软件(Client)及Web端软件为用户提供直接的管理界面及报警界面。
现场采集中心(SS):环境监控采用LONCOMIP嵌入式系统,一个嵌入式主机可提供多个个RS232或RS485/RS422接口,RS485接口可以连接各种测量传感器采集、传输数据。嵌入式主机基于嵌入式Linux环境工作,它既可独立运行(采集本地监控单元的数据及发送控制命令),也可以向上与远端监控站传输数据和向下对现场监控中心采集数据。图像监控采用网络视屏服务器,多路视屏输入,发送到监控中心,由监控中心控制画面的显示及切换。
监控模块(SM)是一系列的信号采集单元、测量传感器、摄像机、协议转换器及相应的控制执行器和智能设备的智能控制器。根据系统需求,监控模块可以与监控单元那样接插各种输入输出采集模块或控制模块,即模拟量采集模块、数字量采集模块、控制模块等,各种测量目标的传感信号接入相应的采集模块中,并且定时快速采集和执行相应的数据处理或控制操作,再把处理结果和告警信息传送到监控站。系统拓扑结构图如下:

4)、监控系统建设方案
集中监控主机安装中在基本工作间,由机房值班人员对监控系统集中管理。监控主机采用性能优良的工业电脑,通过嵌入式KITOZER监控主机和嵌入式硬盘录像机连接各种监控对象,配置电话语音卡可以在系统报警时可以拨打相关电话进行语音提示报警。门禁控制器和采控模块都安装在机房内的采集箱内,摄像头也由主采集箱供电。所有采控模块均采用性能稳定的开拓者(KITOZER)系列产品。本方案监控系统软件平台采用先进的监控系统软件。整个监控系统统一使用UPS电源,以保证市电停电时系统也能正常运行。系统除在总控室进行监控外,还通过局域网在警卫室安装监控客户终端。
集中监控内容包括以下几部分:UPS监测子系统、配电监测子系统、精密空调监控子系统、温湿度监测子系统、漏水检测子系统、新风机监控子系统、门禁管理子系统和图像监控子系统。下面介绍各个子系统的建设方案。
1、UPS监测子系统

监控对象:对1台UPS进行实施监测管理。
监控实现:UPS自带RS232通信口,经过8520通信转换模块转换成485总线用一根双绞网线直接连接到监控主机的一个通讯口,通过这个连接与监控主机进行通信。监控主机可以查询UPS的各种工作状态、参数和报警信息。
监控性能:实时显示并保存各UPS通讯协议所提供的能远程监测的运行参数和各部件状态。实时判断UPS的部件是否发生报警,当UPS的某部件发生故障或越限时,监控主系统发出报警。
监控内容:输入电压、输入频率、输入电流、输出电压、输出频率、输出电流、输出功率、机箱温度、电池电压、电池充电程度(后备时间)等;
工作状态:旁路工作状态、在线状态、电池供电状态、电池充电状态等;
报警信息:输入越限报警、输出过载报警、电池异常报警、整流器故障报警、逆变器故障报警等。
注意:UPS监测的内容需根据UPS所提供的协议而略有变化,上面的内容只作参考。UPS一般不进行远程关机控制,以免发生意外。
设备配置:KTR8520转换模块1块。
在下面的UPS监控参考界面中,实时参数以具体数值显示;工作状态以LED图标显示,绿色表示该状态启动,灰色表示该状态没有启动;报警信息以LED图标显示,红色表示报警状态,绿色表示正常状态。

UPS监控参数表示意图
2、 配电监测子系统

监控对象:对机房配电柜总进线和UPS输入线路的监测及6*2路主要UPS输出开关状态的监测。
监控实现:在配电柜上的市电输入处和UPS总输出处各安装1台KTR-202U电量仪。其中电流监测用电流互感器变换后再由电量仪测量。电量仪自带RS-485通讯接口,可以直接与嵌入式监控主机通讯。它可以监测市电输入的电压(三相)、电流(三相)、频率和功率等。
在需要监控的配电开关安装辅助触点。这里用KTR-8060开关量采集模块来采集辅助触点输出的反映配电开关状态的开关信号。当开关断开时,则窗口中所对应的图标会变成红色,正常为绿色,并指示其状态位置。其中在机房总进线配电室设计1个KTR-8060采集模块,最多可以采集32个配电开关的状态;在机房右上角和右下角的配电室各设计一个KTR-8060采集模块,可以最多可以各采集12个配电开关状态。
监控性能:实时显示并保存各配电柜总进线的各监测参数的数值,实时显示并保存各被监测开关的工作状态。设定电压、电流的上限值与下限值,当监测的电压或电流超过设定的允许值时,系统诊断为有故障(报警)事件发生,监控主系统发出报警。
监控内容:
实时参数:实时监测1路配电柜主进线的相电压、相电流、相功率、频率、功率因素等。
开关工作状态:监测配电柜内重要开关的工作状态。
设备配置:KTR-202U电量仪1套; KTR-8060采集模块1块


3、精密空调监控子系统
监控对象:机房内一台精密空调
监控实现:精密空调自带RS-485监控智能接口,1台空调的接口用一根双绞线通过RS-485方式连接到嵌入式监控主机的同一接口。空调设置通讯地址,监控主机通过空调提供的通讯协议来查询和控制空调的各项参数。
监控性能:
监测空调机运行状态,用图形和颜色变化来显示空调的工作情况,故障时进行报警。能够实现空调的制冷器运行状态、压缩机高压故障、过滤网阻塞等的监测与报警。可以通过本监控系统在远端监控室内控制空调机的启、停。此外,能够实时显示并保存各空调通讯协议所提供的能远程监测的运行参数、各部件状态及报警情况。
监控内容:
监测部份:回风温度、回风湿度、回风温度上限、回风湿度上限、回风温度下限、回风湿度下限、温度设定值、湿度设定值、空调运行状态、压缩机运行时间、乙二醇运行时间、加热百分比、制冷百分比、加热器运行状态、制冷器运行状态、除湿器运行状态、加湿器运行状态、温湿度变化曲线图、压缩机高压报警、压缩机低压报警、空调漏水报警、温湿度过高报警、温湿度过低报警、加湿器故障报警、主风扇过载报警、加湿器缺水报警、滤网堵塞报警等。
控制部份:空调的远程开机、关机、设置温度。
空调的所有监测与控制部份的具体情况可依据空调厂家提供的通讯协议略有变化。
设备配置KTR8520转换模块1块

4 、 温湿度监测子系统
监控对象:对机房内重要的区域内的温湿度进行监测。
监控实现:安装2个温湿度传感器,,每个传感器布1根8芯网线至采集柜(采集柜的位置安装在靠近监控主机的地板下)。传感器采用开拓者KTR-11系列产品,其输出为线性模拟电压,再经KTR-8017采集模块采集(每个KTR8017采集模块可以采集4个温湿度传感器的输出)送到嵌入式监控主机进行处理。
监控性能:以电子地图方式实时显示并记录每个温湿度传感器所检测到的室内温度与湿度的数值,显示短时间段内的变化情况曲线图。并可设定每个温湿度传感器的温度与湿度的报警上限与下限值。当任意一个温湿度传感器检测到的数据超过设定的上限或下限时,监控主系统发出报警。
监控内容:由温湿度传感器采集各机房内的信号,实时显示温度信号、湿度信号。
设备配置:KTR-11温湿度传感器2个,KTR8017采集模块1个。
下图是温湿度监控参考界面。

5、漏水检测子系统

监控对象:对机房内1台精密空调漏水监测报警
监控实现:漏水报警主机房采用1个KITOZER定位式漏水监测控制器,1根10米长漏水感应绳围着空调和机房四周绕一圈,达到实时检测每一处可能产生漏水的地方,并能检测机房外面漏水浸入机房内。漏水控制器自带RS-485智能通讯接口,通过一根双绞线连接到嵌入式监控主机,由监控主机根据通讯协议来读取漏水侦测信息。
监控性能:以电子地图方式实时显示并记录漏水线缆感应到的漏水状态、漏水控制器的状态。当空调或其它漏水感应绳所在区域漏水时,监控主系统发出报警,并有相应的报警图示,并播放漏水报警的语音提示。
监控内容:实时检测并记录漏水报警变化情况。

如上图所示,在漏水监测系统中所监控漏水感应线的状态以线条和图标的形式显示。一旦有漏水发生,所对应位置的线条会立即变成红色,并以文本方式显示漏水监测的状态,显示漏水发生的具体定位。线条正常情况下是绿色的。
设备配置:KITOZER漏水控制器1台, 10米漏水感应绳1根,引出线1根,终止端子1个。
6、 消防监测子系统
监控对象:对机房内的智能消防主机状态进行监测。
监控实现:通过消防厂家提供的消防控制器报警干接点信号,通过一个8060采集模块对接点信号进行采集后再与电脑进行通讯。
监控性能:实时显示并保存智能消防主机的报警情况和报警放气状态。
监控内容:监控各区消防报警状态、消防主机的状态。系统检测消防主机的信号,即时显示消防系统状态。

7、新风机监控子系统
监控对象:机房的1台新风机。
监控实现:新风机不带智能监控接口,需进行改造后才能进行监控。这里用1个KTR-8060开关量输出模块 把监控主机的控制指令转化成机械动作,再通过开关量转换模块去控制新风机的开关,并用开关量转换模块把新风机的运行状态进行转换后再由KTR-8060模块进行采集,然后反馈到监控主机,从而实现闭环监控。
监控性能:实时监测1台新风机的运行状态,已动画方式显示新风机的运行情况,可以远程控制新风机的启停,当新风机停机超时时系统会报警。
设备配置:开关量转换模块1套,KTR-8060开关量输出模块1个。
8、 门禁管理系统工程

禁管理系统,又称出入口控制系统,是利用自定义符识别或模式识别技术对出入口目标进行识别并控制出入口执行机构启闭的电子系统或网络。其核心功能就是对建筑内外正常的出入口进行控制和管理。行为人在通道口持特定卡或特定生物特征通过识读设备进行识别,识读设备读取信息后,将信息传送到控制器,控制器判断该信息是否有效,对于有效信息,则发送开门指令,使控制器执行通道打开命令;对于无效信息不发送开门指令,而是发出警报并记录非法入侵相关信息;控制中心门禁管理主机可以设置控制器各种参数,也可以监视和控制门的开/关状态,可以通过编制时间程序控制各个门的开关时段和开关权限,还可以用于设定权限用户在某段时间可以对哪些门开门有效,可以开多少次门等等。目的是增加了非法入侵者的作案难度,延迟作案时间,提早报警,方便警卫人员及时处警。
门禁管理系统一般由前端信息输入设备(门禁读卡器、卡片、门磁等)、执行设备(电控锁等)、传输系统设备、管理控制记录设备(门禁控制器、门禁管理主机等)四部分组成。前端信息输入设备获取信息,比如读卡器响应刷卡信息,通过传输系统,把信号传输到门禁控制器,门禁控制器通过权限判断,发出指令到前端执行器,多个门禁控制器由控制中心管理主机统一协调管理。
读卡器: 通过射频感应原理,识别感应卡内置加密卡号。
感应卡:存储用户的不可复制和解密的ID号。
门禁控制器:存储感应卡权限和刷卡记录,并中央处理所有读卡器上传信号,负责和计算机通讯和其他数据存储器协调,配合管理软件的智能处理中心。
电锁:电动执行机构。
485/232信号转换器:对所有数据存储器进行联网和远距离通讯。
管理软件:通过电脑对所有单元进行中央管理和监控,进行相应的时钟、授权、统计管理工作。
开门按钮:出门可以设置为按按钮出门。
电源:提供系统运作电源和电锁的执行结构的电源供应。
8、机房KVM系统
1)、设备现状描述

中心机房:
规划设计5台服务器机柜,所有设备接入KVM系统。
本地管理人员和远程管理人员管理所有服务器。
方案设计服务器通过6类双绞线连接到主切换器上,再把主切换器接入到网络即可从远程互联网直接访问、管理机房的任一服务器。
在系统管理人员的统一安排下,操作人员只需要通过控制终端(任意一台连通KVM网络的个人电脑)就可以接入分布于机房内的各种平台服务器/设备以进行对这些设备的各种操作,而不需要来回穿梭于机房内外或不同楼层。KVM系统应已包括所有必备的组件 。还满足如下一些基本要求:技术先进完善;项目实施简单;价格合理;有良好的扩展性。
2)、系统设计
每台KVM切换器到服务器之间通过网线连接,经过服务器接口模块连接到服务器的鼠标、键盘、显示器接口。KVM主机上有1个VGA接口,PS/2键盘鼠标接口,4个USB接口,可以用来接本地机房控制端。将KVM切换器接入到网络中,并且配置相应的IP地址后,即可实现从网络对服务器的控管。
如果通过支持虚拟媒体的模块,可以将远程用户电脑所连接的硬盘、光驱、USB设备直接映射到本地服务器,可实现软件的远程安装与维护。
方案设计采用的是集带内带外管理优点于一身的设计方案,保证了系统运行的可靠性,具体体现在以下几个方面:
系统产品的全冗余硬件体系结构
本方案配备的Dominion KX II支持双网络接口和Modem备份口的冗余设计,保证单点设备的自身可靠性。
系统的链路冗余
对管理设备的访问有三条链路:
a.带外的本地链路访问;
b.带外的PSTN电话链路访问(33.6Kbps的低速率链路支持,通过配备远程访问服务器支持多个并发用户的直接拨入访问)和
c.IP宽带网络访问,实现了系统链路的可访问性。
7.微模块机柜系统工程
冷热通道解决方案是响应“机房节能减排,推进绿色新机房”应运而生,主要用于类似IDC数据中心机房散热量极大的机房使用,起到精确送冷风的效果。由两个机柜矩阵组成。传统机房冷气得不到有效控制,冷气乱窜,导致机房布分环境很冷、机柜内部很热。冷通道机柜将输送到机柜内部的冷气以最节约有效的方式全部输送给散热设备,机柜内的热量沿制定方向输送出机柜。
用于访问管理和侧面气流遏制的通道封闭门。门应具有良好的密闭性,活动性,并可以观察到通道内的实时情况。
用于顶部气流遏制的顶窗。顶窗应具有良好的阻燃,隔热,透光性,并满足易于安装,易于维护的特点。
安全管理功能。冷通道具有温度,湿度,烟雾感应检测系统,以及相应的声光报警,短信息报警,以及门磁控制功能。

8.屏蔽系统工程
计算机、通信机及电子设备在正常工作时会产生一定强度的电磁波,该电磁波可能会对其它设备产生干扰或被专用设备所接收,以窃取其工作内容。同时,这些电子设备也需要在小于一定强度的电磁环境下保证其正常工作。
屏蔽就是用金属板体(金属网)制成六面体,将电磁波限制在一定的空间范围内使其场的能量从一面传到另一面受到很大的衰减。
屏蔽室就是利用其屏蔽的原理,用金属材料制成一个六面体房间,由于金属板(网)对入射电磁波的吸收损耗、界面反射损耗和板内反射损耗,使其电磁波的能量大大的减弱,而使屏蔽室产生屏蔽作用。

11、机房综合布线工程
(1)、设计目标
建立一套先进、完善的机房综合布线系统,为机房管理各种应用,包括数据、语音、图像、控制等应用系统提供接入方式、配线方案,实现系统配置灵活、易于管理、易于维护、易于扩充的目的。
(2)、设计原则
机房工程体现出系统功能设置合理、技术成熟、适度超前、集成度高、性价比高的特点。尤其重要的是智能化系统的建设的目的是要为办公提供一个实用方便的环境,为工作人员提供一个好的工作平台,提高整个工作效率。根据要求,本次综合布线系统只考虑数据系统,所有布线产品均选用KITOZER产品。
为了便于走线,我们在机房内设置了走线桥架。机房内部的布线系统除非标小型机及非标存储器采用下走线外(钢制全封闭式线槽),其余均采用吊顶下、机柜上的走线方式,建议采用KITOZER网格桥架;办公区域采用下走线的方式。在主机房、配电间均有多功能信息插座。整个结构化布线系统应全面达到线路、配线架等双冗余,避免单点故障隐患情况的出现。
上走线桥架为钢制热镀锌处理,网格状见下图:

走线桥架走弱电线缆:双绞线、光纤等
下走线桥架为钢制密闭式见下图:

走线桥架走机房动力线;空调线;机柜PDU线;插座线等。
密闭式桥架钢板厚度1.2mm以上。冷轧钢板,经过防腐、防锈、静电喷涂处理。桥架其它吊挂件都经过防锈防腐处理。上下走线桥架的分开,目的是为了把强弱电完全隔离,互不影响。这样线缆再多也是有条不紊的。
机房设计的走线桥架为:强电桥架为全封闭槽式桥架,在静电地板以下;弱电桥架为网格状开放式走线桥架,在吊顶以下30CM-50CM处。弱电桥架做成开放式,便于维护维修;且再加线缆时快捷方便。

走线开放式桥架图
1)、工作区子系统
工作区子系统由终端设备连接到信息插座的连线组成,包括信息插座、连接软线、适配器等。
本次设计信息插座均采用标准RJ45出口。KIOTZER六类插座可以非常容易的进行不少于十次的重复端接,有多种颜色可以供选择,兼容各种规格的5类电缆。其安装非常简便,无需昂贵的打线工具,同时也便于维修和管理,降低维护成本。新型的线缆与模块刀口的接触方式,使端接后可靠性和稳定性极高。
主机房服务器和配线机柜的连接,均采用六类数据线在上走线桥架250×100的金属线槽来完成。
设计前期每个机柜下设置24个六类信息模块(24口配线架)。
2)、 水平子系统
水平子系统由配线间到工作区子系统之间的线缆组成。
水平子系统为从信息插座至楼层配线间的水平线缆。本工程水平子系统采用KIOTZER 六类4对非屏双绞线,线缆采用低烟无卤等级,内带十字骨架六类双绞线,性能指标应达到国际TIA-EIA-568-b-2.1的六类测试标准,具有国际UL或ETL检验的六类信道测试认证,支持带宽250MHZ,可支持千兆以太网应用。水平配线长度不应超过90m。
机房内工程设计在吊顶下250×100的金属线槽来保护水平传输六类线缆(地板下部分采用20型镀锌钢管保护)。同时也包括机房与外界的传输光缆以及电话线均使用金属线槽保护。
每个信息地板插座采用六类双模块,其中地板插座中的每个六类模块用一条六类双绞线与管理区子系统的六类配线架相连接。
3)、垂直子系统
垂直干线系统主要用于实现主机房与各管理子系统间的连接。通过多模光纤连接汇聚交换机及接入交换机。按技术要求进行施工,以保证整个弱电系统无接点,提高系统的可靠性。室内开墙槽的使用墙槽,若没开或走不开则使用线槽。
各分配线间到3层汇聚配线间使用多模光纤12芯。
多模光纤线缆应符合下述要求:
芯数:12芯(根据实际适当可变),每芯带有彩色编码护套;
类型:50um多模光缆;
可以用于楼外或楼内网络主干应用;
支持连接器机械拼接 或者尾纤熔接;
250μm松套管结构,金属铠装结构干燥防水结构、防紫外线护套;
• IEEE 802.3z 1000Base-SX 传输距离:550m;
温度范围
存储:-40—70ºC;
使用:-20—70ºC;
安装:-20—60ºC;
光纤系统应符合TIA/EIA-568B及IS011801标准;并符合TIA/EIA商业楼宇布线标准。所用材料还必须符合IEC对抗拉力、压力和拉力的承受标准。
4)、管理子系统
(a) 所有的光纤配线架为带有防尘盖的模块式配线架,接口为LC接口。
(b) 配线架需以整洁而且安全的方式安装在标准机柜内。有足够空间应付现有及将来增加的布线。
(c) 机柜上所有跳线应一律走跳线管理环,不散乱在理线环外。机柜上空余部分(未上配线架或管理环)有档板遮盖。
(d) 多模光纤中的每芯光纤都应与光纤配线架端接,方便将来扩展使用。
(e) 在管理间子系统, 针对具体情况,对数据内、外网点进行分区管理,并在配线架上进行相应的区分和标识。
5)、设备间子系统
设备间子系统是综合布线系统的总配线机构,是整个系统的核心。设备间子系统采用19″机柜落地式安装。
跳线
数据跳线为原厂低烟无卤护套六类多股线缆,选用两端RJ45接口;
规格:为制造商合格的商业成品产品,适用于所提供的配线架。RJ45-45的快接式跳线,两端接头需要具有镀金金属隔离层,确保传输性能。
标准:数据级跳线的型式应符合TIA/EIA-568B标准。
考虑到实用性所有铜缆跳线需出具国际UL短链路测试报告以保证性能。
光纤跳线
为产品制造商的商业成品产品。
光纤尾纤
为产品制造商的商业成品产品。
楼宇间光纤敷设方式:采用上走方式。
6)、 施工示意图:

7)、机柜规格要求:

(1)基本要求:
19英寸42U标准机柜、金属微孔、公制标准和ETIS标准设备。服务器机柜:42U,600mm宽×1100mm深×2000mm高;网络机柜:42U,600mm宽×800mm深×2000mm高。
前网孔钢板单开门,后网孔双开门,通孔率不小于80%。安装螺丝螺母和束线环。颜色为黑色,安装在型钢焊制的均压承重架上。机架应可靠接地。
每个服务器、网络机柜内安装2套竖向安装式配电条PDU,配电条PDU的输入端配单相32A工业连接器插头。
(2)标准:
符合ANSI/EIARS-310-D、DIN41491:PART1、IEC297-2、DIN41494:PART7、GB/T3047.2- 92标准
兼容19"国际标准、公制标准和ETSI标准
(3)使用条件:
² 适用环境:室内适用
² 使用年限:≥20年
(4)性能特点:
² 外观简洁,工艺精美,尺寸精密;
² 密集散热孔设计,分布合理,提供安全有效的设备保障;
² 采用拼装式框架或固定框架结构设计,牢固可靠,防护等级达到IP55;
² 各部件采用模块化设计,可按需任意配置;
² 主体选用黑色;
² 上下盖留有相应走线孔,可任意选择进线方式;
² 柜内走线空间充裕,前后左右皆有路由设计;
² 侧门可拆,其提供专业组件实现多柜并联安装;
² 去除各门组件,可成为敞开式机架结构;
² 可同时安装脚轮和支撑脚;结构极为坚固,最大静载达800KG,移动承载350KG;
² 齐全的可选配件;
² 接地保护安全可靠。
8)、PDU要求:
² 方便可靠的安装性能: 19英寸的标准化设计,安装非常简便。可根据用户需要将PDU产品调整180度安装;
² 多重电路保护功能:雷击、电涌防护:最大耐冲击电流:20KA或更高;限制电压:≤500V或更低 ;通过雷电防护测试中心专业检测,可用作设备端精细电涌防护;
² 滤波保护:带有精细滤波保护,输出超稳定的纯净电源;
² 过载防护:提供两极超负荷保护,可有效防止过载所产生的问题。
(5)机柜内网络设备安装放置及网络布线均应符合国家及行业标准。
9)、系统测试
本次设计所需系统测试主要是双绞线测试。对于双绞线部分主要测试依据TIA/EIA颁布的TIA/EIA颁布的标准来测试双脚显得线缆的衰减、NEXT(近端串音)、线缆长度、线缆通断以及各芯线对应连接是否正确。
系统测试
☆ 极性、连续性、短路、短路测试及长度
☆ 信号全程衰减测试
☆ 信号近,远串音衰减测试
☆ 结构回转衰耗SRB
☆ 特性阻抗
☆ 传输延时
布线测试仪表测试:
Fluke DSP-4000

八、机房建设注意事项
1、环境因素
计算机等设备属于精密的高科技产品,对环境的要求自然苛刻,温度和湿度过高过低均会增加设备出现故障的概率,因此,在机房建设时需要考虑到精密空调、加湿器等调控环境条件的设备的安装。
2、选址要点
基于环境因素的考虑,在机房建设选址时,尽量不要选择没有防晒层的顶层和潮湿不通风的底层。再出于建设的便捷性和经费的考虑,楼层应当选择三、四左右的层数,这些楼层既拥有相对温和的环境,又不会给布线等方面的施工带来较大的难度。
3、颜色选择
机房也是一个人工环境,会有许多人员在里面没日没夜地工作,在装修时不可选择大红大紫的颜色,亦不可选择较为昏暗的颜色,理应将机房的环境布置得温和有亲近感,才不易造成视觉疲劳和心理的压抑感。
4、位置摆放
像机柜、服务器等设备,切不可安放于阳光可以照射和雨水能撒到的地方,也不能放置在空调散热器下方,或暖气散热片旁边。
九、常见问题
以下是数据中心中最常见的一些问题,如下:
1、太多的开孔地板:
在热通道和空白区域放置开孔地板是毫无理由的。这样会浪费冷却能力。还有可能是在机架的进气口放置了太多的开孔地板。IT机架顶部的温度低于正常温度便是一大危险信号。
2、隐藏的泄漏:
冷空气从活动地板下的空间中泄漏出来,进入到相邻的空间或支撑柱中。菲尔普斯表示,这种泄露相当的普遍,并导致了IT环境中的压力损失,从而使得别处满是灰尘的热空气或潮湿的空气进入进来。避免这个问题的唯一方法便是去活动地板底下检查周边和支撑柱,并封住你发现的任何漏洞。
3、未密封的活动地板开口:
尽管许多的数据中心运营商已经努力密封了电缆开口及活动地板中的其他漏洞,但很少人真真正正地完成了这项工作。剩下的漏洞会导致大量的冷空气逸入不被需要的区域。配电单元或远程电源板等电气设备是寻找未密封开口的一个特别重要的地方。
4、温度和湿度传感器刻度不准:
有时供应商使用了未校准的传感器,有时刻度会随着时间的推移而变得不准确。这将导致管理不善的冷却单元不能协同地工作。Strong建议运营商每六个月校准一次温度和相对湿度传感器,并且在必要的时候进行相应的调整。
5、糟糕的机架布局:
理想情况下,你想把机架按加热/制冷分别排成一行,并把主要的CRACs放置在每行的两端。拥有一小块机架且没有特定的方向并不能帮助任何人。无论是从前往后排列机架,还是使CRACs与IT行的方向相同,都无济于事。
6、机架密封性不好:
把备用面板放置在空的机架区域是气流管理的常识,然而并不是每个人都会这样做。一些机柜没有被设计好,安装钢轨与机柜边缘之间被封死。关心效率的经营者会密封那些开口以及机柜底端的潜在开口。
7、让CRAC互相牵制来控制湿度:
使两个CRAC互相牵制的另一个好方法是给相邻的CRAC供以不同温度的循环空气。因此,CRAC得到不同的湿度读数,一个结束加湿,而另一个正在干燥空气。解决这个问题需要巧妙地理解湿度图,并准确的设置湿度控制点,菲尔普斯说。
8、闲置的机柜空间:
这是另一个明显的因素,但出于某种原因没有被每个人所重视。当一个或者多个机柜空间被空置,将会破坏气流平衡,导致废气循环进入冷通道,或是在冷通道损失冷空气。这种情况将导致过度冷却,及供应多于实际所需的空气来弥补损失。
9、物以稀为贵:
许多的数据中心运营商预置了过度的冷却能力。如果拥有的冷却能力大于所需,并无法保证过剩的CRACs的安全,那么整个的冷却方案都会被连累,因为太多的单元处于低效率状态。地板下的冷却温度很高,且某些机架很难被冷却时,运营商一贯的反应便是运行更多的冷却单元。然而与直觉相反,正确的做法应该是运行更少的CRACs来降低负荷,菲尔普斯说。
10、冷却管理没有受到应有的重视:
没有想到改进冷却管理方式的好处,使得运营商的容量搁浅并花费了更高的运营成本。做一些如安装备用面板等简单的工作就可以从中获益,但它们常常被忽视。在极端的情况下,一个管理良好的数据中心冷却系统甚至可以推迟扩张或建立新的设施。


