
文章导读
介绍石油化工行业VOCs废气处理工艺技术,包括1、高浓度废气处理工艺,2、中低浓度废气处理工艺。
先看废气污染图片


央视航拍:雾霾笼罩下的唐山


随着国家对环保的日益重视,环保已深入人心,废气处理技术也日益更新,但姜还是老的辣,很多新人、环保企业不知如何选取相关环保技术,很多细节不能很好的把握,就需要热心的专家给予指导,因此小编搜集了50多种废气治理动态图。目的是给企业环保、运营者、管理者解答相关问题--------让我们的天更蓝。希望对大家有所帮助。请搬个凳子慢慢看,谢谢!
废气处理设备,主要是运用不同工艺技术,通过回收或去除减少排放尾气的有害成分,达到保护环境、净化空气的一种环保设备。现为您呈现46种不同行业的废气处理工艺图,以资共享。
废气处理设备,主要是运用不同工艺技术,通过回收或去除减少排放尾气的有害成分,达到保护环境、净化空气的一种环保设备。
处理原理:
稀释扩散法
原理:将有臭味地气体通过烟囱排至大气,或用无臭空气稀释,降低恶臭物质浓度以减少臭味。适用范围:适用于处理中、低浓度的有组织排放的恶臭气体。优点:费用低、设备简单。缺点:易受气象条件限制,恶臭物质依然存在。
水吸收法
原理:利用臭气中某些物质易溶于水的特性,使臭气成分直接与水接触,从而溶解于水达到脱臭目的。适用范围:水溶性、有组织排放源的恶臭气体。优点:工艺简单,管理方便,设备运转费用低 产生二次污染,需对洗涤液进行处理。缺点:净化效率低,应与其他技术联合使用,对硫醇,脂肪酸等处理效果差。
曝气式活性污泥脱臭法
原理:将恶臭物质以曝气形式分散到含活性污泥的混和液中,通过悬浮生长的微生物降解恶臭物质 适用范围广。适用范围:截至2013年,日本已用于粪便处理场、污水处理厂的臭气处理。优点:活性污泥经过驯化后,对不超过极限负荷量的恶臭成分,去除率可达99.5%以上。缺点:受到曝气强度的限制,该法的应用还有一定局限。
多介质催化氧化工艺
原理:反应塔内装填特制的固态填料,填料内部复配多介质催化剂。当恶臭气体在引风机的作用下穿过填料层,与通过特制喷嘴呈发散雾状喷出的液相复配氧化剂在固相填料表面充分接触,并在多介质催化剂的催化作用下,恶臭气体中的污染因子被充分分解。适用范围:适用范围广,尤其适用于处理大气量、中高浓度的废气,对疏水性污染物质有很好的去除率。优点:占地小,投资低,运行成本低;管理方便,即开即用。缺点:耐冲击负荷,不易污染物浓度及温度变化影响,需消耗一定量的药剂。
低温等离子体
低温等离子体是继固态、液态、气态之后的物质第四态,当外加电压达到气体的着火电压时,气体分子被击穿,产生包括电子、各种离子、原子和自由基在内的混合体。放电过程中虽然电子温度很高,但重粒子温度很低,整个体系呈现低温状态,所以称为低温等离子体。低温等离子体降解污染物是利用这些高能电子、自由基等活性粒子和废气中的污染物作用,使污染物分子在极短的时间内发生分解,并发生后续的各种反应以达到降解污染物的目的。
低温等离子体空气净化设备能够显著治理的污染有:VOC、恶臭气体、异味气体、油烟、粉尘,也可用于消毒杀菌。低温等离子体技术是一种全新的净化过程,不需要任何添加剂、不产生废水、废渣,不会导致二次污染。

旋风燃烧炉 ►旋风锅炉利用高速旋转的空气流使煤粒高速度旋转并强烈燃烧的圆筒形燃烧室(炉膛)。旋风炉可用于锅炉等设备。气流的高速旋转作用将煤粒抛向筒壁,煤粒在筒壁和筒壁附近的空间内燃烧,形成一个温度很高的区域,使灰渣溶化而粘在筒壁上。
+ 流化床焚烧炉 ►其炉体是由多孔分布板组成,在炉膛内加入大量石英砂,将石英砂加热到600度以上,并在炉底股入200度以上的热风,是热砂沸腾起来,再投入垃圾。垃圾同热砂一起沸腾起来,垃圾很快被干燥,着火,燃烧。未燃尽的垃圾比重交轻,继续沸腾燃烧,燃尽的垃圾比重较大,落到炉底,经过水冷却后,用分选设备将粗渣,细渣送到厂外,少量的中等炉渣和石英砂通过提升设备送回到垃圾焚烧炉中继续使用。 + 逆流回转焚烧炉 ►回转式焚烧炉是用冷却水管或耐火材料沿炉体排列,炉体水平放置并略为倾斜。通过炉身的不停运转,使炉体内的垃圾充分燃烧,同时向炉体倾斜的方向移动,直至燃尽并排出炉体。

+

立式多段焚烧炉 ►多段立式焚烧炉结构紧凑,操作弹性大,适用于各种污泥的焚烧处理。多段炉的污泥自上而下进行干燥和焚烧,焚烧后的气体在炉内上升,在顶部与处于干燥阶段的含水率为65%一75%的泥饼逆向接触,对气体起到一定脱臭作用。

带式干燥器
►连续式常压干燥器的一种。主要用于干燥小块或纤维质物料,如煤、肥皂、羊毛、棉花和其他纤维等。

沼气发电热量回收流程
►沼气发电系统能积极、有效地利用沼气,可以将沼气中约30%的能量变为电力,40%的能量变为热能。在污水处理厂中可利用这一热量给消化池进行加热。

沼气搅拌消化池
►消化池通常指废水处理中所产生污泥的厌氧生物处理。即污泥中的有机物在无氧条件下,被细菌降解为以甲烷为主的污泥气和稳定的污泥(称消化污泥)。

+
转鼓真空过滤机
►真空过滤机主要有外滤面转鼓,内滤面转鼓,圆盘等真空过滤机。真空过滤机过滤时,转鼓一部分浸在滤浆中,由原动机通过减速装置带动旋转。
压滤机
►压滤机是一种常用的固液分离设备,它是利用一种特殊的过滤介质,对对象施加一定的压力,使得液体渗析出来。
催化转化

管式固定床反应器

径向固定床反应器

单段绝热反应器

多段式绝热反应器

不同形状的催化剂
排烟脱硫


填充塔除尘器


非选择性还原法净化NOX工艺流程


稀硝酸吸收NOX废气的工艺流程

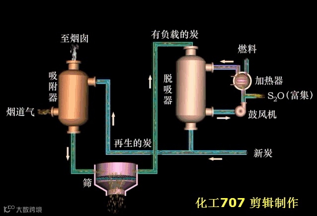
吸附净化


移动床吸附器



吸附剂分配板




吸收净化










烟气脱硫








转自化工707
------------------

汽油机:将空气和汽油以一定比例混合成良好的混合气,吸气冲程被吸入气缸,混合气经压缩点火燃烧产生热能,然而高温高压的气体作用于活塞顶部,推动活塞作往复直线运动,然后再通过连杆、曲轴飞轮机构对外输出机械能,四冲程汽油机在进气冲程、压缩冲程、做工冲程和排气冲程内完成一个工作循环。


汽车尾气




