前言
北京构力科技有限公司是平台副理事长单位中国建筑科学研究院有限公司的子公司,前身为中国建研院建筑工程软件研究所。1988年创立了PKPM软件品牌,2017年成立北京构力科技有限公司(以下简称,构力科技),是国资委全国首批十家中央企业员工持股试点单位之一。2021年成功攻关“卡脖子”BIM三维图形平台技术,研发了完全自主知识产权的BIMBase系统。
构力科技作秉承中国建研院使命愿景,承担中国建研院软件与信息化业务领域。依托对碳排放的深度理解和核心计算能力,基于国产自主BIM平台BIMBase以及三十多年的建筑行业信息化、绿色低碳数字化能力,发布了首个为全行业提供碳排放专业服务的共创共享平台——PKPM-CC双碳云服务平台。目前,已与建筑、电力行业开展持续合作,推进研发双碳服务平台的应用;搭建零碳余村综合运营管理平台,支持余村零碳乡村建设;支撑十四五课题《基于碳足迹的低碳城市建设碳排放基础数据库》研究。
成果介绍
PKPM-CC双碳云服务平台由构力科技自主研发,作为一款在双碳目标背景下应运而生的产品,PKPM-CC双碳云服务平台专注建筑领域应用,深度融合云计算、大数据分析、人工智能等主流技术手段,为建筑行业从业者提供全面、精准、高效的碳排放数字化应用支撑。PKPM-CC双碳云服务平台目前共有3个版本,分别为PKPM-CC双碳云服务平台(个人版)、PKPM-CC双碳云服务平台(企业版)以及PKPM-CC双碳云服务平台(数据看板)。
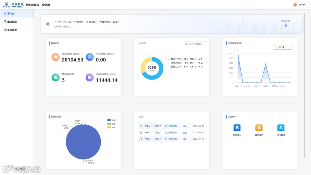
PKPM-CC双碳云服务平台(企业版)面向建筑企业与建筑项目进行碳排放计算与监管,平台内置建筑企业与项目碳排放监管算法模型,支持手动、智能硬件、数据接口等多种排放源数据的采集、录入与接入,可直观的查看计算分析结果,建筑企业与项目排放情况清晰可见,平台支持多级组织管理体系、支持团队协作、支持数据汇总,助力建筑项目与企业对碳排放实现全方位监管。
PKPM-CC双碳云服务平台(数据看板)用于碳排放统计分析数据的可视化呈现与减碳成果展示,配套双碳云(企业版),碳排放数据实时联动,落地碳排放应用,结合BIM、GIS等技术手段,扩展展示内容,丰富展现形式,为建筑行业碳排放工作锦上添花。
应用场景
碳排放计算方法查询
PKPM-CC双碳云服务平台内置丰富的碳排放算法模型(计算方法),涵盖建筑、电力、交通等多个建筑相关领域,通过平台可对算法模型(计算方法)进行全局查看、精准搜索,计算内容与计算方式在线浏览,帮助用户快速找到匹配的碳排放计算方法。
碳排放计算方法研究配置
PKPM-CC双碳云服务平台提供计算方法的无代码自定义功能,用户根据碳排放管理需要,通过拖拽添加碳排放专用组件、配置计算规则,无需代码基础,即可快速构建满足用户需求的碳排放算法模型(计算方法),亦可基于既有算法模型(计算方法)调整,帮助用户充分发掘的碳排放应用场景,快速建立合适的碳排放计算方法。
碳排放计算分析
PKPM-CC双碳云服务平台可用于各类场景的碳排放在线计算分析,用户在选择/创建碳排放算法模型(计算方法)后,即可基于算法模型进行碳排放的计算分析,点击模型,输入信息,填报数据,完成计算。算法模型开箱即用,操作简便,原始数据随录随算,响应实时,计算结果图表呈现,清晰准确。
碳排放报告导出
PKPM-CC双碳云服务平台提供碳排放计算报告输出功能,用户在完成碳排放的计算后,可在线生成碳排放分析报告,分析报告包含碳排放基础数据、计算说明、计算结果、数据报表等内容,报告支持导出操作,支持二次修改,用户可使用该报告进行碳排放数据的上报与存档。
项企碳排放数据采集记录
PKPM-CC双碳云服务平台可用于企业与项目碳排放数据的采集,用户根据需求创建企业/项目,在平台中选择合适的碳排放计算方法,也可使用专用组件自行建立碳排放计算方法,完成企业/项目创建后,可邀请相关人员加入组织,根据算法要求进行数据的采集录入,完成企业/项目碳排放数据的采集记录。
项企碳排放数据核算管理
PKPM-CC双碳云服务平台可用于针对企业或项目开展碳排放核算与管理工作,用户根据管理要求,通过手动录入或智能设备数据采集等方式,进行碳排放在线计算并提交上报碳排放核算结果,平台根据项企应算法与用户所在组织对碳排放核算结果进行自动汇总分析,平台支持数据的多用户协同录入,用户可根据权限对碳排放上报记录进行在线维护,实现项企碳排放数据核算的痕迹化管理。
价值成效
PKPM-CC双碳云服务平台的推出和应用,是国内建筑领域在碳排放数字化治理与碳减排领域的一个重要创新成果,不仅帮助建筑行业企业与项目实现了自我监管的减排目标,也促进了其他行业向着更加绿色、低碳的方向发展。随着更多企业与项目对于平台的应用,将为推动我国实现“双碳”目标做出更加显著的贡献。
项目案例
零碳乡村监管平台
面向乡村发展不同角色, 提供不同应用场景下的碳核算、分析、激励、交易、价值兑现等服务,配套管理动作和商业机制,促进游客、居民参与增汇减碳行动,推动形成绿色低碳的生产生活方式。
变电站建造阶段碳排放智能化碳平台系统
基于变电站项目,建立碳排放计算体系,开展碳量全面摸底,研究变电站施工阶段降碳措施,建立碳排放碳平台系统,基于低碳技术实施智能化把控,实现智能高效的碳排放监管。
企业碳盘查管控平台
收集企业数据,企业碳排放数据可视化展示,企业管辖范围内的各类分子公司、项目等组织单位的碳排放数据全面汇总、统计与分析,多种图表展现形式,支持下钻查看具体组织单位的碳排放详情,碳排放数据一图总览。
产品官网:https://cc.gbcloud.pkpm.cn/
扫码咨询
咨询电话
何工:18221675105


