
废气再循环(EGR) 系统按照是否设置有反馈监测元件,可以分为开环控制EGR系统和闭环控制EGR 系统。闭环控制EGR 系统与开环控制EGR 系统相比,只是在EGR 阀上增设了一个EGR 阀位置传感器作为反馈信号,用以监测EGR 阀开度的大小,使EGR 率保持在最佳值。EGR 阀位置传感器检测EGR 阀阀杆的上下移动位置,发动机ECU 以此确定阀门开度的大小。
EGR 阀位置传感器安装在EGR 阀的上部,如图所示。
EGR 阀位置传感器结构如下图所示。EGR 阀阀针与电位器的滑动触点臂相连,占空比控制的EGR 阀随着占空比的变化,控制的真空吸力也不同,引起EGR 阀阀门开启的大小也不一样,阀杆上升的位移也不同。
EGR 阀阀杆上升,推动与之相连的滑动触点臂的位置发生变化,从而使滑动触点在滑动电阻上滑动,产生不同的电压信号,这个信号会传递到发动机控制ECU,发动机控制ECU 以此监视EGR 阀的位置,确保阀门对ECU 的指令作出正确的响应,从而调整和修正EGR 阀开启时刻和占空比,精确控制再循环量的大小,以减小排放、改善性能。本田、别克、丰田等车型都安装有EGR 阀位置传感器。
这里以上海别克汽车EGR 阀位置传感器为例,介绍其连接电路。
别克汽车废气再循环系统的废气再循环真空控制电磁阀和废气再循环阀位置传感器共用一个5 针插头,灰色连接的端子A、白色连接的端子E 分别和发动机控制单元PCM 连接,采用正极驱动器和PCM 中的搭铁电路控制,用于废气再循环真空控制电磁阀的驱动,另外3 条为电位器式的废气再循环阀位置传感器所使用,它能够监视EGR阀的位置,确保阀门对PCM 的指令作出正确的响应。电位器的D 端子为5V 参考电源、B 端子为搭铁端子、C 端子为信号输出端子。
关闭点火开关,拔掉EGR 阀位置传感器线束插头,对传感器本体进行电阻测量:插座端子“B”与“D”之间的电阻应为4.92kΩ;插座端子“B”与“C”之间的电阻应随EGR 阀开度的变化而变化。
打开点火开关至“ON”位置,断开EGR 阀位置传感器线束插头,用数字万用表电压挡检查D 端子与搭铁端电压,应有5V 参考电压,检查B 端子与搭铁端电压,应为0V。连接EGR 阀位置传感器线束插头,测量C 端子信号电压,在EGR 阀全关时为0.14~1.0V,用手动打开EGR 阀,其信号电压随着EGR 阀开度的变化而变化,全开时为4.5~4.8V。如果测量结果不符合要求,则应更换EGR 阀。

将示波器信号测量线探针插入传感器信号线中,启动发动机并加速,观察波形变化情况,如下图所示。当EGR 阀打开时波形上升,这时废气排放;当EGR 阀关闭时,波形下降,此时限制废气排出。汽车怠速时,EGR 阀是关闭的,不需要废气再循环;汽车正常加速时,EGR 阀开大;汽车减速时,EGR 阀也是关闭的。
故障表现:
发动机怠速不稳;发动机怠速时会熄火;发动机低速时会抖动;尾气排放超标,氮氧化合物含量高。
发动机怠速不稳定甚至熄火的故障原因是:EGR 阀卡滞在开的位置;排放超标,氮氧化合物含量过高的故障原因是:EGR 阀卡滞在关的位置或者管道堵塞。
诊断与排除方法:
目前轿车发动机上应用较多的是由废气再循环阀(EGR)、三通电磁阀等组成废气再循环系统。具体步骤:
① 从节气门体上拆下真空软管并将真空泵接到真空软管上;
② 在发动机分别处于冷(发动机冷却液温度为50℃或更低)、热(发动机冷却液温度80~95℃或更高) 状态下,检查EGR 系统的工作状况,发动机冷态,怠速运转时施加的真空应该消失,发动机热态时,真空应能保持住。
检查EGR 阀控制真空度的方法:
在发动机冷却液温度为80~95℃时,从节气门体的EGR 真空接头上拆下真空软管,接上真空泵,启动发动机,加大油门使发动机转速增高后,检查EGR 阀的控制真空度是否随发动机转速的升高而成正比例增加,如果真空度变化不合理,则说明节气门的通风孔可能堵塞,需要清理。
检修EGR 阀的具体步骤:
① 拆下EGR 阀,检在有无卡滞、积炭现象,如有则需要清洗;
② 将真空泵接到EGR 阀上;
③ 向EGR 阀通道吹气,检查EGR 阀工作情况,当真空度不大于7kPa 时,空气应吹不过去,当真空度不小于23kPa 时,空气可以吹过去。注意,在安装EGR 网时,要用新的密封垫并将紧固螺栓拧紧至15~22N·m 的规定力矩。
检查EGR-TVV(废气再循环温控真空阀) 的具体步骤:
① 从EGR-TVV 上拆下真空软管,并将真空泵接到EGR-TVV 上。
② 抽真空,检查通过EGR-TVV 真空的情况,正常情况下当发动机冷却液温度不高于50℃时,真空度下降,当发动机冷却液温度不低于80℃时保持真空。
③ 将发动机冷却液从散热器中排入合适的容器内,从旁通出水口上拆下TVV 阀,并将TVV 阀放入水中。
④ 当水温低于35℃时,TVV 阀应该关闭,将空气吹入管口中,空气应不能流过TVV 阀;当水温高于54℃时,TVV 阀应该开启,将空气吹入管口中,空气应能自由地流过TVV 阀。
⑤ 在检修过程中,拆卸和安装EGR-TVV 时,对塑料部位均不得使用扳手,安装EGR TVV时,在螺纹部分要涂一层密封剂并将紧固螺栓拧紧至20~40N·m 的规定力矩,并重新加注发动机冷却液,检查有无泄漏。
发动机燃烧产生的有害成分NOx是空气中的氮气与氧气在高温、富氧条件下形成的,燃烧温度越高、混合气越稀,排出的NOx量越多。NOx的排放量与燃烧温度的关系如下图所示。

由上图可知,若能适当减低燃烧时的最高温度,就可以减少NOx的排放量。
废气再循环系统(Exhaust Gas Recirculation,EGR)是机外净化技术的一种,它将适量的废气引入气缸内参加燃烧,从而降低气缸内的最高温度,以减少NOx的排放量。
为了保证发动机正常工作和性能不受过多影响,必须根据发动机工况的变化,控制废气再循环的量。过量的废气将使发动机的燃烧恶化以及动力性、经济性下降。因此,废气再循环的量要严格控制,且在某些特殊工况下,需要关闭废气再循环。
通常用EGR率来表示废气再循环的量,是进入气缸的废气量占总进气量的百分比。如下图所示为EGR率与发动机性能的关系,一般情况下,EGR率控制在10%~20%的范围内较为合适。

根据废气进入气缸是否通过发动机的进气系统,EGR可分为内部废气再循环和外部废气再循环。
按照废气再循环系统的控制方式,EGR可分为机械式和电子控制式。
机械式废气再循环系统控制精度低,在早期的车辆上应用较多,现在很少采用。电子控制式废气再循环系统又可根据有无反馈环节分为开环控制式EGR和闭环控制式EGR。
开环控制式EGR的组成如下图所示。开环控制式EGR中有EGR率可变式和EGR率不可变式两种类型,现以开环控制式EGR(EGR率不变)为例,介绍废气再循环系统的工作原理。

① 发动机启动时。启动时需要较浓的混合气,而此时进入气缸的混合气较少,若再使废气进入进气系统,则会使混合气更稀,启动更加困难,因此在启动时ECU关闭EGR阀,EGR阀膜片上方没有真空吸力,EGR阀关闭废气再循环通道,废气再循环系统不工作。
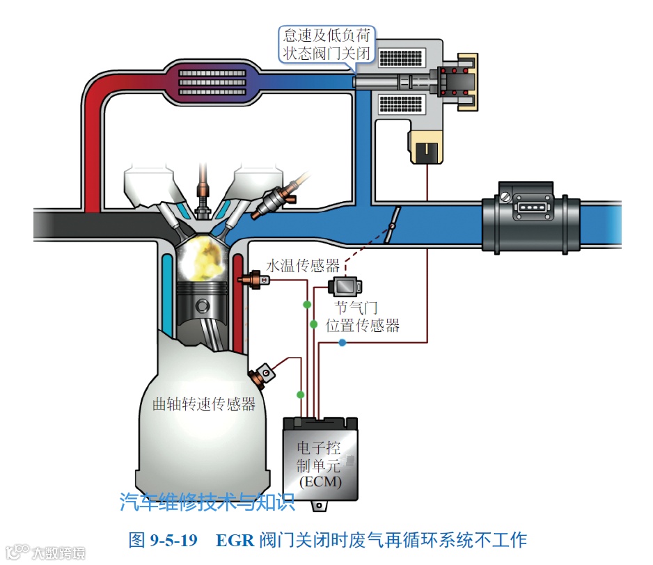
② 节气门开关接通时。该发动机节气门上有两个开关:怠速开关和功率开关,分别反映怠速或大负荷工况。在怠速时,进入气缸的混合气较少,若此时废气进入气缸,则会使怠速时混合气不能正常燃烧,造成怠速抖动,严重时发动机会熄火;在大负荷工况时,发动机需要大功率,此时废气再循环会减小发动机的最大输出功率。因此在节气门怠速开关和功率开关接通时,废气再循环系统停止工作。
③ 发动机温度低时。发动机温度低时需要加浓混合气,而废气再循环则会稀释混合气,造成燃烧室内的不正常燃烧,影响发动机的正常工作;另外发动机低温时,NOx排放量较少。因此在发动机温度低时,废气再循环系统不工作。
④ 当发动机转速低于900r/min时,发动机到达最低稳定运转转速,若转速继续降低,则发动机会熄火,因此应停止废气再循环系统的工作。
⑤ 当发动机转速高于3200r/min时,发动机处于大负荷工况,需要输出大功率以满足工作需要,因此应停止废气再循环系统的工作,以增大发动机的输出功率(下图)。
⑥ 除去上述各工况外,ECU打开EGR阀,节气门后方的真空度加到EGR阀膜片上方,膜片上移,打开废气再循环通道,废气进入进气管,废气再循环系统开始工作。该系统由于EGR阀膜片上方的真空度不能动态调节,因此,EGR阀不能控制流进进气管内废气的量,因此EGR率保持一个固定值(下图)。
