大数跨境

简单易懂的比例阀基本原理课件

简单易懂的比例阀基本原理课件 广州市新欧机械有限公司
2022-12-27
1
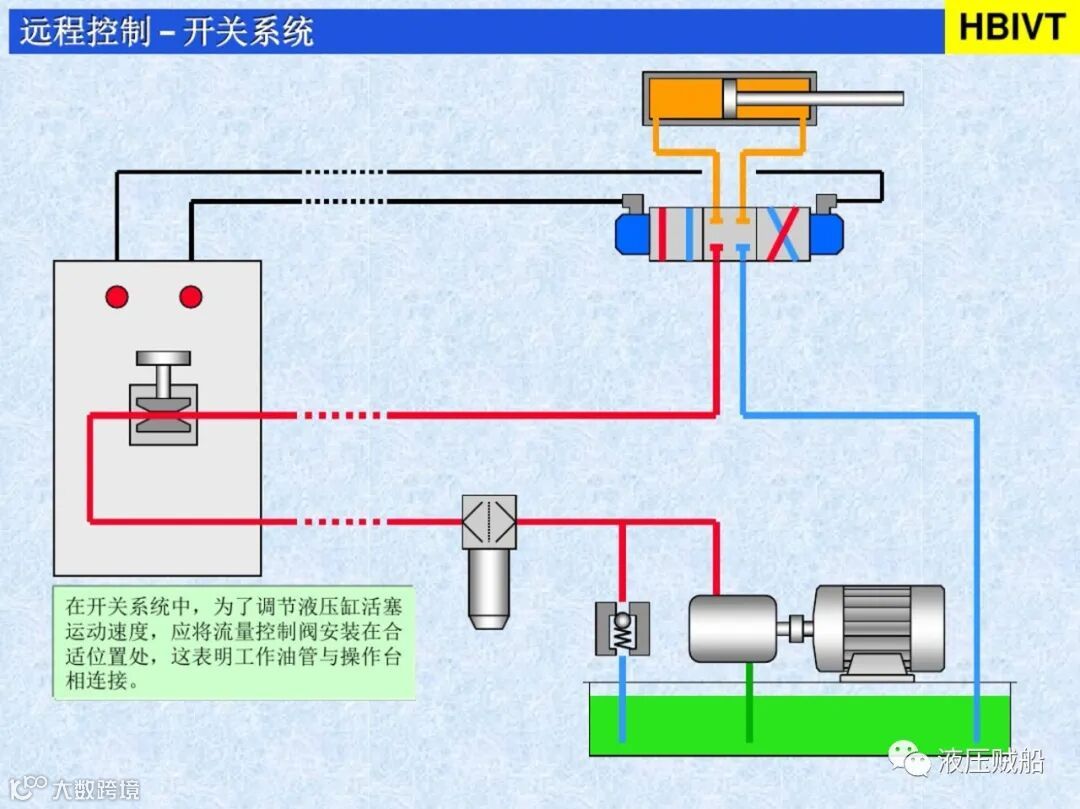
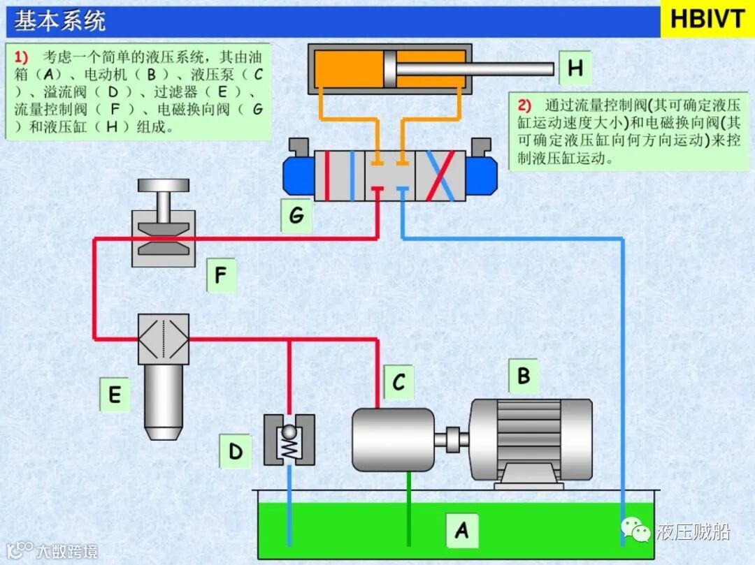
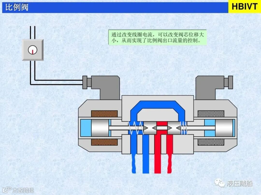
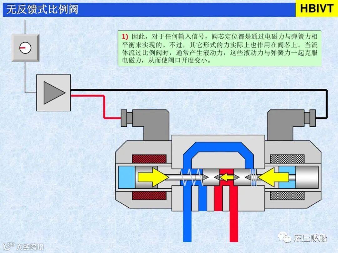
导读:简单易懂的比例阀基本原理课件


来源:液压贼船

免责声明:

本公众号所分享的文章为本公众号原创或根据网络搜索下载编辑整理,文章版权归原作者所有,仅供读者学习、参考,禁止用于商业用途。因转载众多,无法找到真正来源,如标错来源,或对于文中所使用的图片、文字、链接中所包含的软件、资料等,如有侵权请联系后台管理员删除!


【声明】内容源于网络
0
0
广州市新欧机械有限公司
内容 0
粉丝 0
广州市新欧机械有限公司 广州市新欧机械有限公司
总阅读0
粉丝0
内容0