1.快速运动回路
(1)差动连接快速运动回路
(2)蓄能器快速运动回路
快速运动
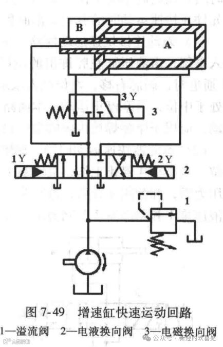
(4)增速缸快速运动回路
(5)双泵快速运动回路
END
本公众号所分享的文章为本公众号原创或根据网络搜索下载编辑整理,文章版权归原作者所有,仅供读者学习、参考,禁止用于商业用途。因转载众多,无法找到真正来源,如标错来源,或对于文中所使用的图片、文字、链接中所包含的软件、资料等,如有侵权,请联系后台管理员删除!

