曾经,如果一个不懂哪怕一行代码的产品经理,说要在周末下午从零手搓一个“股票量化回测平台”,技术团队大概率会把机械键盘拍在他脸上。但在2026年的今天,这个常识已经被彻底颠覆。
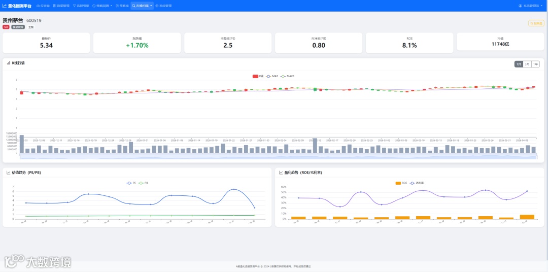
过去一个月,我完全沉浸在Anthropic最新发布的CLI工具——Claude Code中。这种体验用“上瘾”来形容绝不为过:看着终端窗口里代码像拥有生命一样自我生成、自我纠错,我作为一个没有编程基础的产品经理,仅和AI聊了2句,就跑通了一个包含数据抓取、K线图绘制、MACD指标计算的量化看板。
今天,大龙不跟你们聊晦涩的大模型底层参数,我们直接从商业分析与实战落地的视角,拆解这场发生在我们终端命令行里的“效率革命”。
别再背诵语法了,AI时代的编程正在沦为“发号施令”的艺术
在深入实战之前,我们必须先理清一个商业逻辑:工具的演进,本质上是交互门槛的不断降低。 为什么Claude Code能让人产生“上瘾”的快感?因为它的产品形态完成了一次从“辅助工具”到“自治引擎”的跃迁。
从“副驾驶”到“全自动引擎”:打破代码编辑器的物理隔离
ls查看目录,用cat读取文件,甚至自主运行pip install安装依赖。它不再是帮你写代码,而是“帮你把软件做出来”。•成败案例推演:一个不懂配置Python虚拟环境的新手,过去可能在安装各种科学计算包(如Pandas、Numpy)的版本冲突中就耗尽了热情直接放弃。而现在,Claude Code在发现缺少依赖时,会自动在终端询问:“我发现缺少yfinance包,是否允许我运行安装命令?”你只需要敲下回车键(Yes),一切自动推进。这种“免环境配置”的体验,是它能实现破圈的核心商业价值。
跨越技术鸿沟:懂业务逻辑的人终于夺回了主导权
拒绝纸上谈兵:2步搞定股票量化回测平台的实战复盘
作为一个没有编程基础的PM,我是如何用Claude Code在两步之内,完成这个有模有样的量化回测平台的?核心在于**“定义问题”与“授权迭代”**。
第一步:全局规划与需求注入(让AI懂你的“野心”)
claude 唤醒引擎。
3.打开成果,测试,有问题再迭代修复。
app.py、data_loader.py 和 requirements.txt。这种模块化的拆分,保证了后续即便出现Bug,也能精准定位,而不是所有代码揉在一个文件里变成“意大利面条”。
第二步:自动化试错与闭环迭代(看着代码自己生长的快感)
运行 streamlit run app.py。 如果报错了怎么办?什么都不用做。Claude Code会自动捕获终端输出的红色错误日志,并自我反思:“我注意到这里触发了API频率限制(Rate Limit),我将修改 data_loader.py,加入重试机制和延迟逻辑。”随后它会自己修改文件,再次尝试运行,直到页面在你的浏览器里成功弹出来。•成败案例推演:在实战中,我在获取某只股票停牌期间的数据时遭遇了空值报错(NaN)。如果是我自己查StackOverflow,可能需要半天时间。但Claude Code在3秒内捕获了报错,自主写入了 df.fillna(method='ffill')(向前填充缺失值)的数据清洗代码,并顺利跑通了折线图。这种无需人工干预的“错误捕捉-修改-重启”闭环,正是Claude Code让人上瘾的毒药。
狂欢背后的冷思考:人人皆开发者的红利与暗礁
当技术壁垒被彻底铲平,商业世界的竞争格局将发生怎样的深远改变?我们需要看透狂欢背后的中长期影响。
商业范式的转移:专业领域知识(Domain Knowledge)迎来价值重估
警惕“黑盒陷阱”:你真的拥有这段代码吗?
总结来看,Claude Code的爆发并非一次单纯的工具升级,它标志着**“无代码编程”从低代码平台的可视化拖拽,正式迈入了“自然语言驱动Agent”的新纪元**。
不要试图去学一门编程语言,去学如何领导一个由AI组成的开发团队。 当你把Claude Code看作是一个不知疲倦、可以24小时自我纠错的高级工程师时,你个人的商业产能将被无限放大。
那个量化回测平台我已经跑通了,看着K线在浏览器里实时跳动,那种将大脑中的想法瞬间具象化的成就感,确实让人肾上腺素飙升。
那么,既然技术门槛已经不复存在,你一直藏在心里、却苦于不会写代码而搁置的那个产品Idea,是什么? 欢迎在评论区留言,我们一起用商业逻辑推演它在AI时代的落地路径。别忘了点赞分享,让更多人觉醒属于他们的AI指挥官天赋。

