嘉兴裕隆
电子膨胀阀常见故障
鹭宫 阿法拉伐 江森 丹佛斯 艾默生
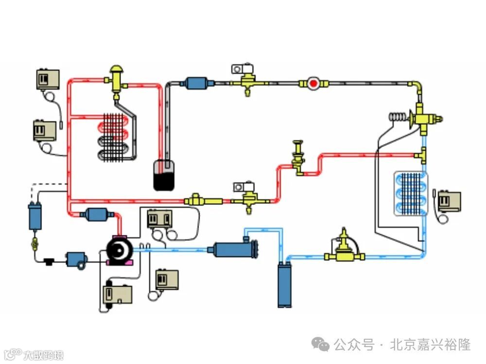
电子膨胀阀是一种节流装置,通过控制系统对其进行调节,能够实现对制冷剂流量的精确控制。
它通常由阀体、阀芯、驱动机构和控制电路等组成。与传统的热力膨胀阀相比,电子膨胀阀具有调节范围广、控制精度高、响应速度快等优点。在制冷系统中,电子膨胀阀可以根据不同的工况和负荷,自动调节制冷剂的流量,从而提高系统的能效比和稳定性。
电子膨胀阀的应用广泛,常见于空调器、冷冻冷藏设备、热泵系统等领域。它的使用有助于优化制冷系统的运行,提高设备的性能和节能效果。
卡死或堵塞
泄漏
线圈故障
控制电路问题
阀芯磨损
通信故障
北京嘉兴裕隆科技有限公司
公司地址:北京市朝阳区锦芳路1号旭辉奥都1号楼4单元102室
咨询电话:010-84998807
传真:010-84998807
邮箱:13811184637@139.com
广州嘉欣裕隆贸易有限公司
公司地址:广州市海珠工业大道南855号顺景南港607室
咨询电话:020-89081377
传真:020-89081377
邮箱:13926013093@139.com

