插播一条通知:
添加关注“能源纵横”微信公众号加入红包领取专区;
“迎端午、拼手气、抢红包”,红包发放时间:2015年6月12日 上午9:00

技术分享:近40种废水处理技术工艺流程图解

一、城市污水处理工艺流程图

二、污水处理厂典型工艺流程图

三、造纸污水处理工艺流程

四、屠宰废水处理工艺流程

五、CAST污水处理工艺

六、酸洗磷化废水处理工艺

七、高矿化度矿井排水深度处理新工艺流程图

八、脱硫废水处理工艺

九、农药废水处理工艺流程图

十、高矿化度矿井排水深度处理新工艺流程图

十一、膜法处理石化废水处理工艺流程

十二、生活污水处理-CASS工艺

十三、MBR工艺处理制药废水


十四、污水处理工艺流程图

十五、城市污水处理工艺流程图

十六、传统活性污泥法工艺流程图

十七、MBFB工艺

十八、电镀污水处理工艺流程

十九、脱硫废水处理工艺

二十、塑胶电镀废水处理工艺图

二十一、炼油厂典型的废水处理工艺流程

二十二、制糖废水处理工艺流程图

二十三、焦化废水处理工艺流程


二十四、高浓度氨氮废水处理工艺流程图

二十五、cass工艺废水处理流程图

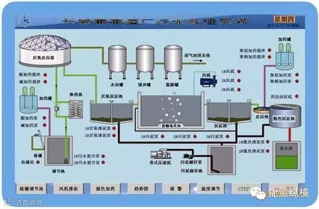
二十六、污水处理工艺流程组态图

二十七、SBR污水处理工艺

二十八、A2O工艺流程图

二十九、污水处理的PLC自控系统

三十、GW-T型整体地埋式隔油池

三十一、电镀污水处理设备

三十二、这是生活污水净水工艺

三十三、生活污水处理设备与工艺

三十四、MBR膜生物反应器工艺流程

三十五、反硝化除磷或其他脱氮工艺

三十六、污水处理设备污水处理工艺流程

三十七、ET RB悬链式污水处理曝气工艺及装置

三十八、ITT污水深度处理工艺及主要设备

三十九、LP型一体化污水处理设备

四十、污水处理技术工艺流程图详解

好东西不仅要收藏,更不能忘记分享朋友圈哦!


