插播一条通知:
关注“能源纵横”微信公众号,加入“迎端午、拼手气、抢红包”
活动;红包发放时间:2015年6月12日 上午9:00
明天继续连载第2部分,喜欢就收藏与分享吧

不含尘的有机废气处理

煤气处理工艺流程图

酸性废气处理

石灰石-石膏法处理硫酸尾气工艺流程

活性焦烟气脱硫技术工艺流程示意

电厂脱硫塔

氧化镁法脱硫工艺

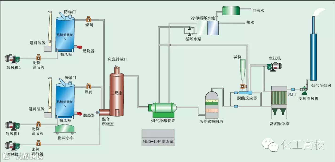
新型垃圾焚烧双尾气处理系统

双碱法脱硫系统-湿法脱硫工艺流程图

湿式氧化镁脱硫系统-烟气脱硫技术

循环流化床脱硫技术工艺流程图

生物法处理有机废气

回收与生铁公司烧结机旋转喷雾干燥

供应造粒设备的烟气处理设备

焚烧处理配套设施

危险废物无害化处理

热解焚烧炉
好东西不仅要收藏,更不能忘记分享朋友圈!
