搜索
首页
大数快讯
大数活动
服务超市
文章专题
出海平台
流量密码
出海蓝图
产业赛道
物流仓储
跨境支付
选品策略
实操手册
报告
跨企查
百科
导航
知识体系
工具箱
更多
找货源
跨境招聘
DeepSeek
首页
>
【上篇】火电厂的工艺流程 (主要设备简介)
>
【上篇】火电厂的工艺流程 (主要设备简介)
能源纵横
2015-06-15
0
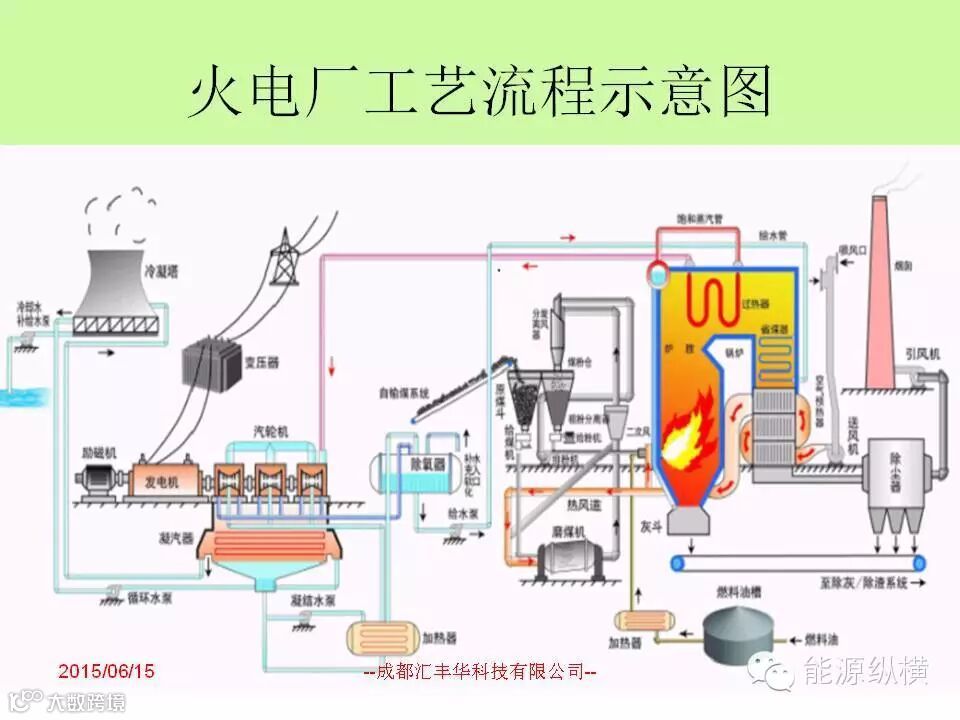
导读:知识无穷无尽,每天进步一点点,我们一起加油,一起坚持!今天讲解下火电厂的工艺流程部分(主要设备简介);明天将
知识无穷无尽,每天进步一点点,我们一起加油,一起坚持!
今天讲解下火电厂的工艺流程部分(主要设备简介);明天将继续连载第二部分(辅助设备)。
好东西不仅要收藏,更不能忘记分享朋友圈!
【声明】内容源于网络
0
0
能源纵横
内容
0
粉丝
0
关注
在线咨询
能源纵横
总阅读
0
粉丝
0
内容
0